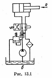
Для студентов по предмету Механика жидкости и газа (МЖГ или Гидравлика)Реверсирование гидроцилиндра объемного гидропривода поступательного движения (рис. 13.1, б) производится с помощью золотника (рис. 13.7). Определить уРеверсирование гидроцилиндра объемного гидропривода поступательного движения (рис. 13.1, б) производится с помощью золотника (рис. 13.7). Определить у
5,0052
2024-01-162024-09-16СтудИзба
Реверсирование гидроцилиндра объемного гидропривода поступательного движения (рис. 13.1, б) производится с помощью золотника (рис. 13.7). Определить усилие на штоке гидроцилиндра, если его диаметр d=25 мм, диаметр цилиндра D=50 мм, расход рабочей жид
Описание
Реверсирование гидроцилиндра объемного гидропривода поступательного движения (рис. 13.1, б) производится с помощью золотника (рис. 13.7). Определить усилие на штоке гидроцилиндра, если его диаметр d=25 мм, диаметр цилиндра D=50 мм, расход рабочей жидкости Q=0,6 л/с, давление перед золотником p1=15 МПа, диаметр золотника D1=15 мм, его смещение х=1 мм, коэффициент расхода μ=0,65, плотность рабочей жидкости ρ=890 кг/м3.
Потерями давления в гидролиниях пренебречь.
Характеристики решённой задачи
Номер задания
Просмотров
15
Качество
Скан печатных листов
Размер
1,32 Mb
Список файлов
1.jpg
