Для студентов по предмету Механика жидкости и газа (МЖГ или Гидравлика)Определить напор H, при котором расход воды в короткой горизонтальной трубе переменного сечения (D=50 мм, d=25 мм) равен (Q=3,2 л/с, если избыточное дОпределить напор H, при котором расход воды в короткой горизонтальной трубе переменного сечения (D=50 мм, d=25 мм) равен (Q=3,2 л/с, если избыточное д
5,00518060
2023-12-082024-09-16СтудИзба
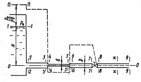
Определить напор H, при котором расход воды в короткой горизонтальной трубе переменного сечения (D=50 мм, d=25 мм) равен (Q=3,2 л/с, если избыточное давление на поверхности воды в резервуаре р0=10 кПа (рис. 4,9). Потерями напора на трение по длине пр
Описание
Определить напор H, при котором расход воды в короткой горизонтальной трубе переменного сечения (D=50 мм, d=25 мм) равен (Q=3,2 л/с, если избыточное давление на поверхности воды в резервуаре р0=10 кПа (рис. 4,9). Потерями напора на трение по длине пренебречь. Коэффициент сопротивления вентиля 5. Построить пьезометрическую линию.
Характеристики решённой задачи
Номер задания
Вариант
Просмотров
5
Качество
Скан печатных листов
Размер
3,55 Mb
Список файлов
4.13-1.jpg
4.13-2.jpg
