Главная » Учебные материалы » Механика жидкости и газа (МЖГ или Гидравлика) » Решения задач » УрГАУ » Несколько классов/семестров » Номер 47 » Вода при температуре t из резервуара А подается в резервуар В со скоростью υ по стальному трубопроводу диаметром d1 и длиной l1. Уровень воды в баке А поддерживается постоянным Н1. Коэффициенты сопротивления: входа в трубу ξвх, крана ξкр, колена бе
Для студентов УрГАУ по предмету Механика жидкости и газа (МЖГ или Гидравлика)Вода при температуре t из резервуара А подается в резервуар В со скоростью υ по стальному трубопроводу диаметром d1 и длиной l1. Уровень воды в баке АВода при температуре t из резервуара А подается в резервуар В со скоростью υ по стальному трубопроводу диаметром d1 и длиной l1. Уровень воды в баке А
5,0057
2021-12-29СтудИзба

Вода при температуре t из резервуара А подается в резервуар В со скоростью υ по стальному трубопроводу диаметром d1 и длиной l1. Уровень воды в баке А поддерживается постоянным Н1. Коэффициенты сопротивления: входа в трубу ξвх, крана ξкр, колена бе

Описание

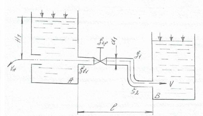
Вода при температуре t из резервуара А подается в резервуар В со скоростью υ по стальному трубопроводу диаметром d1 и длиной l1. Уровень воды в баке А поддерживается постоянным Н1. Коэффициенты сопротивления: входа в трубу ξвх, крана ξкр, колена без закругления ξкол1, колена с закруглением ξкол2. На глубине Н1 к резервуару подсоединен внутренний цилиндрический насадок (насадок Борда) диаметром dн и длиной lн = 5dн при коэффициенте скорости для насадки

Определить:

  1. Время заполнения водой резервуара В объемом Wв =1,15м3 и потери напора в трубопроводе.
  2. Скорость истечения воды из насадки υ н

1

Длина трубопровода

l

м

16

2

Диаметр трубопровода

d1

м

1 · 10-2

3

Диаметр насадки

d2

1 · 10-2

4

Напор в резервуаре

H1

7

5

Коэффициент скорости для насадки

1

0,71

6

Коэффициент сопротивления колена

ξ1

0,25

ξ2

0,14

7

Коэффициент сопротивления крана

ξкр

1,5

8

Коэффициент потерь при входе в трубу

ξвх

0,5

9

Скорость истечения воды

υ

м/c

0,5

10

Температура воды


20

11

Объем резервуара

Wв

м3

1,15

Характеристики решённой задачи

Учебное заведение
Номер задания
Программы
Просмотров
96
Качество
Идеальное компьютерное
Размер
75,95 Kb

Список файлов

Картинка-подпись

Комментарии

Нет комментариев
Стань первым, кто что-нибудь напишет!
Поделитесь ссылкой:
Цена: 90 руб.
Расширенная гарантия +3 недели гарантии, +10% цены
Рейтинг покупателей
5 из 5
Поделитесь ссылкой:
Сопутствующие материалы
Цилиндрический резервуар диаметром ‘D’, весом ‘G’, заполненный водой на высоту а, висит на поршне диаметром ‘d’. К поршню через блоки подвешен груз, удерживающий систему в равновесии. Определить вакуум в сосуде, обеспечивающий равновесие в цилиндре.
Для создания подпора в реке применяется плотина Шануана, представляющая собой плоский прямоугольный щит, который может вращаться вокруг горизонтальной оси О. Угол наклона щита α=60о, глубина воды перед щитом h1=3 м, а за щитом h2=1м. Определить полож
Определить при атмосферном давлении рат высоту hx поднятия ртути в дифференциальном манометре, подсоединенном к закрытому резервуару в точке В, частично заполненному дистиллированной водой, если глубина погружения точки А от свободной поверхности рез
Из резервуара А животноводческого помещения после биологической очистки сточные воды температурой t °C перекачиваются центробежным насосом с объемным расходом Q по стальному трубопроводу в общий резервуар-водосборник В. Перепад горизонтов в резервуар
От пункта А проложена водопроводная сеть: с последовательным и параллельным соединениями стальных, бывших в эксплуатации, трубопроводов, к двум водоемам на разных отметках и постоянной разницей уровней Н. Вода подается из одного водоема в другой поср
Шлюзовое окно закрыто щитом треугольной формы шириной a = 2 м. За щитом воды нет, а глубина воды перед ним – h1 = 6 м, при этом горизонт воды перед щитом совпадает с его вершиной. Определить силу гидростатического давления и положение центра давления

Подобрали для Вас услуги

-17%
-25%
Вы можете использовать решённую задачу для примера, а также можете ссылаться на неё в своей работе. Авторство принадлежит автору работы, поэтому запрещено копировать текст из этой работы для любой публикации, в том числе в свою задачу в учебном заведении, без правильно оформленной ссылки. Читайте как правильно публиковать ссылки в своей работе.
Свежие статьи
Популярно сейчас
А знаете ли Вы, что из года в год задания практически не меняются? Математика, преподаваемая в учебных заведениях, никак не менялась минимум 30 лет. Найдите нужный учебный материал на СтудИзбе!
Ответы на популярные вопросы
Да! Наши авторы собирают и выкладывают те работы, которые сдаются в Вашем учебном заведении ежегодно и уже проверены преподавателями.
Да! У нас любой человек может выложить любую учебную работу и зарабатывать на её продажах! Но каждый учебный материал публикуется только после тщательной проверки администрацией.
Вернём деньги! А если быть более точными, то автору даётся немного времени на исправление, а если не исправит или выйдет время, то вернём деньги в полном объёме!
Да! На равне с готовыми студенческими работами у нас продаются услуги. Цены на услуги видны сразу, то есть Вам нужно только указать параметры и сразу можно оплачивать.
Отзывы студентов
Ставлю 10/10
Все нравится, очень удобный сайт, помогает в учебе. Кроме этого, можно заработать самому, выставляя готовые учебные материалы на продажу здесь. Рейтинги и отзывы на преподавателей очень помогают сориентироваться в начале нового семестра. Спасибо за такую функцию. Ставлю максимальную оценку.
Лучшая платформа для успешной сдачи сессии
Познакомился со СтудИзбой благодаря своему другу, очень нравится интерфейс, количество доступных файлов, цена, в общем, все прекрасно. Даже сам продаю какие-то свои работы.
Студизба ван лав ❤
Очень офигенный сайт для студентов. Много полезных учебных материалов. Пользуюсь студизбой с октября 2021 года. Серьёзных нареканий нет. Хотелось бы, что бы ввели подписочную модель и сделали материалы дешевле 300 рублей в рамках подписки бесплатными.
Отличный сайт
Лично меня всё устраивает - и покупка, и продажа; и цены, и возможность предпросмотра куска файла, и обилие бесплатных файлов (в подборках по авторам, читай, ВУЗам и факультетам). Есть определённые баги, но всё решаемо, да и администраторы реагируют в течение суток.
Маленький отзыв о большом помощнике!
Студизба спасает в те моменты, когда сроки горят, а работ накопилось достаточно. Довольно удобный сайт с простой навигацией и огромным количеством материалов.
Студ. Изба как крупнейший сборник работ для студентов
Тут дофига бывает всего полезного. Печально, что бывают предметы по которым даже одного бесплатного решения нет, но это скорее вопрос к студентам. В остальном всё здорово.
Спасательный островок
Если уже не успеваешь разобраться или застрял на каком-то задание поможет тебе быстро и недорого решить твою проблему.
Всё и так отлично
Всё очень удобно. Особенно круто, что есть система бонусов и можно выводить остатки денег. Очень много качественных бесплатных файлов.
Отзыв о системе "Студизба"
Отличная платформа для распространения работ, востребованных студентами. Хорошо налаженная и качественная работа сайта, огромная база заданий и аудитория.
Отличный помощник
Отличный сайт с кучей полезных файлов, позволяющий найти много методичек / учебников / отзывов о вузах и преподователях.
Отлично помогает студентам в любой момент для решения трудных и незамедлительных задач
Хотелось бы больше конкретной информации о преподавателях. А так в принципе хороший сайт, всегда им пользуюсь и ни разу не было желания прекратить. Хороший сайт для помощи студентам, удобный и приятный интерфейс. Из недостатков можно выделить только отсутствия небольшого количества файлов.
Спасибо за шикарный сайт
Великолепный сайт на котором студент за не большие деньги может найти помощь с дз, проектами курсовыми, лабораторными, а также узнать отзывы на преподавателей и бесплатно скачать пособия.
Популярные преподаватели
Добавляйте материалы
и зарабатывайте!
Продажи идут автоматически
6913
Авторов
на СтудИзбе
267
Средний доход
с одного платного файла
Обучение Подробнее
{user_main_secret_data}