Даны два сечения трубопровода длиной l (м). В начале трубопровода в сечении 1-1 диаметр d1 (мм), геометрическая высота положения сечения Z1 (м), соответственно в сечении 2-2 d2 (мм) и Z2 (м); расход жидкости Q (м3/с), гидродинамический напор в нача
Описание
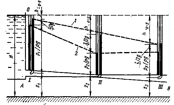
Даны два сечения трубопровода длиной l (м). В начале трубопровода в сечении 1-1 диаметр d1 (мм), геометрическая высота положения сечения Z1 (м), соответственно в сечении 2-2 d2 (мм) и Z2 (м); расход жидкости Q (м3/с), гидродинамический напор в начале трубопровода Н (м), потери напора в начале трубопровода составляют h0-1 (м), в конце трубопровода - h1-2 (м): α=1 – коэффициент неравномерности распределения скорости в сечении потока. Определить:
1) скорость движения жидкости и величину скоростного напора в каждом сечении трубопровода;
2) величину полного гидродинамического напора в конце трубопровода;
3) в выбранном масштабе построить сечение трубопровода относительно горизонтальной плоскости, напорную линию, пьезометрическую и линию полного гидродинамического напора;
4) Вывод: Сделать анализ распределения энергии потока вдоль всей длины трубопровода.

№ вар. | Q, м3/с | Н, м | Z1, м | Z2, м | h0-1, м | h1-2, м | d1, мм | d2, мм | l, м |
1 | 0,02 | 40 | 5 | 15 | 0 | 5 | 160 | 160 | 130 |
Характеристики решённой задачи
Список файлов
