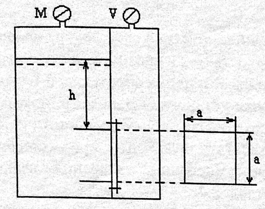
Для студентов по предмету Механика жидкости и газа (МЖГ или Гидравлика)Закрытый резервуар разделен на две части плоской перегородкой, имеющей на глубине h=1,6м квадратное отверстие со стороной а=0,22м закрытое крышкой. ДаЗакрытый резервуар разделен на две части плоской перегородкой, имеющей на глубине h=1,6м квадратное отверстие со стороной а=0,22м закрытое крышкой. Да
5,0055
2017-11-012017-11-01СтудИзба
Закрытый резервуар разделен на две части плоской перегородкой, имеющей на глубине h=1,6м квадратное отверстие со стороной а=0,22м закрытое крышкой. Давление над жидкостью в левой части резервуара определяется показанием манометра Рм=0,14ат, давление
Описание

В word13.
Характеристики решённой задачи
Программы
Просмотров
952
Качество
Идеальное компьютерное
Размер
565,29 Kb
Список файлов
17499-14396-1509566049-zadacha.docx
