151939 (733162), страница 2
Текст из файла (страница 2)
Рис. 6. Дугогасительная камера масляного выключателя с продольным дутьем
1 - неподвижный контакт; 2 - дуга; 3 - подвижный контакт
Значительного увеличения отключающей способности баковых выключателей и повышения их надежности удалось достигнуть, размещая контакты выключателя в небольшой дугогасительной камере, располагаемой в общем объеме масла, находящегося в баке выключателя. На рис. 6 показана схема работы дугогасительной камеры с продольным дутьем. Такие камеры из изолирующего материала укрепляются в нижней части проходного изолятора. В верхней части камеры жестко укреплен неподвижный контакт, в который при включении входит подвижный контактный стержень. В процессе отключения при выходе стержневого контакта из неподвижного, в камере возникает дуга которая испаряя и разлагая масло создает в ней высокое давление. Это давление (6—7 МПа) на порядок больше, чем в выключателях с открытой дугой, благодаря малому объему дугогасительной камеры. Это давление уменьшает сечение дуги и повышает электрическую прочность дугового промежутка после перехода тока через нуль, что ускоряет гашение дуги. После того как стержень покинет камеру, происходит выхлоп газов через освободившееся отверстие, при этом захватывается масло из камеры. Это приводит к интенсивному охлаждению ствола дуги и усиленной его деионизации.
Действие дугогасительной камеры тем эффективней, чем больше отключаемый ток. При отключении малых токов выключатель с дугогасительной камерой действует, как обычный выключатель с открытой дугой.
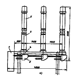
Рис. 7 Выключатель масляный баковый С-35-630-10:
а) разрез полюса:
1 – ввод; 2 – трансформатор тока ; 3 – корпус приводного механизма; 4 – штанга; 5 – неподвижный контакт; 6 – дугогасительная камера; 7 – внутрибаковая изоляция ;8 – нагревательное устройство; 9 – маслоспускное устройство
б) дугогасительная камера в процессе отключения:
1 – штанга: 2 – металлическая камера с воздушной подушкой; 3,5 – выхлопные отверстия; 4 – дугогасительная камера; 6 – подвижный контакт; 7 – контактные пружины; 8 – неподвижный контакт
Другим преимуществом выключателя с дугогасительной камерой является отсутствие воздействия давления, развивающегося в нем при горении дуги, на стенки бака. Это давление воспринимается только стенками дугогасительной камеры, высокая прочность которой может быть легко обеспечена ввиду ее малых размеров.
Баковые выключатели с дугогасительными камерами удовлетворяют всем современным требованиям по напряжениям, номинальному току, мощностям отключения и быстродействию. Они изготавливаются в широком диапазоне номинальных мощностей отключения (до 25 ГВА) на напряжения до 330 кВ включительно.
В баковых выключателях на 35 кВ типа С-35-630-10 (рис. 7) на каждый полюс имеется двухразрывная подвижная камера. Каждый полюс собран на массивной чугунной крышке, к которой подвешивается бак с маслом и под крышкой приводной механизм с системой рычагов, обеспечивающий прямолинейное движение штанги. Механизмы всех трех полюсов соединены между собой и приводом выключателя. Через отверстие в крышках пропущены вводы, на каждом из них под крышкой установлен встроенный трансформатор тока.
Основные преимущества баковых выключателей: простота конструкции, высокая отключающая способность, пригодность для наружной установки, возможность установки встроенных трансформаторов тока.
Недостатки баковых выключателей: взрыво- и пожароопасность; необходимость периодического контроля за состоянием и уровнем масла в басе и вводах; большой объем масла, что обусловливает большую затрату времени на его замену, необходимость больших запасов масла; непригодность для установки внутри помещений; непригодность для выполнения быстродействующего АПВ; большая затрата металла, большая масса, неудобство перевозки, монтажа и наладки.
Маломасляные выключатели (горшковые)
В этих выключателях масло служит только для гашения дуги и не выполняет изоляционных функций. Изоляция полюсов между собою и по отношению к земле выполняется из фарфора, стеатита, литой смолы. Изоляцией между полюсами выключателя служит также воздух. По существу малообъемный выключатель представляет собою как бы дугогасительную камеру бакового выключателя, помещенную вне бака на изолирующих опорах.
Во всех конструкциях малообъемных выключателей с продольным, поперечным или смешанным дутьем при размыкании контактов возникает сильная струя масла, которая интенсивно охлаждает ствол дуги и деионизирует его. При этом наиболее эффективным оказалось поперечное масляное дутье.
Малообъемные масляные выключатели изготавливаются на все напряжения до 110 кВ включительно и номинальные мощности отключения до 10 ГВА. Их несомненным достоинством является малое количество масла, небольшие габариты и масса, а также относительно низкая стоимость. Значительно меньшая взрыво- и пожароопасность делает возможным их установку не только в открытых, но и в закрытых распределительных устройствах. Однако сильная зависимость отключающей способности от отключаемого тока, сложность осуществления многократных АПВ и неприспособленность для работы с частыми отключениями ограничивает их применение менее ответственными узлами системы, где требования к выключателям облегчены.
По такому типу изготовляют выключатели ВМГ-10 (выключатель масляный горшковый) и ВПМ-10, а ранее изготовлялись выключатели ВМГ-133.
ВМП (выключатель маломасляный подвесной). При больших номинальных токах обойтись одной парой контактов (которые выполняют роль рабочих и дугогасительных) трудно, поэтому предусматривают рабочие контакты снаружи выключателя, а дугогасительные - внутри металлического бачка.
Выключатели масляные колонковые серии ВМК, ВМУЭ применяются в установках 35 кВ.
В установках. 110 и 220 кВ находят применение выключатели серии ВМТ (рис.8, а). Три полюса выключателя ВМТ-110 установлены на общем сварном основании 4 и управляются пружинным приводом 1. Полюс выключателя представляет собой маслонаполненную колонну, состоящую из опорного изолятора 2, дугогасительного устройства 3, механизма управления 5 и электроподогревательных устройств.
Рис.8. Выключатель маломасляный ВМТ-110:
Выключатель ВМТ-220 состоит из трех отдельных полюсов, установленных на отдельных рамах. Каждый полюс управляется пружинным приводом. Полюс выключателя имеет две маслонаполненные колонны, на которых установлены дугогасительные модули такой же конструкции, как и для выключателя ВМТ-110. Все детали ВМТ-220 максимально унифицированы с выключателем ВМТ-110, что позволяет взаимозаменять сменные части и эксплуатационные принадлежности.
Конструкция маломасляных выключателей 35 кВ и выше продолжает совершенствоваться с целью увеличения номинальных токов и отключающей способности. В мировой практике маломасляные выключатели изготовляются на напряжения до 420 кВ.
Достоинствами маломасляных выключателей являются небольшое количество масла, относительно малая масса, более удобный, чем у баковых выключателей, доступ к дугогасительным контактам, возможность создания серии выключателей на разное напряжение с применением унифицированных узлов.
Недостатки маломасляных выключателей: взрыво- и пожароопасность, хотя и значительно меньшая, чем у баковых выключателей; невозможность осуществления быстродействующего АПВ; необходимость периодического контроля, доливки, относительно частой замены масла в дугогасительных бачках; трудность установки встроенных трансформаторов тока; относительно малая отключающая способность.
Область применения маломасляных выключателей — закрытые распределительные устройства электростанций и подстанций 6, 10, 20, 35 и 110 кВ, комплектные распределительные устройства 6, 10 и 35 кВ и открытые распределительные устройства 3-5, 110 и 220 кВ.
Малообъемные масляные выключатели получили преимущественное распространение в установках до 20 кВ, а также выше 110 кВ, где они успешно конкурируют с воздушными выключателями.
Воздушные выключатели
Воздушные выключатели принадлежат ко второй группе выключателей — к газовым. В них для гашения дуги и деионизации дугового промежутка используется сжатый воздух, обдувающий дугу в продольном или поперечном направлении.
Принцип гашения дуги сжатым воздухом заключается в том, что межконтактный промежуток обдувается чистым сжатым воздухом, лишенным заряженных частиц. При этом дуга и ее опорные поверхности интенсивно охлаждаются, а ее сечение уменьшается. Одновременно этот же поток воздуха выносит из межконтактного промежутка продукты горения дуги, представляющие собой хорошо проводящую среду. Место этих продуктов теперь занимает свежий неионизированный воздух, способный выдержать напряжение, восстанавливающееся на контактах выключателя. Задача дугогасительной камеры заключается в быстром и полном замещении ионизированной среды свежим, обладающим высокой электрической прочностью воздухом.
Рис. 9. Конструктивная схема воздушного выключателя внутренней установки на 6—20 кВ — с одним разрывом в камере продольного дутья
Существует два типа дугогасительных камер, получивших распространение на практике. В камерах первого типа поток сжатого воздуха параллелен стволу дуги. Это так называемая камера продольного дутья (рис.11 б, в). В других — поток гасящего воздуха перпендикулярен оси ствола дуги. Их называют камерами поперечного дутья (рис. 11 а).
Рис. 10. Конструктивные схемы воздушных выключателей наружной установки на 110 кВ
а — с отделителем; б — с двумя разрывами на полюс, с воздухо-наполненным отделителем
Камеры продольного дутья имеют преимущественное распространение во всем диапазоне напряжений от 3 до 750 кВ, на которые строятся выключатели, так как они позволяют создать аппарат, отвечающий самым жестким требованиям по номинальной мощности отключения, номинальному току и быстродействию. Камеры поперечного дутья из-за громоздкости конструкции и больших габаритов применяются ограниченно, лишь в выключателях 6—20 кВ.
Отключающая способность воздушного выключателя ограничивается появлением обратного подпора давления. Большие токи короткого замыкания дросселируют поток дутья, создавая за соплом противодавление из-за чрезмерного нагревания сжатого воздуха. При этом возникает «закупорка» сопла, и дутье резко ухудшается. Число повторных зажиганий дуги зависит от того, будет ли противодавление, возникшее после первой полуволны тока, повышаться дальше. Хорошо рассчитанные и сконструированные выключатели гасят дугу уже после первой полуволны, самое позднее — после третьего перехода тока через нуль.
Рис. 11. Схемы дугогасительных устройств с воздушным дутьем
1 – контакты, 2 - изоляционный корпус; 3 — дуга;
4 — изоляционное сопло
Было предложено для ускорения повышения электрической прочности дугового промежутка добавлять в свежий воздух электроотрицательные газы, жадно поглощающие электроны (например, фтор и его соединения). Однако практического использования этого предложения не было.
Простым средством повышения отключающей способности воздушных выключателей и улучшения их эксплуатационных свойств является повышение давления воздуха, применяемое в последних конструкциях.
Воздушные выключатели строятся на все напряжения от 3 до 750 кВ, на номинальные токи до 4 кА (генераторные выключатели до 12 кА) и на широкий диапазон мощностей отключения от 300 MBА (10 кВ) до 50 000 MBА (750 кВ).
В выключателях на большие номинальные токи (рис. 12, , б) имеются главный и дугогасительный контуры, как и в маломасляных выключателях МГ и ВГМ. Основная часть тока во включенном положении выключателя проходит по главным контактам 4, расположенным открыто.
В выключателях для открытой установки дугогасительная камера расположена внутри фарфорового изолятора, причем на напряжение 35 кВ достаточно иметь один разрыв на фазу (рис. 12, в), на 110 кВ — два разрыва на фазу (рис. 12, г). Различие между этими конструкциями состоит в том, что в выключателе 35 кВ изоляционный промежуток создается в дугогасительной камере 2, а в выключателях напряжением 110 кВ и выше после гашения дуги размыкаются контакты отделителя 5 и камера отделителя остается заполненной сжатым воздухом на все время отключенного положения, при этом в дугогасительную камеру сжатый воздух не подается и контакты в ней замыкаются. По конструктивной схеме (рис. 12, г) созданы выключатели серии ВВ на напряжение 110- 500 кВ. Чем выше номинальное напряжение и чем больше отключаемая мощность, тем больше разрывов необходимо иметь в дугогасительной камере и в отделителе (на 330 кВ - восемь; на 500 кВ - десять).
Рис. 12. Конструктивные схемы воздушных выключателей (д—д):
1 — резервуар со сжатым воздухом; 2 — дугогасительная камера; 3 — шунтирующий резистор; 4— главные контакты; 5— отделитель; 6— емкостный делитель напряжения
В рассмотренных конструкциях воздух подается в дугогасительные камеры из резервуара, расположенного около основания выключателя. Если контактную систему поместить в резервуар сжатого воздуха, изолированный от земли, то скорость гашения дуги значительно увеличится. Такой принцип заложен в основу серии выключателей ВВБ (рис. 12, д). В этих выключателях нет отделителя. При отключении выключателя дугогасительная камера 2, являющаяся одновременно резервуаром сжатого воздуха, сообщается с атмосферой через дутьевые клапаны, благодаря чему создается дутье, гасящее дугу. В отключенном положении контакты находятся в среде сжатого воздуха. По такой конструктивной схеме созданы выключатели до 750 кВ. Количество дугогасительных камер (модулей) зависит от напряжения: 110 кВ - одна; 220, 330кВ - две; 500 кВ - четыре; 750 кВ - шесть (в серии ВВБК).
Для равномерного распределения напряжения по разрывам используют омические 3 и емкостные 6 делители напряжения.
В цепях генераторов находят применение специальные выключатели нагрузки (ВНСГ) UH0M = 15 кВ, рассчитанные на включение генераторов при самосинхронизации (при токе равном 115 кА) и выдерживающие большие сквозные токи КЗ (480 кА). Таким выключателем можно включать и отключать генератор под нагрузкой (IНОМ = 12000 А), а также отключать токи КЗ до 31,5 кА. Выключатель ВНСГ компактно встраивается в комплектный токопровод. Гашение дуги осуществляется сжатым воздухом, имеющим давление 0,6 МПа.
Выключатели серии ВВБ (см. рис. 12,д) имеют изолированный от земли резервуар сжатого воздуха, внутри которого находится контактная система. Поэтому собственное время отключения этих выключат сверхвысокого напряжения меньше, чем у выключателей серии ВВ. Давление воздуха в дугогасительной камере в выключателях ВВ из-за постепенной его подачи к моменту гашения дуги равно примерно половине номинального. В выключателях ВВБ давление воздуха к моменту гашения равно номинальному, поэтому эти выключатели имеют большую мощность отключения.
















