150483 (732737), страница 2
Текст из файла (страница 2)
верхностного слоя металла с краев пластин, где имеет место наклеп после штамповки. Удаление заусенцев в виброгалтовочных установках производят на частоте 100 Гц с амплитудой колебаний 4—6 мм в среде электрокорунда зернистостью 3-5 мкм.
Перспективным способом удаления заусенцев является ультразвуковой в абразивной среде с наложением статического давления. Пластины погружают в ванну с абразивной суспензией, в которой возбуждаются ультразвуковые колебания частотой 18 кГц. Повышенное статическое давление в ультразвуковой ванне создается сжатым воздухом или азотом (0,4— -0,5 МПа).
После резки, вырубки и удаления заусенцев пластины обезжиривают в бензине и ацетоне, чередуя обезжиривание в каждой жидкости с сушкой на воздухе. Хорошие результаты дает ультразвуковая очистка (промывка) пластин.
Правка пластин магнитопровода осуществляется для уст-ранения их деформации в результате штамповки. Пластины правят, пропуская через рихтующие вальцы, или на эксцентриковых прессах штампами с плоскими шлифованными рабочими частями. Обычно установка с рихтующими вальцами и зачищающим абразивным кругом (для снятия заусенцев) объединяется со штампом-автоматом в один автоматически действующий
агрегат. Перед отжигом пластины обезжиривают ацетоном или бензином, припудривают окисью магния или окисью алюминия, не допускающими снижения магнитных свойств и спекания пластин.
Отжиг. Пластины магнитопровода подвергают межоперационному и окончательному отжигу. Межоперационный отжиг осуществляют для повышения пластических свойств материала, а окончательный — для получения магнитных свойств, присущих данному материалу. Режимы отжига представлены в табл. 12.1 и 12.2. После окончательного отжига на контрольных образцах измеряют магнитную проницаемость, которая является критерием качества отжига. При значительном разбросе параметров производят повторный отжиг.
Изоляция пластин. Наиболее распространенными способами изоляции пластин являются оксидирование и фосфатирование, а также лакирование. Фосфатирование обеспечивает более высокие механические и электроизоляционные свойства, чем лакиробание и оксидирование. Прогрессивным является образование термостойкого изоляционного слоя на металлургическом заводе в процессе изготовления листового магнитного материала.
Сборка пакета состоит из набора пластин в пакет и их скрепления. Различают два способа набора пластин: вперекрышку и встык. Набор пластин осуществляется вручную или автоматически. Сборку встык применяют в том случае, когда необходимо иметь воздушный зазор в магнитопроводе, например, в дросселях. Зазор (0,05—0,10 им) регулируют количест-
Таблица 12.2. Режимы окончательного отжига
магнитопроводов
| Материал | Среда | Режимы отжига; | |||
| магнитопровода | ОТЖИГА | Температура, К | Время выдержки, ч | Скорость охлаждения, К/ч | |
| Электротехнические стали | Вакуум 133·10-4 Па или водород | 1373—1423 | 4-6 | не более 50 (до 673 К) | |
| Пермаллои 45Н, 50Н, 79НМ, 50НП | Вакуум 133·10-3 Па или водород | 1373—1423 | 3—6 1 | не более 200 (до 873 К) не менее 673 (от 873 до 473 К) | |
| 80 НХС | 1373—1423 | 3—6 | не более 200 (до 673-773 К); не менее 400 -(от -673 да 7-73 К)" | ||
вом бумажных прокладок между пластинами. В ряде случаев для повышения коэффициента заполнения осуществляют обжатие пакета на прессе давлением 2—5 МПа, но при этом могут ухудшаться магнитные характеристики магнитопровода (возможно увеличение потерь на вихревые токи вследствие частичного разрушения изоляционных слоев). Собранный пакет скрепляют изолированными шпильками, болтами или обжимными скобами.
ТЕХНОЛОГИЧЕСКИЕ МАРШРУТЫ ИЗГОТОВЛЕНИЯ ЛЕНТОЧНЫХ
МАГНИТОПРОВОДОВ И СОДЕРЖАНИЕ ОСНОВНЫХ ОПЕРАЦИЙ.
Типовой ТП изготовления ленточных витых магнитопроводов включает следующие операции: контроль материала на соответствие техническим условиям, резка материала на ленты требуемой ширины, обезжиривание ленты, снятие заусенцев, промывка и обезжиривание, нанесение изоляции, навивка магнитопроводов, отжиг, пропитка магнитопроводов. Для разрезных магнитопроводод дополнительно проводят разрезание и обработку торцов магнитопроводов. Рассмотрим особенности ТП изготовления ленточных магнитопроводов. Ряд операций при этом выполняют так же, как и для пластинчатых магнитопроводов и в настоящем параграфе не рассматривается.
Нанесение изоляции и навивка магнитопровода. Наиболее распространенным способом нанесения изоляции на ленту является электрофорез, при этом могут быть использованы суспензии на основе двуокиси кремния (раствор кремниевой кис-лоты в ацетоне), окиси магния (раствор окиси магния в четыреххлористом углероде), окиси алюминия (раствор каолина в воде) и т. д.
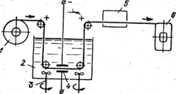
Большое распространение получила суспензия на основе двуокиси кремния, позволяющая получить качественный изоляциояный слой толщиной 5—10 мкм. На рис. 12.6 представлена схема установки для навивки ленточного магнитопроведа с одновременным нанесением изоляции методом электрофоре-за:1—рулон обезжиренной и зачищенной ленты; 2—ванна с суспензией; 3 — мешалки; 4— катоды; 5 — сушильная камера; 6 — оправка для навивки магнитопровода. Толщина и плотность изоляционного слоя определяются режимом навивки, зависящим от концентрации суспензии, скорости прохождения ленты и плотности тока. Число витков магнитопровода контролируется счетчиком.
Пропитка магнитопроводов проводится с целью улучшения их жесткости и влагостойкости. Широкое применение по-
Рис. 12.6
лучила циклическая пропитка, например компаундом КГДС лаком 321 или клеем БФ-4 в специальной установке с применением вакуума и избыточного давления, при чередовании которых обеспечивается качественная пропитка магнитопроводов. Затем для полимеризации пропиточного состава магнитопровод подвергают нагреву.
Разрезание магнитопровода на две половины осуществляется электроискровой или абразивной обработкой, или другими методами.
Шлифование торцов магнитопровода производится для удаления неровностей, полученных при разрезании, и уменьшения зазоров при сборке двух половин магнитопровода. В рядеслучаев торцы магнитопроводов притирают. С-образные лен-
точные магнитопроводы получают гибкой: ленту режут на от-
резки различной длины и собирают в определенном порядке в
пакет, который затем изгибают в специальном приспособлении.
Типовой ТП изготовления гнутых магнитопроводов включает следующие основные операции: контроль материала на соответствие техническим условиям, резка материала на ленты требуемой ширины, обезжиривание ленты, снятие заусенцев, промывка и обезжиривание, нанесение изоляции, резка ленты на заготовки различной длины, пакетирование заготовок, гибка пакетов в гибочном приспособлении, фрезерование торцов пакета после гибки, запрессовка в кассету, отжиг в вакуумной печи, распрессовка кассет, шлифовка и притирка торцов пакета.
Следует отметить, что ТП изготовления гнутых магнитопроводов легко поддается механизации и автоматизации. Например, разработаны автоматы для резки заготовок различной длины и пакетирования пластин магнитопровода. Этот автомат объединяется с другим автоматом, производящим гибку С-образных магнитопроводов, их склеивание и отжиг.
ТЕХНОЛОГИЧЕСКИЕ МАРШРУТЫ ИЗГОТОВЛЕНИЯ МАГНИТОПРОВОДОВ ИЗ МАГНИТОДИЭЛЕКТРИКОВ И ФЕРРИТОВ и СОДЕРЖАНИЕ ОСНОВНЫХ ОПЕРАЦИЙ.
Типовой ТП изготовления магнитопроводов из магнитодиэлектриков включает следующие основные этапы: приготовление порошка магнитного материала, приготовление формовочной смеси, формование, термообработка, пропитка магнитопроводов.
Приготовление порошка магнитного материала осуществляется размолом чистых магнитных материалов (карбонильного железа, альсифера и т. д.).
Приготовление формовочной смеси заключается в том, что порошок магнитного материала смешивают с термопластичной или термореактивной связкой. Термопластичная связка в виде тонкоизмельченного порошка (например, полистирола) или термореактивная — в виде раствора, например бакелитовой смолы в спирте, подается в определённой пропорции с порошком магнитного материала в смеситель, где формовочная смесь тщательно перемешивается для обеспечения полного обволакивания магнитного порошка диэлектрической связкой. Формовочная смесь на основе полистирола после смешивания готова к формованию, а смесь на основе бакелитовой смолы предварительно подсушивается для удаления летучих составляющих на металлических противнях и просеивается, после чего подается на формование.
Формование магнитопроводов осуществляют теми же методами, что и прессование пластмасс, а именно, холодным и горячим прессованием и горячим литьем под давлением. Магнитодиэлектрики с термореактивной связкой обычно формуют ХОЛОДНЫМ и горячим прессованием, а магнитодиэлектрики с термопластичной связкой — литьем под давлением. Холодное прессование проводится при следующих режимах: давление 800—1000 МПа, температура 288—298 К, выдержка под давлением 1-2 с. Режимы горячего прессования формовочной массы на основе полистирола: предварительный нагрев пресс-формы до 453— 473 К, давление 400—500 МПа, выдержка под давлением 3—10 мин, охлаждением пресс-формы до 363— 358К
Термообработка магнитопроводов проводится в тех случаях, когда используется метод холодного прессования. Отформованные магнитопроводы для полимеризации термореактивной связки помещают в печь с температурой 403-413К и выдерживают 4—8ч.
Пропитка магнитопроводов проводится с целью повышения влагостойкости и защиты от окисления. При этом используют различные компаунды, кремнийорганические составы: парафин или церизин.
Типовой ТП изготовления магнитопроводов, из ферритов включает следующие основные этапы: приготовление порошков соответствующих окислов металлов, приготовление формовочной смеси, формование; термообработка, пропитка магнитопроводов.
Технология изготовления магнитопроводов из ферритов аналогична технологии изготовления деталей из керамики. Формование магнитопроводов осуществляется сухим или сырым прессованием, а также выдавливанием через мундщтук. Отпрессованное магнитопроводы спекают в печи с использованием газовой среды в зависимости от состава феррита. Спекание на воздухе с последующим охлаждением в инертной среде проводят для ферритов, содержащих марганец. Спекание в вакууме проводят для марганцево-цинковых ферритов. Конечная температура спекания ферритов 1273—1683 К. Магнитопроводы пропитывают в 80%-ном спиртовом растворе бакелитового лака в течение 30 мин с последующей просушкой в термопласте при температуре 413 К в течение 6 ч.
КОНТРОЛЬ КАЧЕСТВА МАГНИТОПРОВОДОВ
Все магнитопроводы подвергают следующим видам контроля: контроль геометрических размеров, внешнего вида, маркировки, массы, контроль магнитных характеристик (магнитной проницаемости и относительно тангенса угла магнитных потерь).
Геометрические размеры магнитопроводов проверяют любым измерительным инструментом, обеспечивающим погрешность измерения, не превышающую установленную ГОСТ 8.051— 73. Внешний вид и маркировку проверяют внешним осмотром невооруженным глазом с остротой зрения от 0,8 до 1 и нормальным цветоощущением при освещённости от 60 до 100 лк, сопоставляя с чертежами и образцами внешнего вида. Массу магнитопроводов определяют взвешиванием с погрешностью не более ± 0,5%.
Определение начальной магнитной проницаемости и относительного тангенса угла магнитных потерь рассмотрим на примере кольцевых магнитопроводов из ферритов (см. ГОСТ 14208-77) марок 10ООНМ, 1500НМ, ЗОООНМ, 4000НМ. Начальную магнитную проницаемость определяют измерением коэффициента начальной индуктивности магнитопроводов на одной из частот 1 —100 кГц. Измерение коэффициента начальной индуктивности проводят при помощи мостового измерителя индуктивностей (например, низкочастотного измерителя малых индуктивностей ЭМ18-2 или цифрового измерителя индуктивностей ЭМЦ7-2). Магнитопроводы считаются годными, если значения коэффициента начальной индуктивности лежат в пределах, указанных в ТУ.
Относительный тангенс угла магнитных потерь
определяют измерением 'индуктивности Lx сопротивления rx намагничивающей цепи с испытываемым магнитопроводом при значениях частоты и амплитуды, указанных в ТУ, и сопротивления намагничивающей цепи постоянному току r0, В качестве намагничивающей цепи используют равномерно нанесенную на магнитопровод обмотку. Магнитопроводы перед нанесением обмотки обматывают одним-двумя слоями конденсаторной бумаги толщиной 10—15 мкм. Измерение индуктивности 1Х и сопротивления rx обмотки с магнитопроводом проводят мостовым; измерителем сопротивлений, например типа ЭМ18-5. Измерения Lx, rx проводят сначала при амплитудном значении напряжённости переменного магнитного поля Н = 0,8 А/м (10 мЭ), а затем при Н = 8 А/м (100 мЭ). Намагничивающие токи, соответствующие этим напряженностям переменного магнитного поля, даются в ТУ.














