63617 (695403)
Текст из файла
Содержание
-
Первые опыты
-
О.В. Лосев
-
Военный трамплин
-
Открытие
-
Европейский аналог
Заключение
Литература
Ровно 54 года назад американцам Джону Бардину, Уолтеру Браттейну и Уильяму Шокли (рис. 1) была присуждена Нобелевская премия по физике «За исследования в области полупроводников и открытие транзистора». Тем не менее, анализ истории науки однозначно свидетельствует, что открытие транзистора — это не только заслуженный успех Бардина, Браттейна и Шокли.
Джон Бардин Уолтер Браттеин Уильям Шокли
Рисунок 1 - Лауреаты нобелевской премии по физике за 1956 год.
1. Первые опыты
Рождение твердотельной электроники можно отнести к 1833 году. Именно тогда Майкл Фарадей, экспериментируя с сульфидом серебра, обнаружил, что проводимость данного вещества (а это был, как мы теперь называем, полупроводник) растет с повышением температуры, в противоположность проводимости металлов, которая в данном случае уменьшается. Почему так происходит? С чем это связано? На эти вопросы Фарадей ответить не смог.
Следующей вехой в развитии твердотельной электроники стал 1874 год. Немецкий физик Фердинанд Браун, будущий нобелевский лауреат (в 1909 году он получит премию «За выдающийся вклад в создание беспроволочной телеграфии») публикует статью в журнале Analen der Physik und Chemie, в которой на примере «естественных и искусственных серных металлов» описывает важнейшее свойство полупроводников — проводить электрический ток только в одном направлении. Выпрямляющее свойство контакта полупроводника с металлом противоречило закону Ома. Браун пытается объяснить наблюдаемое явление и проводитдальнейшие исследования, но безрезультатно.
Явление есть, объяснения нет. По этой причине современники Брауна не заинтересовались его открытием, и только пять десятилетий спустя выпрямляющие свойства полупроводников были использованы в детекторных приемниках.
Год 1906. Американский инженер Гринлис Виттер Пикард получает патент на кристаллический детектор. В своей заявке на получение патента он пишет «Контакт между тонким металлическим проводником и поверхностью некоторых кристаллических материалов (кремний, галенит, пирит и др.) выпрямляет и демодулирует высокочастотный переменный ток, возникающий в антенне при приеме радиоволн».
Тонкий металлический проводник, с помощью которого осуществлялся контакт с поверхностью кристалла, внешне очень напоминал кошачий ус. Кристаллический детектор Пикарда так и стали называть — «кошачий ус» (cat's whisker).
Чтобы «вдохнуть жизнь» в детектор Пикарда и заставить его устойчиво работать, требовалось найти наиболее чувствительную точку на поверхности кристалла.
Сделать это было непросто. На свет появляется множество хитроумных конструкций «кошачего уса», облегчающих поиск заветной точки, но стремительный выход на авансцену радиотехники электронных ламп надолго отправляет детектор Пикарда за кулисы.
И все же «кошачий ус» намного проще и меньше вакуумных диодов, к тому же намного эффективнее на высоких частотах. А что если заменить вакуумный триод, на котором была основана вся радиоэлектроника того времени, (рис. 8) на полупроводник? Возможно ли это? В начале XX века подобный вопрос не давал покоя многим ученым.
2. О.В. Лосев
Советская Россия. 1918 год. По личному распоряжению Ленина в Нижнем Новгороде создается радиотехническая лаборатория. Новая власть остро нуждается в «беспроволочной телеграфной» связи.
К работе в лаборатории привлекаются лучшие радиоинженеры того времени — М. А. Бонч-Бруевич, В. П. Вологдин, В. К. Лебединский, В. В. Татаринов и многие другие. Приезжает в Нижний Новгород и Олег Лосев.
После окончания Тверского реального училища в 1920 году и неудачного поступления в Московский институт связи Лосев согласен на любую работу, только бы приняли в лабораторию. Его берут посыльным. Общежития посыльным не полагается.
17-летний Лосев готов жить в помещении лаборатории, на лестничной площадке перед чердаком, только бы заниматься любимым делом. С раннего возраста он страстно увлекался радиосвязью.
В годы Первой мировой войны в Твери была построена радиоприемная станция. В ее задачи входило принимать сообщения от союзников России по Антанте и далее по телеграфу передавать их в Петроград. Лосев часто бывал на радиостанции, знал многих сотрудников, помогал им и не мыслил свою дальнейшую жизнь без радиотехники. В Нижнем Новгороде у него не было ни семьи, ни нормального быта, но было главное — возможность общаться со специалистами в области радиосвязи, перенимать их опыт и знания. После выполнения необходимых работ в лаборатории ему разрешали заниматься самостоятельным экспериментированием.
В то время интерес к кристаллическим детекторам практически отсутствовал. В лаборатории никто особо не занимался этой темой. Приоритет в исследованиях был отдан радиолампам. Лосеву очень хотелось работать самостоятельно. Перспектива получить ограниченный участок работы «по лампам» его никак не вдохновляет. Может быть, именно по этой причине он выбирает для своих исследований кристаллический детектор. Его цель — усовершенствовать детектор, сделать его более чувствительным и стабильным в работе. Приступая к экспериментам, Лосев ошибочно предполагал, что «в связи с тем, что некоторые контакты между металлом и кристаллом не подчиняются закону Ома, то вполне вероятно, что в колебательном контуре, подключенном к такому контакту, могут возникнуть незатухающие колебания». В то время уже было известно, что для самовозбуждения одной лишь нелинейности вольтамперной характеристики недостаточно, должен обязательно присутствовать падающий участок. Любой грамотный специалист не стал бы ожидать усиления от детектора. Но вчерашний школьник ничего этого не знает. Он меняет кристаллы, материал иглы, аккуратно фиксирует получаемые результаты и в один прекрасный день обнаруживает искомые активные точки у кристаллов, которые обеспечивают генерацию высокочастотных сигналов.
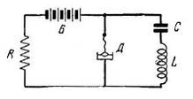
Рисунок 2 - Схема первых опытов Лосева
«Все с детства знают, что то-то и то-то невозможно, но всегда находится невежда, который этого не знает, он-то и делает открытие», — шутил Эйнштейн.
Свои первые исследования генераторных кристаллов Лосев производил на простейшей схеме, представленной на рис. 2.
Испытав большое количество кристаллических детекторов, Лосев выяснил, что лучше всего генерируют колебания кристаллы цинкита, подвергнутые специальной обработке. Для получения качественных материалов он разрабатывает технологию приготовления цинкита методом сплавливания в электрической дуге естественных кристаллов. При паре цинкит — угольное острие, при подаче напряжения в 10 В получался радиосигнал с длиной волны 68 м. При снижении генерации реализуется усилительный режим детектора.
Новое физическое явление не привлекает внимания специалистов, и о нем на какое-то время забывают. Икклз тоже ошибочно объяснял механизм «отрицательного» сопротивления исходя из того, что сопротивление полупроводника падает с увеличением температуры вследствие тепловых эффектов, возникающих на границе «металл-полупроводник».
В 1922 году на страницах научного журнала «Телеграфия и телефония без проводов» появляется первая статья Лосева, посвященная усиливающему и генерирующему детектору. В ней он очень подробно описывает результаты своих экспериментов, причем особое внимание уделяет обязательному присутствию падающего участка вольтамперной характеристики контакта.
В те годы Лосев активно занимается самообразованием. Его непосредственный руководитель профессор В. К. Лебединский помогает ему в изучении радиофизики. Лебединский понимает, что его молодой сотрудник сделал настоящее открытие и тоже пытается дать объяснение наблюдаемому эффекту, но тщетно. Фундаментальная наука того времени еще не знает квантовой механики. Лосев, в свою очередь, выдвигает гипотезу, что при большом токе в зоне контакта возникает некий электрический разряд наподобие вольтовой дуги, но только без разогрева. Этот разряд закорачивает высокое сопротивление контакта, обеспечивая генерацию.
Лишь через тридцать лет сумели понять, что собственно было открыто. Сегодня мы бы сказали, что прибор Лосева — это двухполюсник с N-образной вольтамперной характеристикой, или туннельный диод, за который в 1973 году японский физик Лео Исаки получил Нобелевскую премию.
Руководство нижегородской лаборатории понимало, что серийно воспроизвести эффект не удастся. Немного поработав, детекторы практически теряли свойства усиления и генерации. Об отказе от ламп не могло быть и речи. Тем не менее, практическая значимость открытия Лосева была огромной.
В 1920-е годы во всем мире, в том числе и в Советском Союзе, радиолюбительство принимает характер эпидемии. Советские радиолюбители пользуются простейшими детекторными приемниками, собранными по схеме Шапошникова.
Для повышения громкости и дальности приема применяются высокие антенны. В городах применять такие антенны было затруднительно из-за промышленных помех. На открытой местности, где практически нет помех, хороший прием радиосигналов не всегда удавался из-за низкого качества детекторов.
Введение в антенный контур приемника отрицательного сопротивления детектора с цинкитом, поставленного в режим, близкий к самовозбуждению значительно усиливало принимаемые сигналы. Радиолюбителям удавалось услышать самые отдаленные станции. Заметно повышалась избирательность приема. И это без использования электронных ламп!
Лампы были не дешевы, причем к ним требовался специальный источник питания, а детектор Лосева мог работать от обычных батареек для карманного фонарика.
В итоге оказалось, что простые приемники конструкции Шапошникова с генерирующими кристаллами предоставляют возможность осуществлять гетеродинный прием, являвшийся в то время последним словом радиоприемной техники.
В последующих статьях Лосев описывает методику быстрого поиска активных точек на поверхности цинкита и заменяет угольное острие металлическим. Он дает рекомендации, как следует обрабатывать кристаллы и приводит несколько практических схем для самостоятельной сборки радиоприемников.
Устройство Лосева позволяет не только принимать сигналы на больших расстояниях, но и передавать их. Радиолюбители в массовом порядке, на основе детекторов-генераторов, изготавливают радиопередатчики, поддерживающие связь в радиусе нескольких километров. Вскоре издается брошюра Лосева. Она расходится миллионными тиражами. Восторженные радиолюбители писали в различные научно-популярные журналы, что «при помощи цинкитного детектора в Томске, например, можно услышать Москву, Нижний и даже заграничные станции».
На все свои технические решения Лосев получает патенты, начиная с «Детекторного приемника-гетеродина», заявленного в декабре 1923 года. Статьи Лосева печатаются в таких журналах, как «ЖЭТФ», «Доклады АН СССР», Radio Revue, Philosophical Magazine, Physikalische Zeitschrift. Лосев становится знаменитостью, а ведь ему еще не исполнилось и двадцати лет!
Например, в редакторском предисловии к статье Лосева «Осциллирующие кристаллы» в американском журнале The Wireless World and Radio Review за октябрь 1924 года говорится: «Автор этой статьи, господин Олег Лосев из России, за сравнительно короткий промежуток времени приобрел мировую известность в связи с его открытием осциллирующих свойств у некоторых кристаллов».
Другой американский журнал — Radio News — примерно в то же время публикует статью под заголовком «Сенсационное изобретение», в которой отмечается: «Нет необходимости доказывать, что это — революционное радиоизобретение. В скором времени мы будем говорить о схеме с тремя или шестью кристаллами, как мы говорим сейчас о схеме с тремя или шестью усилительными лампами. Потребуется несколько лет, чтобы генерирующий кристалл усовершенствовался настолько, чтобы стать лучше вакуумной лампы, но мы предсказываем, что такое время наступит».
Автор этой статьи Хьюго Гернс6ек называет твердотельный приемник Лосева — кристадином (кристалл + гетеродин). Причем не только называет, но и предусмотрительно регистрирует название, как торговую марку. Спрос на кристадины огромен. Интересно, что когда в нижегородскую лабораторию приезжают немецкие радиотехники, чтобы лично познакомиться с Лосевым, они не верят своим глазам. Они поражаются таланту и юному возрасту изобретателя. В письмах из-за границы Лосева величали не иначе как профессором.
Никто и представить не мог, что профессор еще только постигает азы науки. Впрочем, очень скоро Лосев станет блестящим физиком-экспериментатором и еще раз заставит мир заговорить о себе. В лаборатории с должности рассыльного его переводят в лаборанты, предоставляют жилье. В Нижнем Новгороде Лосев женится (правда, неудачно, как оказалось впоследствии), обустраивает свой быт и продолжает заниматься кристаллами.
В 1928 году, по решению правительства, тематика нижегородской радиолаборатории вместе с сотрудниками передается в Центральную радиолабораторию в Ленинграде, которая, в свою очередь, тоже постоянно реорганизуется. На новом месте Лосев продолжает заниматься полупроводниками, но вскоре Центральную радиолабораторию преобразовывают в Институт радиовещательного приема и акустик.
В новом институте своя программа исследований, тематика работ сужается. Лаборанту Лосеву удается устроиться по совместительству в Ленинградский физико-технический институт (ЛФТИ), где у него появляется возможность продолжить исследования новых физических эффектов в полупроводниках. В конце 1920-х годов у Лосева появилась идея создать твердотельный аналог трехэлектродной вакуумной радиолампы.
Характеристики
Тип файла документ
Документы такого типа открываются такими программами, как Microsoft Office Word на компьютерах Windows, Apple Pages на компьютерах Mac, Open Office - бесплатная альтернатива на различных платформах, в том числе Linux. Наиболее простым и современным решением будут Google документы, так как открываются онлайн без скачивания прямо в браузере на любой платформе. Существуют российские качественные аналоги, например от Яндекса.
Будьте внимательны на мобильных устройствах, так как там используются упрощённый функционал даже в официальном приложении от Microsoft, поэтому для просмотра скачивайте PDF-версию. А если нужно редактировать файл, то используйте оригинальный файл.
Файлы такого типа обычно разбиты на страницы, а текст может быть форматированным (жирный, курсив, выбор шрифта, таблицы и т.п.), а также в него можно добавлять изображения. Формат идеально подходит для рефератов, докладов и РПЗ курсовых проектов, которые необходимо распечатать. Кстати перед печатью также сохраняйте файл в PDF, так как принтер может начудить со шрифтами.















