63363 (695303)
Текст из файла
Художественные вопросы конструирования электронных средств
1. Композиция
Художественное конструирование представляет неотъемлемую составную часть процесса проектирования изделий, предназначенных для непосредственного использования человеком.
Целью художественного конструирования изделий является создание эстетических свойств, способных обеспечить удовлетворение эстетических требований людей, для которых предназначены данные изделия.
Непосредственным предметом художественного конструирования как процесса является формообразование промышленных изделий, осуществляемое по специфическим законам проектирования промышленного изделия.
При этом художественное конструирование использует наряду с понятиями эстетических свойств специфический аппарат понятий: композиция, объемно-пространственная структура, средства композиции. Перечисленные понятия отражают объективные признаки, свойства, соотношения, присущие форме изделия и обнаруживаемые практически при зрительном восприятии.
Построение целостного произведения, все элементы которого находятся во взаимосвязи и гармоническом единстве, определяется понятием композиции. Основу композиции в художественном конструировании составляют объемно-пространственная структура изделия, отвечающая его назначению. Объёмно-пространственная структура обусловлена назначением изделия, выполняемой им функцией и выражается в характере взаимосвязи элементов формы изделия, во взаимном расположении частей изделия, его пропорциях, в ритмическом строе элементов формы и т.п.
Композиционная организация формы изделия достигается путем установления общественно целесообразной взаимосвязи и соподчинения образующих ее элементов. При этом главные и подчиненные элементы, взаимно усиливая друг друга, образуют в целом единство.
При неоднородности формы или неравных соотношениях величин элементов композиционное единство формы возникает, если средствами композиции обеспечивается соподчинение одних элементов другим.
Это положение можно пояснить примерами. На рис. 1, а прямоугольник разделен на три равные части. Средняя часть прямоугольника из-за своего центрального положения доминирует, подчиняет себе обе боковые части. Это неравенство восприятия обусловлено соответствующим расположением частей. Усилить это соподчинение можно путем увеличения средней части (рис. 1, б) или даже путем уменьшения ее (рис. 1, в), но сохраняя ее центральное положение.
Рис. 1. Примеры статического подчинения
Кроме разобранного примера статического соподчинения элементов, композиционными средствами можно создать динамическое соподчинение, показанное на рис. 2, а и б, которые создают впечатление движения слева направо, в направлении подчинения. Динамичность движения глаза определяется ритмом членения. На рис. 2, в обе части симметричны, и движение здесь имеет центростремительный характер.
Рис. 2. Примеры динамического подчинения
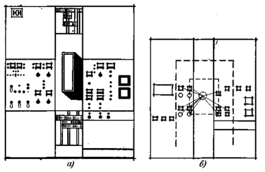
Одним из основных условий целостности формы является зрительное влияние главного функционального элемента, совмещение его с композиционным центром. Главный элемент выделяют из подчиненных элементов размерами (рис. 3, а), особым расположением приборов и органов управления (рис. 3, б), цветом, характером членения (рис. 3, в) и т.д.
Рис. 3. Примеры выделения главной ячейки комплектного распределительного устройства
В качестве примера, характеризующего это положение, можно привести художественно-конструкторский проект высокочастотной установки для выращивания монокристаллов «кристалл юн» (рис. 4). Характер членения элементов формы, компоновка элементов управления, проработанная схема зрительных маршрутов позволили художникам-конструкторам создать композиционно стройное изделие, выделив при этом композиционный центр, совмещенный с главным функциональным элементом – плавильной камерой (рис. 4, б).
Основными средствами композиции, придающими изделию соразмерность и гармонию, являются пропорции, масштаб, ритм, контраст и нюанс, симметрия и асимметрия.
Пропорции выражают соразмерность частей формы между собой и с целым. Пропорции служат средством гармонизации формы.
Масштабность – установленное соотношение величины создаваемого предмета с определенной мерой. Масштаб – это мера соответствия одного предмета другому или нескольким предметам при их сопоставлении.
Рис. 4. Пример композиционного решения высокочастотной установки для выращивания монокристаллов: а – упрощенное изображение установки; б – схема зрительных маршрутов
Ритм – средство композиции, обеспечивающее выделение и связь элементов формы путем их повторения, чередования, нарастания, убывания.
Контраст – средство композиции, используемое для выражения противопоставления элементов (по объему, цвету и т.п.), которое позволяет активнее выразить функциональные и конструктивные особенности сопоставляемых элементов и содействует обострению восприятия целого.
Нюанс – средство композиции, противоположное контрасту, незначительное различие элементов по форме, размерам и цвету и т.д.
Симметрия – принцип организации элементов композиции, основанный на правильном их размещении вокруг центра или оси. Симметричная композиция применяется обычно для подчеркивания статичности изделия (гидрогенератор, электроплитка, пульт управления), асимметричная композиция – для подчеркивания динамичности изделия (электротранспорт).
В художественном конструировании сформулированы основные требования к форме изделия, как к целому:
– форма всякого изделия должна быть законченным целым, упорядоченной и не содержащей элементов или частей, противоречащих функциональному назначению и технико-экономической основе изделия;
– система построения формы изделия как завершенного целого должна основываться на взаимоотношении главных и второстепенных элементов; создать форму изделия как подлинно гармоничное художественно-техническое произведение – значит найти единство между главным и второстепенным, между целым и частью, между различными частями изделия, а также внутри каждой части;
– форма изделия как отдельного объекта должна образовать единство с формами окружающей среды.
Следуя отмеченным положениям, художественную форму изделия нужно строить так, чтобы в процессе восприятия раскрывалась ее внутренняя логика, т.е. следует учитывать особенности зрительного восприятия формы предметов.
Процесс становления зрительного образа формы изделия, как показывают экспериментальные исследования, имеет несколько фаз. На первой фазе происходит грубое различие общих пропорций машины и ее положения в окружающем пространстве. Затем следует грубое различие основных узлов и деталей, при этом вычленяются более крупные формы независимо от места их расположения и т.д. Фазность восприятия отвечает в значительной степени складывающимся методам архитектурно-художественного анализа форм машины: от общего к частному. Отсутствие внутренней логики, четкости и ясности распределения масс препятствует построению целостного образа, снижает точность восприятия частей и элементов, а также всего изделия в целом.
Для того чтобы у человека могло сложиться определенное мнение о целостности формы изделия, необходимо, образная информация о внешнем виде изделия была согласована с возможностями ее восприятия и оценки. Если количество основных объемов, из которых сложена форма изделия, относительно невелико, то связь между отдельными частями формы, как функциональная, так и композиционная, может быть легко обнаружена наблюдателем. При небольшом количестве основных объектов человек быстро и легко осмысливает композицию изделия, ее завершенность, функциональную целесообразность, гармоничность его формы.
Исходя из того, что целостная оценка формы изделия связана на первых фазах восприятия с мгновенным «схватыванием» совокупности частей формы в целом, количество ее основных частей не должно превышать определенную величину. Ориентировочно можно считать, что если количество основных объемов изделия будет в пределах 5–7, то оценка частей его формы как визуально связанного целого возможна и оправдана. Если количество основных объемов возрастает (более 7–9), то мгновенная оценка становиться затруднительной. При очень большом количестве объемов взгляд схватывает попеременно только часть формы; целостный охват, восприятие и оценка художественных форм изделия становятся затруднительными, а при значительном числе основных объемов (25–30) практически невозможным. В этом случае весьма трудно признавать за изделием серьезные художественные достоинства.
Высказанные соображения о целостности справедливы для многоэлементных форм ЭС или для форм, состоящих из малого количества (3–5) элементов, блоков, узлов.
Значение целостности в изложенном аспекте сохраняет свою силу для мелких и большинства средних ЭС: аппараты низкого напряжения, электродвигатели, электротранспорт, большинство пультов, панелей и щитов управления и т.д.
2. Гармоничность и пропорциональность
При художественно-конструкторской разработке ЭС нередко случается, что количество основных узлов и основных объемов ограничено и почти совпадает, но все же изделие не воспринимается целостно. Причины распадения целостности формы изделия заключается в том, что, хотя основных объемов в данном случае немного, они несут много зрительно неупорядоченных элементов: технических и декоративных выступов, впадин, табличек, надписей, шкал, циферблатов, вентиляционных отверстий, швов и заметных сочленений. Излишняя информация отвлекает внимание от восприятия объемов изделий, подавляет и маскирует выражаемые свойства изделия. Подобная лишняя информация приобретает характер «шума», который мешает человеку в работе, отвлекает при управлении и снижает художественно-конструкторские достоинства ЭС. Во избежание раздробленности при построении форм изделия должна быть обеспечена гармоничность, достигаемая, в частности, средствами пропорций.
Гармоническое соответствие основных геометрических параметров целому и между собой отрабатывается (корректируется) в рамках системы пропорциональных отношений. В основе художественной отработки пропорций лежат схемы-сетки, при построении которых берутся в качестве исходных простейшие геометрические фигуры. Соотношения размеров таких фигур определяются рядом достаточно малых и простых целых чисел.
Геометрическая система пропорциональных отношений в технике создается на основе ряда предпочтительных пропорций, которые выделяются из бесконечного множества пропорций в результате учета производственных возможностей изготовления машин, ряда предпочтительных чисел, физиологии глаза, психологии наблюдателя, его эстетических требований.
Композиционная целостность изделия в значительной мере определяется удачно найденными соотношениями его конструктивных частей. При проектировании любого вида изделий изучение пропорций основано на анализе пропорциональных связей и отношений линейного характера. Плоскостные и объемные соотношения при анализе приводятся к линейным, т.е. основные размеры, характеризующие величину поверхности и объема, выражаются в виде отрезков прямых.
При определении пропорциональных соотношений в промышленности нашли широкое применение основные ряды предпочтительных чисел R 5, 10, 20, 40 (ГОСТ 8032–56) и ряды нормальных размеров Ra5, Ra10, Ra20, Rа40 (ГОСТ 6636–60). ЭС
Большая часть форм ЭС хорошо вписывается в габаритные объемы простейших геометрических фигур: параллелепипед, куб, цилиндр и т.д.
При пропорционировании изделий и последующей оценке полученных результатов важно не только выделить главные пропорциональные отношения, но и связать их с конструктивно-технологическими параметрами данных изделий. Выбирая пропорции из рядов предпочтительных чисел, можно позволить незначительные отклонения от желательных пропорциональных отношений, учитывая психофизиологические особенности зрения (верхняя граница не воспринимаемых глазом отклонений равна 2–3%).
Пропорционирование изделия целесообразно проводить на основе единого модуля. Использование модульной системы конструирования дает возможность из ограниченного числа элементов (модулей) компоновать разнообразные по внешнему виду сооружения и серии (типажи, размерные ряды) ЭТИ одного и того же назначения.
3. Масштабность
Одним из важных композиционных средств, позволяющих выразить социальную и техническую значимость части в целом, целого в комплексе, комплекса изделий в окружающей среде, является масштабность – зрительно-пространственная характеристика размеров продукции.
В основе масштабности лежит отношение части предмета к целому, предмета в целом и его частей – к иным предметам и их частям, а также к размерам человека. Масштабное сравнение может происходить, не только когда эти предметы находятся рядом в комплексе, но и когда они разобщены как по месту, так и по времени. В подобном случае сравнение может производиться по памяти, мысленно, с привлечением прошлого опыта.
Определение правильного масштабного строя формы изделия, т.е. указанных соотношений и связей, – важное условие правильного восприятия изделия. При неверно спроектированном масштабном строе возникает недооценка или переоценка истинных величин изделия.
Характеристики
Тип файла документ
Документы такого типа открываются такими программами, как Microsoft Office Word на компьютерах Windows, Apple Pages на компьютерах Mac, Open Office - бесплатная альтернатива на различных платформах, в том числе Linux. Наиболее простым и современным решением будут Google документы, так как открываются онлайн без скачивания прямо в браузере на любой платформе. Существуют российские качественные аналоги, например от Яндекса.
Будьте внимательны на мобильных устройствах, так как там используются упрощённый функционал даже в официальном приложении от Microsoft, поэтому для просмотра скачивайте PDF-версию. А если нужно редактировать файл, то используйте оригинальный файл.
Файлы такого типа обычно разбиты на страницы, а текст может быть форматированным (жирный, курсив, выбор шрифта, таблицы и т.п.), а также в него можно добавлять изображения. Формат идеально подходит для рефератов, докладов и РПЗ курсовых проектов, которые необходимо распечатать. Кстати перед печатью также сохраняйте файл в PDF, так как принтер может начудить со шрифтами.















