144070 (620377), страница 3
Текст из файла (страница 3)
За расчетное принимают сечение II-II, усилия в котором значительно больше, чем в сечении I-I. При учете крановых нагрузок расчетная длина надкрановой части колонны lo=2H2=2·4,0 = 8,0 м, гибкость колонны прямоугольного сечения l0/h1=8,0/0,6 =13,3>4.
Следовательно, необходимо учитывать влияние прогиба на величину эксцентриситета продольной силы.
Сечения колонн рассчитывают на наиболее невыгодное сочетание усилий; от всех нагрузок М = -139,9 кНм, N = 416,9 кН; от всех нагрузок, но без учета крановой и ветровой М' = 78,1 кН·м, N´= 560,54 кН; от продолжительно действующих нагрузок (в данном случае постоянной) Ml = 56,6 кН·м; N´= 416,9 кН.
Так как в рассматриваемой комбинации усилий учтены нагрузки, суммарная продолжительность действия которых мала (ветровая и крановая), для определения коэффициента условий работы бетона γb2 проверяют условие (2):
МІІ=М-N(0,5·h1-a)= - 139,9-416,9·(0,5·0,6-0,04) = -248,3кН·м;
МІ=М/-N/(0,5·h1-a) = 78,1-560,5·(0,5·0,6-0,04) = -67,6кН·м;
|MІ| < 0,82 |MІІ| = 0,82·248,3 = 203,6 кН·м.
Поскольку условие (2) выполнено, принимают γb2 = 1.1. Расчетное сопротивление бетона
Rb = 1.1·8.5 = 9.35 МПа.
Эксцентриситет продольной силы
℮0 = М/N= 139,9/416,9 = 0,336 м,
Случайный эксцентриситет
℮а = 0,6/30 = 0,02 м и ℮а =8,0/600 = 0,025 м.
Т.к. ℮0>℮а, случайный эксцентриситет не учитываем.
Определяют условную критическую силу по формуле (12):
М/l=Ml+Nl(0,5·h1-a) =56,6+416,9·(0,5·0,6-0,04) = 164,9 кН·м;
М = МІІ = -248,3 кН·м;
φl = 1+
=1+1·164,9/248,3 = 1,66;
δе = 0,336/0,6 = 0,56>δе,min = 0.5-0.01·8.0/0.6-0.01·9.35 = 0.273.
Задаются коэффициентом продольного армирования. В первом приближении принимают μs=0.005, тогда
αsJs = μsb1h1 (0.5 h1-a)2Es/Eb = 0.005·0.5·0.6·(0.5·0.6-0.04)2·200000/23000 = 0.882·10-3 м4;
J=J2=9·10-3 м4;
Ncr =
.
Коэффициент увеличения эксцентриситет продольной силы согласно формуле (1)
.
Определяют расстояние от направления действия продольной силы до центра тяжести сечения растянутой арматуры:
℮=0,336·1,11+0,5·0,6-0,04=0,629 м=629мм.
Вычисляют по формуле (16) требуемую площадь сечения арматуры в сжатой зоне:
.
Следовательно, принимают ее конструктивно:
Аs´ =0.002 b1ho = 0.002·500·560=560 мм2 =5,6 см2.
Принимают 3ø16 А-Ш, Аs=6.03 см2.
Вспомогательный расчетный коэффициент определяется по формуле (19):
.
Относительная высота сжатой зоны определяется по формуле 2.20 или по специальной таблице 5 приложения ξ=0,17.
Площадь сечения растянутой арматуры по формуле (21)
Принимают 3Ø16 А-Ш, Аs=6.03 см2.
Коэффициент продольного армирования:
.
Незначительно отличается от предварительно принятого μs=0.005. Следовательно, дальнейшее уточнение расчета можно не производить.
Аналогично производят подбор арматуры и на другое невыгодное сочетаний усилий: М= 77,7 кН·м; N=546,1 кН; М′= 78,1 кН·м; N′=560,5 кН; Мl= 56,6 кН·м; Nl=416,9 кН. По расчету Аs′<0, принимают конструктивно 3Ø16 А-Ш; Аs′=6.03 см2; Аs=1.10 см2, принимают 3Ø16 А-Ш, Аs=6.03 см2.
Окончательно принимают с каждой стороны колонны по 3Ø16 А-Ш; Аs=As′=6.03 см2.
Расчет из плоскости изгиба
Размеры прямоугольного сечения: h1*=0.5 м, b1*=0.6 м. Расчетная длина надкрановой части колонны: l0*=1.5 H1=1.5·4.0=6.0 м. Так как гибкость из плоскости изгиба l0*/h1*=6.0/0.5=12.0 меньше аналогичной величины в плоскости изгиба, то l0/h1=13,3 и расчет колонны из плоскости изгиба не производят.
Расчет прочности наклонных сечений
Действующая на колонну поперечная сила Q= 79,87 кН. При этом сочетании учтены нагрузки, суммарная продолжительность действия которых мала, поэтому γb2=1.1.
По формуле (30) проверяют прочность колонны на действие поперечной силы:
,
где N- действующая продольная сила при принятой комбинации усилий.
Принимают φП=0,23.
Длина проекции наклонного сечения согласно формуле (29)
C=0.25·4.0=1.00 м=100мм.
Поскольку Q=79870 Н< Qb,и=242900 МН, поперечную арматуру устанавливают конструктивно. Конструктивные требования определяются разделом 5 норм [1]. Нормируется расстояние между поперечными стержнями, соотношение диаметров продольной и поперечной арматуры из условия технологии сварки.
Подкрановая часть колонны
Размеры прямоугольного сечения:
b2=0,5 м=500мм; h2=0,8 м=800мм; а = а′ =0,04=40мм; h0=0.8-0.04=0.76 м=760мм.
Расчетная длина
l0=1.5 H2=1.5·8.15=12.22.
Подбор сечений продольной арматуры производят по максимальным усилиям, действующим в сечениях.
Расчет в плоскости поперечной рамы
От полной нагрузки
М= -249,6 кН·м; N=1530.0 кН;
от всех нагрузок, но без учета ветровой и крановой
М′= 46,2 кН·м; N′=884,1 кН.
Вычисляют моменты внешних усилий относительно центра тяжести сечения арматуры соответственно с учетом и без учета ветровой нагрузки:
|MI|<0.82 |MII|=272,1 кН·м<0.82·800,4=616,3 кН·м.
Так как условие (2) выполнено, принимают γb2=1.1 и Rb=9.35 МПа.
Ввиду того, что сечение ΙV-ΙV расположено у заделки колонны, η=1.
Величина эксцентриситета:
℮0=249,6/1530,0=0,163;
℮=0,178·1+0,5·0,8-0,04=0,523 м=523мм.
По формуле (53) определяют относительную величину продольной силы
Так как
где
то по формуле (54)
,
По формуле (57) площадь арматуры
Минимально необходимое армирование подкрановой части в зависимости от гибкости
l0/ h2= 12,22/0,8 = 15,28 <24,
тогда
As=A′s=0,002·b2·h0=0,002·500·760=760 мм2=7,6 см2.
Принимают по 4Ø16 A-III с каждой стороны (As=A′s=8,04 см2).
Аналогично производят подбор арматуры и на другое невыгодное сочетание усилий: M=293,8 кН·м; N= 1437,2 кН; M′=21,8 кН·м; N′= 791,3 кН; As=A′s<0, следовательно, продольную арматуру устанавливают конструктивно.
Расчет из плоскости поперечной рамы
Расчетная длина
: l*0 = 0,8Н2= 0,8·8, 15=6,52 м.
Поскольку
l*0 /h2= 6,52/0,5 = 13,04 м < l0/h*2 = 12,22/0,8 = 15,28
гибкость в плоскости изгиба, расчет из плоскости поперечной рамы не выполняют. Поперечную арматуру в подкрановой части устанавливают конструктивно, так как площадь поперечного сечения подкрановой части больше, чем надкрановой.
Расчет подкрановой консоли
Размеры консоли принимают с учетом конструктивных требований и из условия опирания и крепления подкрановых балок. Тогда
hk =1,45 м; b=0,5м; а = а' = 0,04 м; - h.0к= 1,41 м; lc=0,55; ac = 0,2 м.
Сечение подкрановой консоли рассчитывают от действия нагрузок: от веса подкрановой балки и подкранового рельса 138,7 кН и вертикальной крановой нагрузки 733,6 кН. Тогда Qс =138,7+733,6=872,3 кН.
Проверяют принятые размеры консоли в опорном сечении по формулам (103) и (104):
Qc=872300 Н<0,75(1+0)(1-200/1410)9,35·500·340 =1023000 Н,
а также
Qc= 872300 Н < 2, 5·0,83·500·1410 = 1462000 Н.
Следовательно, размеры достаточны. Поперечное армирование консоли принимают в соответствии с конструктивными требованиями. Прочность бетона на смятие по формуле (105)
Прочность бетона на смятие обеспечена.
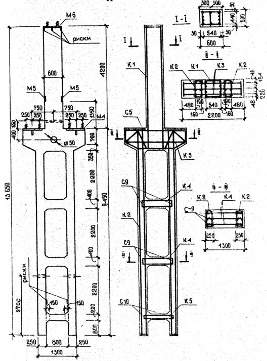
Рисунок 1 – Опалубочный чертеж и армирование колонны
Рисунок 2 – Арматурный пространственный каркас К-1
Определяют площадь сечения продольной арматуры, принимая одинаковое её количество в растянутой и сжатой зонах. При этом изгибающий момент у грани колонны
Мс= 872300·200 = 174460000 Н·мм;
.
Принимают 3Ø12 А-Ш, As = A′s= 3,39 см2.
Поперечную арматуру устанавливают согласно конструктивным требованиям. Опалубочный и арматурные чертежи колонны приведены на рисунке 1 и 2, закладных деталей - на рисунке 3.
-
Пример расчета и конструирования двухветевой колонны
Надкрановая часть колонны
Сечение прямоугольное:
bb = 0,5 м; h g = 0,6 м; a = a′ = 0,04 м; ho = 0,6 - 0,04 = 0,56 м.
Расчет в плоскости поперечной рамы
Расчетная длина надкрановой части l0 = 2Н1= 2·4,0 = 8,0.
Гибкость надкрановой части l0/h1= 8,0/0,6 =13,3> 4. Следовательно, необходимо учитывать влияние прогиба на величину эксцентриситета продольной силы.
Рассматривают наиневыгоднейшее сочетание нагрузок:
М = -139,9кН·м; N = 416,9 кН;
М′ = 78,1 кН·м; N′ = 560,5 кН;
Мl = 56,6 кН·м; Nl = 416,9 кН.
Определяют коэффициент условий работы бетона
MII=M+N(0,5·hc-a)=-139,9+416,9(0,5·0,6-0,04)=-31,5 кН·м;
MI=M′+N′(0,5·hc-a)=78,1+560,5(0,5·0,6-0,04)=223,8 кН·м.
Поскольку |MI|=223,83 кН·м>0,82 MII=0,82·31,5=25,83 кН·м, принимают γb2=0,9, Rb=7,65 МПа, Rbt=0,68 МПа.
Эксцентриситет продольной силы ℮0=139,9/416,9=0,336 м, ℮0=0,336 м > ℮a=0,02 м, следовательно влияние случайного эксцентриситета не учитываем.
Условная критическая сила
M1,l=56,6+416,9·(0,5·0,6-0,04)=164,9 кН·м;
φl=1+1·164,9/223,8=1,73;
δ=℮0/h=0,336/0,6=0,56>δe,min=0,5-0,01·8,0/0,6-0,01·7,65=0,29;
.
Величина коэффициента
;
Эксцентриситет
℮=0,336·1,13+0,5·0,6-0,04=0,639 м=639мм.
По формулам (53) и (54)
,
.
В итоге площадь сечения арматуры определяется по формуле 2.57:
Аналогично производят подбор арматуры и на другие невыгодные сочетания нагрузок:
М = 77,7 кН·м; N = 546,1 кН;
М′ = 78,1 кН·м; N′ = 560,5 кН; Мl = 56,6кН·м; Nl = 416,9 кН.
В результате
As=A′s=4,02 см2.
Принимаем окончательно для надкрановой части 4Ø14 A-III, As=A′s=6,16 см2.
Расчёт из плоскости поперечной рамы
Размеры прямоугольного сечения
h*1=0,5 м; b1=0,6 м; l*0=1,5·4,0=6,0 м.
Расчёт из плоскости изгиба не производят, так как гибкость из плоскости изгиба
l*0/ h*1=6,0/0,5=12,0
меньше гибкости в плоскости изгиба 8,0/0,6=13,3.
Проверка прочности наклонных сечений
Проверка производится аналогично расчету по наклонным сечениям сплошной колонны.
Подкрановая часть колонны
Подкрановая часть состоит из двух ветвей: высота всего сечения h2=1,2 м; b2=0,5 м; сечение ветви
hw=0,25 м; aw=a′w=0,03 м; h0w=0,22 м; δ=a′/h0=0,03/0,22=0,136;
расстояние между осями ветвей с=0,95 м; расстояние между осями распорок s=H1/nc=8,15/4=2,04. Расчётная длина подкрановой части l0=1,5·H2=1,5·8,15=12,22 м.
Подбор продольной арматуры производят по наибольшим расчётным усилиям в сечениях III-III и IV-IV.
Расчёт в плоскости поперечной рамы
Первоначально расчёт производят на следующую комбинацию усилий:
М = -249,6 кН·м; N = 1530,0 кН; Q=79,87 кН;
М′ = 46,2 кН·м; N′ = 884,1 кН.
Определяют моменты внешних сил относительно центра тяжести растянутой (или менее сжатой) арматуры в ветви:
MII=374,2 кН·м;
MII=-249,6+1530·(0,5·1,2-0,03)=699 кН·м;
MI= 46,2+884,1·(0,5·1,2-0,03)=594,5 кН·м>0,82· MII=0,82·699=573,2 кН·м.
Следовательно, γb2=0,9, а Rb=0,9·8,5=7,65 МПа.
Находят по формулам (85) и (82) продольные усилия и изгибающие моменты в ветвях колонны:
;
Mb= ±0,25·79,87·2,04= ±40,3 кН·м.
Так как ветви колонны испытывают действие равных по абсолютной величине изгибающих моментов, принимают симметричное армирование ветвей.
Величина эксцентриситета:
℮0=Mb/Nb=40,3/527,3=0,077 м=77мм;
℮=0,077+0,5·0,25-0,03=0,172 м=172мм;
;
.
Поскольку
, то по формуле (59) с учётом зависимости (58)
;
.
По формуле (63) требуемая площадь сечения арматуры
.
Аналогично производят подбор арматуры и на другие комбинации усилий:
М = 293,8 кН·м; N = 1437,2 кН;
М′ = 21,8 кН·м; N′ = 791,3 кН;
As=A′s=420 мм2=4,20 см2;
М =-262,5кН·м; N = 1400,8 кН;
М′ = 46,2 кН·м; N′ = 884,1 кН;
As=A′s=789 мм2=7,89 см2.
Принимают с каждой стороны ветви (внутренней и наружной) 3Ø18 A-
III (As=A′s=7,63 см2 (-3,5%)).
Расчёт распорки
Размеры прямоугольного сечения:
bs=0,5 м; hs=0,6 м; a=a′=0,04 м; h0=0,56 м.
Наибольшая поперечная сила
Qmax=79,87 кН.
Изгибающий момент и поперечная сила в распорке определяются по формулам (88) и (89):
Ms=0,5·79,87·2,04=81,47 кН·м;
Qs=79,87·2,04/1,05=155,18 кН.
Проверяют достаточность размеров поперечного сечения распорки по формуле (91):
φb1=1-0,01·7,65=0,924,
Qs=155,18 кН<0,3·0,924·1·7,65·500·560=591 кН.
Следовательно, размеры поперечного сечения достаточны. Поскольку эпюра моментов в распорке двузначная, назначают двойное симметричное армирование (см. формулу (92)):
.
Принимают 3Ø14 A-III (As=A′s=4,62 см2).
Устанавливают необходимость поперечного армирования. Пролёт распорки равен расстоянию в свету между ветвями: l=0,7 м, с=0,25·l=0,175 м.
Определяют величину Qb,u по формулам (94), (95):
, принимают Qb,u=913,92 кН.
Поскольку
Qs=591 кН<913,92 кН
– поперечную арматуру устанавливают конструктивно.
Расчёт из плоскости поперечной рамы
Расчётная длина l*0=0,8·H2=0,8·8,15=6,52 м. Гибкость подкрановой части l*0/h*w=6,52/0,5=13,04 м; аналогичная величина в плоскости изгиба 12,22/1,2=10,18<13,04. Следовательно, производят расчёт из плоскости изгиба, при этом эксцентриситет продольной силы принимают равным случайному:
. N=1530 кН,
℮=0,0167+0,5·0,5-0,03=0,237 м.
По формуле (77) определяют высоту сжатой зоны бетона:
,
так как
x=0,4 м>ξR·h0=0,607·0,47=0,285 м
принимают х= ξ·h0.
Относительная высота сжатой зоны ξ по формуле (49) с учётом зависимостей (46) и (47)
;
;
.
В результате
х = 0,887·0,47=0,42 м.
По формуле (44) проверяют прочность сечения:
1530000·237=362610000Нмм<7,65·2·250·420·(470-0,5·420)+365·763·(470-30)=540227800Нмм,
следовательно, прочность сечения из плоскости рамы обеспечена.
Расчёт прочности наклонных сечений ветвей
Проверяют необходимость постановки поперечной арматуры
, принимают
;
с=0,25·H2=0,25·8,15=2,03 м;
;
Qb,u=18 кН<0,6·(1+0,5)·0,68·500·220=67 кН.
Следовательно, принимают
Qb,u=67 кН;
Q=79,87 кН>67кН ,
следовательно необходимо рассчитать поперечную арматуру по формулам(31) - (36).
Опалубочный и арматурные чертежи колонны показаны на рисунке 4 – 6, закладных деталей – на рисунке 3.
Рисунок 4 - Опалубочный чертёж и армирование двухветвевой колонны
Рисунок 5 - Арматурные изделия К1…К5 и С-5, С-7…С-10 двухветвевой колонны
Рисунок 6 - Арматурные изделия С-1…С-4, С-6 и С-11 двухветвевой колонны
СПИСОК ЛИТЕРАТУРЫ
1. СНиП 2.03.01-84: Бетонные и железобетонные конструкции / Госстрой СССР. - М.: ЦИТП Госстроя СССР, 1985. - 79 с.
2.СНиП 2.01.07-85: Нагрузки и воздействия / Госстрой СССР. - М.: ЦИТП Госстроя СССР, 1986. – 35 с.
-
Байков В. Н., Сигалов Э. Е. Железобетонные конструкции. Общий курс: Учебник для вузов.- 4-е изд. - М.: Стройиздат, 1985. - 728 с.
4. Железобетонные конструкции: Курсовое и дипломное проектирование / Под ред. А.Я. Барашикова. - Киев: Вища школа, 1987. - 416с.
5. Железобетонные конструкции / Под ред. Полякова Л, П., Лысенко Е.Ф., Кузнецова Л.В. - К.: Вища школа, 1984. - 352 с.
6. Полищук В. П., Черняева Р. П. Проектирование железобетонных конструкций производственных зданий: Учебное пособие. - Тула, 1983. - 109 с.
7. Проектирование железобетонных конструкций: Справочное пособие / А.Б.Голышев, В.Я. Бачинский и др. Под ред. А.Б.Голышева. Киев: Будiвельник, 1985. - 496 с.
8. Руководство по проектированию предварительно напряженных железобетонных конструкций из тяжелого бетона. - М.: Стройиздат, 1977. - 289 с.
Таблица 1 Приложение.
| Вид сопротивления | Бетон | Нормативные | ||||||||
| В15 | В20 | В25 | В30 | В35 | В40 | В45 | В50 | В55 | ||
| Сжатие осевое (призменная прочность) | Тяжелый и мелко- зернистый | 11,0 | 15,0 | 18,5 | 22,0 | 25,5 | 29,0 | 32,0 | 36,0 | 39,5 |
| Растяжение осевое | Тяжелый | 1,15 | 1,4 | 1,6 | 1,8 | 1,95 | 2,1 | 2,2 | 2,3 | 2,4 |
Таблица 2
| Вид сопротивления | Бетон | Расчетные сопротивления бетона по прочности на сжатие для предельных состояний первой группы | ||||||||
| В15 | В20 | В25 | В30 | В35 | В40 | В45 | В50 | В55 | ||
| Сжатие осевое (призменная прочность) | Тяжелый и мелко- зернистый | 8,5 | 11,5 | 14,5 | 17,0 | 19,5 | 22,0 | 25,0 | 27,5 | 30,0 |
| Растяжение осевое | Тяжелый | 0,75 | 0,9 | 1,05 | 1,2 | 1,3 | 1,4 | 1,45 | 1,55 | 1,6 |
Таблица 1
| Бетон | Начальные модули упругости бетона при сжатии и растяжении Ев·10-3 при классе бетона по прочности на сжатие | |||||||||
| В15 | В20 | В25 | В30 | В35 | В40 | В45 | В50 | В55 | ||
| Тяжелый: | ||||||||||
| естественного твердения | 23,0 | 27,0 | 30,0 | 32,5 | 34,5 | 36,0 | 37,5 | 39,0 | 39,5 | |
| подвергнутый тепловой обработке при атмосферном давлении; | 20,5 | 24,0 | 27,0 | 29,0 | 31,0 | 32,5 | 34,0 | 35,0 | 35,5 | |
Таблица 2
| Класс арматуры | Диаметр арматуры | Нормативные сопротивления Rsn и расчетные сопротивления растяжению для предельных состояний 2 группы | Расчетные сопротивления арматуры для предельных состояний 1 группы, МПа | Модуль упругости арматуры, Еs, МПа | ||
| Растяжению | Сжатию Rsc | |||||
| Про дольной Rs | Поперечной (хомутов и отогнутых стержней) | |||||
| 1 | 2 | 3 | 4 | 5 | 6 | 7 |
| А-I | 235 | 225 | 175 | 225 | 21 | |
| A-II | 295 | 280 | 225 | 280 | ||
| A-III | 6-8 10-40 | 390 390 | 355 365 | 285 290 | 355 365 | 20 |
| A-IV | 590 | 510 | 405 | 450 | ||
| A-V | 785 | 680 | 545 | 500 | 19 | |
| A-VI | 985 | 815 | 650 | 500 | ||
| 1 | 2 | 3 | 4 | 5 | 6 | 7 |
| Вр-I | 3-5 | 490 | 410 | 290 | 375 | 17 |
| В-II | 3 4-5 6 7 8 | 1500 1400 1255 1200 1100 | 1250 1170 1050 1000 915 | 1000 940 835 785 680 | 400 400 400 400 400 | 20 |
| Вр-II | 3 4-5 6 7 8 | 1500 1400 1200 1100 1000 | 1250 1170 1000 915 850 | 1000 940 785 730 680 | 500 500 500 500 500 | 20 |
| К-7 | 6-12 15 | 1500 1400 | 1250 1180 | 1000 945 | 400 400 | 18 |
| К-19 | 14 | 1500 | 1250 | 1000 | 400 | 18 |
Таблица 5.П
| m | m | m | ||||||
| 0,01 | 0,995 | 0,01 | 0,25 | 0,875 | 0,219 | 0,49 | 0,755 | 0,37 |
| 0,02 | 0,99 | 0,02 | 0,26 | 0,87 | 0,226 | 0,50 | 0,75 | 0,375 |
| 0,03 | 0,985 | 0,03 | 0,27 | 0,865 | 0,234 | 0,51 | 0,745 | 0,38 |
| 0,04 | 0,98 | 0,039 | 0,28 | 0,86 | 0,241 | 0,52 | 0,74 | 0,385 |
| 0,05 | 0,975 | 0,049 | 0,29 | 0,855 | 0,243 | 0,53 | 0,736 | 0,39 |
| 0,06 | 0,97 | 0,058 | 0,30 | 0,85 | 0,255 | 0,54 | 0,73 | 0,394 |
| 0,07 | 0,965 | 0,068 | 0,31 | 0,845 | 0,262 | 0,55 | 0,725 | 0,399 |
| 0,08 | 0,96 | 0,077 | 0,32 | 0,84 | 0,269 | 0,56 | 0,72 | 0,403 |
| 0,09 | 0,955 | 0,086 | 0,33 | 0,835 | 0,276 | 0,57 | 0,715 | 0,407 |
| 0,10 | 0,95 | 0,095 | 0,34 | 0,83 | 0,282 | 0,58 | 0,71 | 0,412 |
| 0,11 | 0,945 | 0,104 | 0,35 | 0,825 | 0,239 | 0,59 | 0,705 | 0,416 |
| 0,12 | 0,94 | 0,113 | 0,36 | 0,82 | 0,295 | 0,60 | 0,7 | 0,42 |
| 0,13 | 0,935 | 0,122 | 0,37 | 0,815 | 0,302 | 0,61 | 0,695 | 0,424 |
| 0,14 | 0,93 | 0,13 | 0,38 | 0,81 | 0,308 | 0,62 | 0,69 | 0,428 |
| 0,15 | 0,925 | 0,139 | 0,39 | 0,805 | 0,314 | 0,63 | 0,685 | 0,432 |
| 0,16 | 0,92 | 0,147 | 0,40 | 0,8 | 0,32 | 0,64 | 0,68 | 0,435 |
| 0,17 | 0,915 | 0,156 | 0,41 | 0,795 | 0,326 | 0,65 | 0,675 | 0,439 |
| 0,18 | 0,91 | 0,164 | 0,42 | 0,79 | 0,332 | 0,66 | 0,672 | 0,442 |
| 0,19 | 0,905 | 0,172 | 0,43 | 0,785 | 0,338 | 0,67 | 0,665 | 0,446 |
| 0,20 | 0,9 | 0,18 | 0,44 | 0,78 | 0,343 | 0,68 | 0,66 | 0,449 |
| 0,21 | 0,895 | 0,188 | 0,45 | 0,775 | 0,349 | 0,69 | 0,655 | 0,452 |
| 0,22 | 0,89 | 0,196 | 0,46 | 0,77 | 0,354 | 0,70 | 0,65 | 0,455 |
| 0,24 | 0,88 | 0,211 | 0,48 | 0,76 | 0,365 | - | - | - |
Таблица 6- Сортамент стержневой и проволочной арматуры
| , мм | Масса, Н/м | Арматура | ||||||||||
| Стержневая классов | Проволочная классов | |||||||||||
| A-II | A-III | A-IV | AT-IV | A-V | AT-V | AT-VI | BP-I B-I | BP-II B-II | ||||
| 3 | 0,55 | - | - | - | - | - | - | - | Х | Х | ||
| 4 | 0,92 | - | - | - | - | - | - | - | Х | Х | ||
| 5 | 1,44 | - | - | - | - | - | - | - | Х | Х | ||
| 6 | 2,22 | - | Х | - | - | - | - | - | - | Х | ||
| 7 | 3,02 | - | Х | - | - | - | - | - | - | Х | ||
| 8 | 3,95 | - | Х | - | - | - | - | - | - | Х | ||
| 9 | 4,99 | - | Х | - | - | - | - | - | - | - | ||
| 10 | 6,17 | Х | Х | Х | Х | Х | Х | Х | - | - | ||
| 12 | 8,88 | Х | Х | Х | Х | Х | Х | Х | - | - | ||
| 14 | 12,08 | Х | Х | Х | Х | Х | Х | Х | - | - | ||
| 16 | 15,78 | Х | Х | Х | Х | Х | Х | Х | - | - | ||
| 18 | 19,98 | Х | Х | Х | Х | Х | Х | Х | - | - | ||
| 20 | 24,66 | Х | Х | Х | Х | - | Х | Х | - | - | ||
| 22 | 29,84 | Х | Х | Х | Х | - | Х | Х | - | - | ||
| 25 | 38,53 | Х | Х | Х | Х | - | Х | Х | - | - | ||
| 28 | 48,34 | Х | Х | Х | - | - | - | - | - | - | ||
| 32 | 63,13 | Х | Х | Х | - | - | - | - | - | - | ||
| 36 | 79,9 | Х | Х | - | - | - | - | - | - | - | ||
| 40 | 98,7 | Х | Х | - | - | - | - | - | - | - | ||
Таблица 7- Площадь поперечного сечения арматуры
| , мм | Расчетная площадь поперечного сечения, см2 при числе стержней | |||||||||
| 1 | 2 | 3 | 4 | 5 | 6 | 7 | 8 | 9 | 10 | |
| 1 | 2 | 3 | 4 | 5 | 6 | 7 | 8 | 9 | 10 | 11 |
| 3 | 0,071 | 0,14 | 0,21 | 0,26 | 0,35 | 0,42 | 0,49 | 0,57 | 0,64 | 0,71 |
| 4 | 0,126 | 0,25 | 0,36 | 0,50 | 0,63 | 0,76 | 0,88 | 1,01 | 1,13 | 1,26 |
| 5 | 0,196 | 0,39 | 0,59 | 0,79 | 0,98 | 1,18 | 1,37 | 1,57 | 1,77 | 1,96 |
| 6 | 0,283 | 0,57 | 0,86 | 1,13 | 1,42 | 1,70 | 1,98 | 2,26 | 2,55 | 2,83 |
| 7 | 0,385 | 0,77 | 1,15 | 1,54 | 1,92 | 2,31 | 2,69 | 3,08 | 3,46 | 3,85 |
| 8 | 0,503 | 1,01 | 1,51 | 2,01 | 2,51 | 3,02 | 3,52 | 4,02 | 4,53 | 5,03 |
| 9 | 0,636 | 1,27 | 1,91 | 2,54 | 3,18 | 3,82 | 4,45 | 5,09 | 5,72 | 6,36 |
| 10 | 0,789 | 1,57 | 2,36 | 3,14 | 3,93 | 4,71 | 5,50 | 6,28 | 7,07 | 7,85 |
| 12 | 1,131 | 2,26 | 3,39 | 4,52 | 5,65 | 6,79 | 7,92 | 9,05 | 10,18 | 11,31 |
| 14 | 1,539 | 3,08 | 4,62 | 6,16 | 7,69 | 9,23 | 10,77 | 12,31 | 13,85 | 15,39 |
| 16 | 2,011 | 4,02 | 6,03 | 8,04 | 10,05 | 12,06 | 14,07 | 16,08 | 18,10 | 20,11 |
| 18 | 2,545 | 5,09 | 7,63 | 10,18 | 12,72 | 15,27 | 17,81 | 20,36 | 22,90 | 25,45 |
| 20 | 3,142 | 6,28 | 9,41 | 12,56 | 15,71 | 18,85 | 21,99 | 25,14 | 28,28 | 31,42 |
| 22 | 3,801 | 7,60 | 11,40 | 15,20 | 19,00 | 22,81 | 26,61 | 30,41 | 34,21 | 38,01 |
| 25 | 4,909 | 9,82 | 14,73 | 19,63 | 24,54 | 29,45 | 34,36 | 39,27 | 44,03 | 49,09 |
| 28 | 6,158 | 12,32 | 18,47 | 24,63 | 30,79 | 36,95 | 43,10 | 49,26 | 55,42 | 61,58 |
| 32 | 8,042 | 16,08 | 24,13 | 32,17 | 40,21 | 48,25 | 56,30 | 64,34 | 72,38 | 80,42 |
| 36 | 10,18 | 20,36 | 30,54 | 40,72 | 50,90 | 61,08 | 71,26 | 81,44 | 91,62 | 101,8 |
| 40 | 12,56 | 25,12 | 37,68 | 50,24 | 62,80 | 75,36 | 87,92 | 100,4 | 113,0 | 125,6 |















