168715 (582687), страница 3
Текст из файла (страница 3)
Ниже рассмотрены принципы основных методов, технологические схемы обработки и теория расчета процессов и сооружений.
Усреднение сточных вод
Для усреднения (выравнивания) концентрации сточных вод их взаимодействием применяют пруды и специальные резервуары-усреднители.
Резервуары-усреднители имеют относительно большую емкость; усреднение сточной жидкости достигают перемешиванием вновь поступающих ее порций с водой пруда. Эффективность усреднения, зависящая от струйности потока воды в пруде, ветровых течений, колебания температуры воды и т. п., недостаточно высока.
Усреднение в разервуарах-усреднителях достигают принудительным перемешиванием вновь поступающей сточной жидкости с содержанием резервуара. Перемешивание происходит из-за усиленной струйности потока, создаваемой путем устройства перегородок в резервуаре или механизированными мешалками (рис. 1); вместо мешалок нередко используется сжатый воздух.
Полной автоматичностью работы и отсутствием механизмов для перемешивания отличаются усреднители, действующие по принципу дифференцирования потока.
Рис. 1. Механизированная мешалка
1—подача сточной воды; 2 — выпуск сточной 3 — выпуск осадка
Усреднители проектируют прямоугольной или круглой формы.
Емкость и размеры усреднителей определяют на основании данных о колебании концентрации усредняемого стока и требуемой степени усреднения.
Рис. 2. Круглый усреднитель концентраций сточных вод
1 — подача сточной воды; 2 — распределительный лоток; 3 — глухая перегородка; 4 — продольные или кольцевые перегородки; 5 — сборные желоба; 6 — отвод сточной воды
Изменение концентрации производственных сточных вод имеет цикличный характер или является незакономерным. В первом случае средняя концентрация стока за один цикл соответствует средней концентрации его за сутки, а расчетная продолжительность усреднения равна продолжительности одного цикла.
При отсутствии цикличности в изменении концентрации усредняемого стока расчет ведут по наиболее неблагоприятному участку графика изменения концентрации.
В практических условиях чаще всего приходится исходить не из средней концентрации сточных вод за какой-то период времени, а из максимально допустимой ее величины, обусловленной теми или иными требованиями. Роль усреднителя в этих случаях сводится к сглаживанию «пик» концентрации; его емкость получается значительно меньше, чем в случаях необходимости обеспечивать среднюю концентрацию сточных вод.
При усреднении сточных вод, содержащих значительные количества взвешенных веществ, и недопустимости выпадения их в усреднителе расчетные скорости в коридорах должны быть не меньше скорости в подводящем сточную воду канале. При отсутствии возможности обеспечить такие скорости следует предусматривать меры по взмучиванию осадка (например, подачу сжатого воздуха).
Для обеспечения равномерного распределения сточной жидкости по всей глубине усреднителей необходимо предусматривать специальные распределительные устройства. Строительный материал для усреднителей выбирают с учетом химического состава сточных вод.
Механическая очистка
А. Отстаивание
Исходными материалами для расчета отстойников служат данные о расходе сточной жидкости, скорости осаждения (гидравлической крупности) или всплывания содержащихся в ней механических примесей, удельном весе механических примесей, а также данные " плотности воды.
Основная масса воды в отстойниках с подвижными водораспределительными и водосборными устройствами находится в покое, поэтому осаждение взвешенных веществ в них происходит с той же скоростью, что и в лабораторных условиях.
Подача воды в отстойник и отвод осветленной воды производятся при помощи свободно вращающегося лотка, разделенного продольной перегородкой на две части.
Щелевое днище выполнено в виде жалюзийной решетки, сквозь щели которой проваливаются тяжелые, влекомые по дну частицы.
Струенаправляющие лопатки водораспределительной решетки имеют обтекаемую форму и могут быть повернуты на любой угол; размещаются они таким образом, чтобы продолжительность пребывания отдельных струй в отстойнике практически была одинаковой; допускается равномерное размещение лопаток.
Водосбросный лоток имеет водонепроницаемые стенки и днище. Из лотка вода отсасывается сифоном в отводной наружный желоб. Сифон снабжен регулятором расхода (дроссельным клапаном), связанным системой рычагов с поплавком.
Этот вариант отвода отстоянной воды может быть применен при реконструкции существующих радиальных отстойников. Для вновь строящихся сооружений более рационально отводить осветленную жидкость по лотку в центр отстойника, оттуда — трубой под днище и далее дюкером за пределы сооружения.
Б. Осаждение взвешенных веществ в гидроциклонах
Сточные воды могут быть очищены от грубых тяжелых примесей в гидроциклонах.
В настоящее время применяют циклоны диаметром до 0,35 м и производительностью от 90 до 130 м2/ч по воде.
В. Флотация
Флотация в ряде случаев может заменить отстаивание.
Диспергирование воздуха в обрабатываемой жидкости может быть осуществлено при помощи пористых пластин, подачей воздуха во всасывающую трубу насосов созданием пересыщенного раствора воздуха (напорная флотация), при помощи механических импеллерных машин и путем подачи воздуха через сопла малого диаметра (пневматическая флотация).
Пористые пластины, как правило, необратимо засоряются, что приводит к повышению давления перед пластинами и их разрушению.
Подача воздуха во всасывающую трубу насоса производится от компрессора или при помощи эжектора Образовавшаяся в насосе смесь воды и воздуха подается в открытую емкость (горизонтальный отстойник) где пузырьки воздуха, всплывая на поверхность, флотируют из воды механические примеси; очищенная вода и пена с извлеченными из воды примесями удаляются раздельно.
Недостатком этого метода флотации является трудность точного регулирования подачи воздуха. Небольшое (~10%) его превышение против расчетного нарушает нормальную работу насоса; заниженное количество воздуха ухудшает эффект флотации.
Колесо насоса диспергирует воздух в основном на относительно крупные пузырьки; это делает приведенный метод недостаточно эффективным, особенно при флотации мелких частиц.
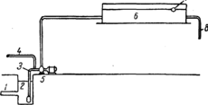
Схема флотационной установки по этому методу показана на рис. 3
Рис. 3. Схема флотационной установки при подаче воздуха во всасывающую трубу насоса.
1 — трубопровод сточной воды; 2 — приемный холодей; 3 — всасывающая труба; 4 — воздухопровод; 5 — насос; б—открытая емкость; 7—труба для сбора пены; ^—трубопровод очищенной воды
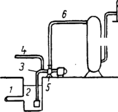
Флотация пузырьками воздуха, выделяющимися из его пересыщенного раствора, является более эффективной. Пересыщенный раствор воздуха создают либо выдерживанием смеси воды с воздухом под давлением (рис. 4), либо под достаточно глубоким вакуумом.
Рис. 4. Схема флотационной установки с выделением воздуха из раствора
1 — трубопровод сточной воды: 2 — приемный колодец; 3—всасывающая труба насоса; 4—воздухопровод; 5 — насос; 6 и 8 — напорные трубопроводы; 7 — напорный резервуар; 9—открытая емкость; 10—труба для сбора пены; 11 — трубопровод очищенной воды.
Первый способ создания пересыщенного раствора воздуха имеет преимущества перед вторым, так как он позволяет регулировать степень пересыщения, подбирая ее в соответствии с требуемым эффектом флотации.
Как и по приведенному выше методу флотации, пересыщенная воздухом вода подается в открытый резервуар-отстойник, где вследствие снижения давления до атмосферного происходят бурное воздухоотделение и флотация нерастворимых примесей.
Растворимость газа в воде зависит от температуры. давления и продолжительности насыщения. Температура поступающих на флотационные установки сточных вод практически не поддается регулированию, давлении же и продолжительность насыщения могут быть изменяемы в желаемых пределах.
Г. Фильтрование
Фильтрование применяют при очистке воды от содержащихся в ней грубодисперсных примесей, а также масел и смол. В качестве фильтрующего материала применяют пористые и сыпучие материалы (песок, антрацитовую крошку, кокс, бурый уголь, торф и др.), а также металлические сетки и различные ткани (в том числе ткани из искусственного волокна). В практике различают следующие способы фильтрования: безнапорное, напорное и фильтрование под вакуумом.
Наиболее распространенными являются сетчатые и тканевые фильтры; их применяют для удаления из воды взвешенных веществ, а также для обезвоживания осадка. Эти фильтры, преимущественно вакуумные, получили распространение на предприятиях целлюлозно-бумажной промышленности (фильтры Вако, Кинцле).
Фильтры из пористых материалов применяют в основном для задержания масел, смол и мелких нерастворенных примесей.
Химическая очистка производится несколькими способами:
- Нейтрализация сточных вод (3 способа):
-
Фильтрационный способ (при помощи вертикальных или горизонтальных фильтров)
-
Реагентный способ (нейтрализуют сточную воду реагентами)
-
Способ использования нейтрализующей способности водоема.
-
Обезвреживание сточных вод, содержащих токсичные компоненты
-
Извлечение хрома и кадмия
-
Извлечение меди
-
Извлечение свинца
-
Извлечение фтора
-
Удаление цианитов.
Существует несколько физико-химических методов очистки сточных вод:
-
Экстракция. Экстракционный метод очистки сточных вод основан на том, что при тщательном перемешивании двух взаимно нерастворимых жидкостей (например воды и бензола) всякое иное вещество, находящееся в растворе, распределиться между ними соответственно своей растворимости в этих жидкостях.
-
Эвапорация. Выпаривание применяют при очистке сточных вод от летучих с водяным паром органических веществ в периодически действующих аппаратах или непрерывно действующих дистилляционных колоннах.
-
Аэрация. Физико-химическая сущность очистки сточных вод методом аэрации заключается в окислении содержащихся в них примесей кислородом воздуха, а также в переходе растворенных летучих веществ в газовую фазу.
-
Выпаривание. Выпаривание сточных вод применяют для увеличения концентрации содержащихся в ней солей и ускорения последующей кристаллизации.
-
Кристаллизация. Очистка сточных вод методом кристаллизации основана на выделении из сточной жидкости кристаллов загрязняющего ее вещества, образующихся при естественном или искусственном ускорении испарения жидкости.
-
Адсорбция. Очистка сточных вод методом адсорбции осуществляется двумя путями: 1) введением в очищаемую сточную жидкость определенных количеств сорбента с последующим перемешиванием и отстаиванием; 2) фильтрование воды через слой сорбента.
Биологическая очистка, а чаще доочистка сточных вод производится на локальных или общегородских очистных сооружениях.
Список использованной литературы
-
Дитяча енциклопедія В.У Тесль. «На перехрестях екології». М.:Думка, 1985.
-
Кэррингтон Р.; Біологія моря; Ленінград; 1966 рік
-
АК Бубнов А.Ю., Михайлов М.К. «Управляем ли мы процессом урбанизации?», М. 1995
-
Справочник проектировщика. Канализация населенных мест и промышленных предприятий, Под ред. Г.М. Федоровского, М. – 1963.
-
Справочник инженера-химика. В 2-х томах. Том второй. Под.ред Н.М. Жаворонкова, Л. «Химия», - 1969.
















