125094 (577820), страница 4
Текст из файла (страница 4)
При зварюванні цими дротами застосовують як флюси прожарену буру або газоподібний флюс БМ-1. Зварювання з застосуванням дротів даних марок дає чисту зварювальну ванну, щільний безпористий шов і незначне виділення парів цинку, що зменшує шкідливість процесу зварювання латуні. Полум'я застосовують окислювальне з надлишком 30—40% кисню в суміші.
Таблиця 4 Склади латунного дроту для зварювання латуні
| Компоненти | Вміст трьох марок дроту, % | ||
| ЛК62-05 | ЛО60-1 | ЛОК59-1-03 | |
| Мідь | 60,5—33,5 | 59,0—61,0 | 58,0—60,0 |
| Кремній | 0,3—0,7 | — | 0,2—0,4 |
| Олово | — | 1-1,5 | 0,7—1,1 |
| Цинк | Решта | ||
Для зварювання латуні Л62, Л68 і ін. ВНДІавтогенма-шем розроблений також самофлюсуючий присадний дріт ЛКБ062-02-004-05, який містить, %: міді 60,5—63,5; кремнію 0,15—0,2; бору 0,03—0,07; олова 0,4—0,6; решта — цинк. Кремній і олово, які входять до складу дроту, е розкислювачами, а бор виконує функцію флюсу. При зварюванні латуні цим дротом втрати цинку практично відсутні, продуктивність зварювання підвищується, а застосування додаткового флюсу не потрібне.
Після зварювання латуні шов для підвищення щільності і міцності іноді проковують, загладжуючи підсилення врівень з основним металом. Якщо латунь містить менше 60% міді, проковку можна провадити при 650°С ; при вмісті міді більше 60% — в холодному стані.
Після проковування застосовують відпалювання при 600—650°С з наступним повільним охолодженням. Це робить метал шва дрібнозернистим і знищує вплив наклепу. Відпалювання при температурі понад 650°С не допускається, бо при цьому можливе часткове випаровування цинку. Для латунних зварних виробів застосовують також відпалювання при температурі 260—280°С, яке не змінює структури металу, але знищує залишкові внутрішні напруги в латуні, що оберігає її від наступного розтріскування.
Білі пари окису цинку, що виділяються при зварюванні латуні, шкідливі для організму. Тому при зварюванні латуні звичайним дротом треба користуватися захисною маскою (респіратором) і забезпечувати посилену вентиляцію місця зварювання, споруджуючи місцеві вентиляційні відсмоктувачі. Припустима концентрація цинку в навколишньому повітрі при зварюванні не повинна перевищувати 0,005 мг/дм3. При зварюванні латуні найкращі результати дає розроблений ВНДІавтогенмашем газоподібний флюс БМ-1 з пари леткої борорганічної рідини. Ця рідина являє собою суміш 25% метилового спирту (СН3ОН) і 75% метилборату В(СН3О)3. Можна застосовувати також флюс, що складається з самого метилборату. Перед надходженням у пальник ацетилен проходить через рідкий флюс, що заповнює посудину — флюсоживильник, де ацетилен насичується парою рідкого флюсу і далі надходить у пальник. Пара флюсу надходить у зварювальне полум'я, де метилборат згоряє за реакцією
2В (СН3О)3 + 9О2 = В2О3 + 6СО2 + 9Н2О.
Борний ангідрид В2О3 утворює в полум'ї летку борну кислоту (Н2ВО3), яка осаджується на вироби і знову розкладається, утворюючи борний ангідрид, що є флюсуючою речовиною. Метиловий спирт, що міститься в рідині, повністю згоряє в полум'ї без утворення будь-яких шкідливих для процесу зварювання сполук. Витрата флюсу БМ-1 для одержання наплавленого металу доброї якості становить близько 70 г на 1 л3 ацетилену.
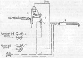
Газофлюсове зварювання латуні з флюсом БМ-1 дає можливість значно підвищити продуктивність, забезпечує одержання щільного безпористого металу шва без проковування з границею міцності до 38 кГ/мм2, кутом загину 180°, ударною в'язкістю 15 кг ∙ м/см2. Випаровування цинку не відбувається і склад шва залишається попереднім, що відповідає складу, проміжному між основним і присадним металом, залежно від розміру участі кожного з них в утворенні металу шва. Поверхня шва виходить чистою від окислів і шлаків, незначний наліт яких легко усувається протиранням ганчіркою. Значно спрощується і поліпшується процес виконання багатошарових швів. Флюс БМ-1 придатний для зварювання латуней всіх марок як дротом, що містить, так і тим, що не містить кремнію. Полум'я при зварюванні з флюсом БМ-1 може мати надлишок кисню від 10 до 40%. Схема установки для зварювання з флюсом БМ-1 наведена на рис. 2. Оскільки до складу флюсу БМ-1 входить метиловий спирт, роботи по заповненню, випорожненню і промиванню флюсоживильника, а також переливанню флюсуючої рідини треба виконувати під місцевою витяжною вентиляцією в гумовому фартусі і гумових рукавицях, які після роботи треба старанно промити протічною водою. В разі потрапляння флюсу БМ-1 на шкіру, одяг, підлогу, стіл і інші речі в приміщенні треба змити його водою (не менше ніж 10-кратним об'ємом води), провітрити приміщення, а одяг зняти. При роботі з полум'ям, що містить флюс БМ-1, зварник повинен захищати очі окулярами з жовто-зеленими стеклами-світлофільтрами марок ГС-4—ГС-7, що забезпечують захист від ультрафіолетових променів.
Рис. 2. Схема установки для зварювання з газоподібним флюсом при живленні ацетиленом від балона (а) та від ацетиленового генератора (б) ;
1 — балон з ацетиленом; 2 — флюсоживильник; 3 — пальник: 4 — балон з киснем; 5 — ацетиленовий редуктор; 6 — кисневий редуктор; 7 — ацетиленовий генератор; 8 — осушник.
Для зварювання товстої латуні (40 мм і більше) ВНДІавтогенмаш розробив спосіб порошкового газофлюсового зварювання. Суть способу полягає в тому, що зварювання провадять пальником, в полум'я якого з допомогою струменя азоту або осушеного повітря безперервно подається дозована кількість порошкоподібного флюсу з бачка флюсоживильника. Пальник має водяне охолодження, що дає можливість працювати у важких умовах, при сильному нагріві мундштука. Схему установки показано на рис. 4. Як флюс використовують при цьому незневоднену буру, оскільки зневоднену (плавлену) буру дуже видуває полум'ям і через те застосовувати її недоцільно. Витрата флюсу дорівнює 2 г/кг розплавленого металу. При зварюванні латуні ЛЖМц завтовшки 40 мм дістають щільний, добре розкислений метал шва з границею міцності 42 кГ/мм2 і відносним видовженням 34%.
Рис. 4. Схема установки для порошкового газо флюсового зварювання: 1 — установка для подавання флюсу; 2, 3 — відповідно ацетиленовий та кисневий постові редуктори; 4 — трійник; 5 — блокувальний клапан; 6 — пальник.
Зварювання бронзи. Газове зварювання застосовують при ремонті литих виробів з бронзи, наплавлянні шатром антифрикційних бронзових сплавів на поверхні деталей, що працюють на тертя. В разі необхідності зварювання і наплавлення бронз провадять з підігріванням до 450° С. Підігрівання необхідне для запобігання тріщинам. В нагрітому стані підвищується крихкість бронз, тому при зварюванні виріб треба добре закріплювати; зварювання провадять нижнім швом, прагнучи не допустити поштовхів і ударів по деталі.
Зварювальне полум'я повинно мати відновний характер, оскільки при окислювальному полум'ї збільшується вигоряння із бронзи олова, кремнію, алюмінію. Окисли, що утворюються, утруднюють зварювання, шов виходить пористим з включеннями шлаків. Щоб не перегрівати метал, полум'я тримають на такій самій відстані від зварювальної ванни, як при зварюванні латуні. Як присадний матеріал використовують прутки або дріт, близькі за складом до зварюваного металу. Для розкислення у присадний дріт вводять до 0,4% кремнію. Потужність полум'я мусить бути 100—150 дм3/год ацетилену на 1 мм товщини основного металу.
Для захисту металу від окислення і видалення окислів у шлаки застосовують флюси тих самих складів, що й при зварюванні міді і латуні. Для алюмінієвих бронз застосовують флюси, що містять хлористі і фтористі сполуки натрію, барію, калію і літію, тих самих складів, що й для алюмінію.
Після зварювання деталі піддають відпалюванню при 750° С і наступному охолодженню у воді. Проковуванню після зварювання піддають тільки прокатну бронзу, але не литу. При газовому зварюванні бронзи можна одержувати наплавлений метал з границею міцності до 30 кГ/лш2,
6. Зварювання алюмінію І його сплавів
Алюміній і його сплави добре зварюються газовим зварюванням. Особливість зварювання алюмінію і його сплавів полягає в утворенні плівки дуже тугоплавкого (tпл понад 2060° С) окису алюмінію (А12Оз), яка розміщується на поверхні рідкого металу зварювальної ванни. Ця плівка окису заважає сплавлянню частинок металу і повинна видалятися з допомогою флюсу.
Газове зварювання алюмінієвих сплавів найдоцільніше застосовувати для товщини від 1 до 5 мм. Воно дає добрі результати при правильному виборі режиму зварювання, наявності навичок у зварника і застосуванні флюсів, які добре розчиняють окис алюмінію.
Особливе значення має правильний вибір потужності полум'я, оскільки плівка окису алюмінію повністю закриває зварювальну ванну і заважає зварнику контролювати початок розплавлення металу. При занадто потужному полум'ї цього моменту можна не помітити і тоді в даному місці утворюється наскрізне проплавляння металу, яке важко виправити. Залежно від товщини металу потужність полум'я при зварюванні алюмінію і його сплавів повинна бути:
| Товщина металу, мм | 0,5—0,8 | 1 | 1,2 | 1,5—2 | 3—4 |
| Витрата ацетилену, дм3 /год | 50 | 75 | 75—100 | 150—300 | 300—500 |
Флюс наносять на кромки і дріт у вигляді пасти або порошку. Склад флюсів наведено в табл. 5.
Таблиця 5 Склад флюсів для зварювання алюмінію і його сплавів
| Марка флюсу | Склад, % | Призначення |
| АФ-44, реактивний "ч" технічний, АМТУ 219-60 | Хлористий калій 55 Хлористий натрій 28 Хлористий літій 14 Фтористий натрій 3 | Для газового зварювання алюмінію і алюмінієвих сплавів |
| АН-А201, реактивний "ч" ТУ 17-61 | Хлористий літій 15 Фтористий літій 15 Хлористий барій 70 | Для газового зварювання алюмінієво-магнієвих сплавів |
| АН-4А, реактивний "ч" ТУ 20-61 | Фтористий літій 30 Фтористий натрій 70 | Те саме |
| ВАМИ, технічний ТУ 18-61 | Хлористий калій 50 Хлористий натрій 30 Кріоліт 20 | Для газового зварювання алюмінію і алюмінієвих сплавів |
| КМ-1, технічний | Хлористий калій 45 Хлористий натрій 20 Хлористий барій 20 Фтористий натрій 15 | Для газового зварювання жил алюмінієвого кабеля |
| ВФ-156 (ВФС-1), реактивний "ч" ТУ 21-62 | Фтористий магній 24,8 Фтористий барій 33,8 Фтористий літій 19,0 Фтористий кальцій 14,8 Окис магнію 4,8 Кріоліт 2,8 | Для газового зварювання легких сплавів на магнієвій основі |
Хлористі солі, що входять до складу флюсу, наприклад, літію, віднімають кисень від окису алюмінію, утворюючи хлористий алюміній за реакцією:
6LіCl + Аl2О3 = 2АlСl3 + 3Li2O.
Фтористі сполуки розчиняють в розплавленому стані окис алюмінію. Всі флюси для зварювання алюмінію, особливо ті, що містять сполуки літію, гігроскопічні, тобто дуже поглинають вологу, і тому повинні зберігатися в банках, що герметично закриваються, невеликими порціями відповідно до фактичної витрати флюсу на зварювання. Залишки флюсу спричинюють корозію шва, тому їх необхідно видаляти промиванням у гарячій воді. Для утворення захисної плівки на поверхні шва його промивають протягом 5 хв 5%-ним розчином азотної кислоти з добавлянням 2% хромпіку.
















