Бабичева Алина Александровна 2016г. (1207424), страница 12
Текст из файла (страница 12)
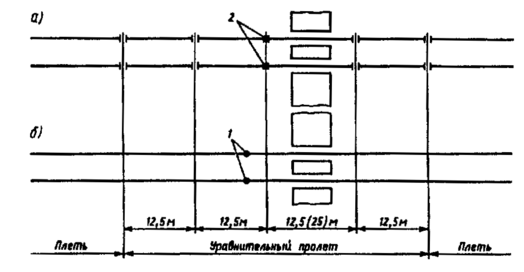
Не допускается расположение стыков в пределах переездного настила. Схема расположения уравнительных рельсов на переезде показана на рисунке 4.2.
Рисунок - 4.2. Схемы расположения уравнительного пролета на переезде:
а - со сборными изолирующими стыками; б - с высокопрочными изолирующими стыками: 1 - высокопрочный изолирующий стык; 2 - сборный изолирующий стык
Конструкция промежуточных рельсовых скреплений должна обеспечивать достаточное сопротивление продольному перемещению плетей (25-30 кН/м), стабильность ширины колеи, возможность быстрого закрепления плетей на шпалах при укладке и освобождения их при разрядке напряжений, ремонтах пути и замене плетей.
Бесстыковой путь укладывается на мостах с ездой на балласте и на мостах с безбалластным мостовым полотном.
На железобетонных мостах с ездой на балласте с балочными пролетными строениями длиной до 33,6 м и арочными бесстыковой путь укладывается без ограничения суммарных длин пролетных строений.
В качестве скреплений на мостах с ездой на балласте с железобетонными балочными и арочными пролетными строениями применяются подкладочные скрепления с упругими, а при их отсутствии - с жесткими клеммами.
На мостах с ездой на балласте и подходах к ним (в пределах челноков) применяются специальные мостовые железобетонные шпалы с отверстиями для крепления контруголков уложенные по эпюре 2000 шт./км.
Контруголки укладывают на мостах, имеющих полную длину более 50 м. На путепроводах контруголки укладывают при полной длине путепровода более 25 м. Контруголки должны иметь сечение 160´160´16 мм.
Ширина плеча балластной призмы на мостах должна быть, как правило, не менее 25 см. Ширина плеча может быть уменьшена, если подошва шпалы на мосту расположена ниже верха бортов балластного корыта не менее чем на 10 см.
В качестве балласта на мостах и подходах применяется щебень из твердых пород. Находящийся в эксплуатации асбестовый балласт при плановом капитальном ремонте пути должен быть заменен на щебеночный.
Бесстыковой путь в тоннелях устраивают так же, как и за пределами тоннеля. Температуры закрепления плетей при этом устанавливают как для открытых участков. В тоннелях длиной более 300 м при расположении плетей полностью внутри тоннеля расчетную амплитуду температур рельсов принимают на 20 °С меньше, чем вне тоннеля.
Рельсовые плети в тоннелях длиной более 300 м и на подходах к ним свариваются электроконтактным способом машиной ПРСМ на длину блок-участков, по границам которых устраиваются изолирующие стыки повышенной прочности.
В тоннелях бесстыковой путь может быть как с балластным, так и с безбалластным основанием. Балласт в тоннелях, как и на подходах к ним, должен быть щебеночным из камня твердых пород. Толщина балластного слоя под шпалой - не менее 35 см.
Перевозка плетей бесстыкового пути длиной до 800 м, изготовленных в стационарных РСП, осуществляется на специальном составе в соответствии с Типовой технологической картой выгрузки рельсовых плетей длиной 800 метров.
Погрузка плетей с продольной надвижкой на ролики спецсостава выполняется или непосредственно с поточной линии РСП или со склада готовой продукции на подъездном пути, являющемся продолжением поточной линии. При погрузке сваренных плетей на состав следует оберегать их от изгиба, скручивания и ударов.
Для закрепления на спецсоставе и стаскивания с него плетей по обоим их концам должны быть просверлены отверстия диаметром 30 мм на расстоянии 100 мм от торца плети или типовые отверстия под стыковые болты.
Замена инвентарных рельсов на сварные плети или смена плетей производится в «окно». При подготовительных работах до «окна» допускается частичное снятие клемм на инвентарных рельсах (или сменяемых плетях), при этом рельсы (или плети) должны оставаться закрепленными на всех предстыковых шпалах и на каждой третьей шпале при пропуске поездов со скоростями от 26 до 60 км/ч, на каждой шестой - до 25 км/ч.
Надвигать плеть на подкладки следует, начиная с одного конца плети, совместно со сболченными с ней уравнительными рельсами и с вваренными изолирующими стыками, если они требуются по проекту. Предпочтительна такая организация работы, при которой последовательно одну за другой сменяют несколько плетей (совместно с уравнительными рельсами и изолирующими стыками), число которых определяется продолжительностью предоставленного «окна» и достигнутым темпом работ. При надвижке следует тщательно следить за правильным положением прокладок.
Для облегчения надвижки и выправки в плане плетей, укладываемых в кривых, можно пользоваться ударными или гидравлическими приборами, локомотивами или другими средствами принудительного продольного перемещения участков плети.
Изготовление и укладка длинных плетей могут быть выполнены одним из четырех способов:
1) сваркой внутри колеи способом предварительного изгиба коротких плетей в плети длиной до блок-участка с последующей надвижкой их на подкладки;
2) укладкой на подкладки и приведением к оптимальной температуре коротких плетей с последующей сваркой в длинную;
3) сваркой с предварительным изгибом плетей, надвигаемых на подкладки во время «окна»;
4) сваркой с предварительным изгибом эксплуатируемых плетей.
С момента закрепления плетей при укладке должен быть организован постоянный контроль за усилием затяжки гаек клеммных и закладных болтов и за продольными подвижками (угоном) плетей.
При укладке на путях 1-2-го классов и внеклассных стрелочных переводов на железобетонных брусьях рельсовые стыки в пределах этих переводов должны быть, как правило, сварены, а изолирующие стыки в пределах переводной кривой должны иметь утвержденную конструкцию.
Следует стремиться к сварке переводов с примыкающими к ним рельсовыми плетями бесстыкового пути.
Технические условия и технологии сварки рельсов в пределах стрелочных переводов, сварки их с примыкающими плетями, конструкция пути на подходах к крестовинам с подвижным сердечником и конструкция изолирующих стыков в таких переводах должны быть утверждены ОАО «РЖД».
Укладке плетей бесстыкового пути должен предшествовать усиленный капитальный ремонт пути, выполняемый в соответствии с требованиями Технических условий на работы по реконструкции (модернизации), ремонту и планово-предупредительной выправке пути.
Сварка вывезенных на перегон коротких плетей в длинные должна производиться, как правило, в одно «окно» с их укладкой или до укладки.
На период действия низких температур воздуха на участках бесстыкового пути должен производиться дополнительный дефектоскопный контроль рельсовых плетей, а также контроль состояния рельсовых стыков в соответствии с графиком, утвержденным начальником дистанции пути. Особое внимание при дефектоскопном контроле следует обращать на состояние сварных стыков.
При температурах ниже -30°С контроль осуществляется магнитными дефектоскопами. При контроле состояния стыков необходимо измерять стыковые зазоры. Если величины их близки к максимальным и ожидается дальнейшее понижение температуры, необходимо заменить уравнительные рельсы, примыкающие к концам плетей, на удлиненные и затянуть гайки клеммных и стыковых болтов. С наступлением положительных температур удлиненные уравнительные рельсы должны быть заменены на рельсы длиной 12,5 м [17].
На участках с глубиной смятия в зоне сварного стыка от 1 до 2 мм скорость движения поездов в зимний период должна быть ограничена: пассажирских поездов - до 100 км/ч, грузовых - до 70 км/ч; с глубиной смятия от 2 до 3 мм - до 60 км/ч, а при глубине смятия более 3 мм сварной стык должен быть вырезан, а вместо него вварен новый рельс. До вырезки сварного стыка скорость движения поездов должна быть ограничена до 40 км/ч.
4.2 Определение интервалов закрепления, построение плана раскладки плетей
Для определения возможности применения бесстыкового пути температурно – напряженного типа в конкретных эксплуатационных и климатических условиях рассчитывается допускаемая амплитуда колебания температур рельсовой плети
и сравнивается с расчетной годовой амплитудой температуры рельсов
=105˚С.
, (4.1)
где
- минимальный интервал температур, в котором окончательно закрепляются плети (по условиям производства работ
=10˚С, этот интервал может быть меньше
=5˚С, если закрепление плетей производится в период медленного изменения температуры рельсов (раннее утро или вечерние часы, пасмурная погода и т.д.);
- соответственно допускаемое повышение температуры рельсовых плетей по сравнению с температурой их закрепления по условию устойчивости пути и допускаемое понижение температуры, определенное условием прочности рельса.
Расчетная амплитуда рельсов
определяется по формуле
, (4.2)
где
- расчетная максимальная температура рельса, т.е. наибольшая температура рельсов, возможная в данном географическом пункте; принимается для открытых участков на
выше температуры воздуха;
- расчетная минимальная температура, т.е. наименьшая температура рельсов, возможная в данном географическом пункте; обычно совпадает с наименьшей температурой воздуха.
Очевидно, что при
- укладка и эксплуатация бесстыкового пути в заданных эксплуатационных и климатических условиях возможна. Если
, то укладывать бесстыковую конструкцию можно, но при условии реализации следующих мероприятий:
- усиления мощности конструкции верхнего строения пути за счет укладки более мощных рельсов или применения рельсов термоупрочненных вместо нетермоупрочненных;
- уположение кривых, если ограничение связано с планом линии;
- уменьшения скорости движения поездов в период действия особо низких температур.
Выбор оптимального из перечисленных мероприятий представляет собой технико – экономическую задачу, которая решается с учетом конкретных эксплуатационных условий.
Бесстыковые плети (в отличие от рельсов стандартной длины) необходимо закреплять на постоянный режим работы пути в определенном температурном интервале (расчетном интервале), определяемом по расчету. Только так можно обеспечить прочность и устойчивость при самых низких
температурах зимой и прочность, и устойчивость при самых высоких температурах рельсов летом
.
Расчетные интервалы закрепления при условии
рассчитываются по следующей формулам
(4.3)
, (4.4)
где
,
- границы расчетного интервала закрепления, т.е. самая низкая и самая высокая температура закрепления, при которых еще можно укладывать и закреплять рельсовые плети;
По расчетам строим температурные интервалы закрепления рельсовых плетей на постоянный режим эксплуатации (рисунок 4.3)
Рисунок 4.3 – Температурные интервалы закрепления рельсовых плетей на постоянный режим эксплуатации














