Выбор баз в условиях отказа от совмещения баз
Вопросы №10-13(11-13 являются частью десятого вопроса)
10. Выбор баз в условиях отказа от совмещения баз
11. Условие наименьшей погрешности при несовмещении баз
12. Правило единой технологической базы
13. Принцип постоянства баз
9.7. Выбор баз в условиях отказа от совмещения баз
В таких условиях погрешность от несовмещения баз становится неизбежной. Выбирая базу, всегда руководствуются одной и той же целью - уменьшить, вредные последствия несовмещения баз. Ниже приводятся некоторые правила и общие положения, которыми пользуются при несовмещении баз.
1. Условие наименьшей погрешности от несовмещения баз. Это самое общее (наиболее широкое) условие, которым руководствуются, выбирая технологическую базу при невозможности совместить ее с конструкторской.
Рекомендуемые материалы
После отказа от совмещения баз нужно использовать в качестве технологической базы ту из поверхностей детали, которая наиболее точно расположена относительно конструкторской базы.
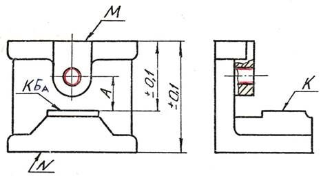
Например, отказываясь использовать в качестве технологической базы в операции обработки отверстия (рис.4) конструкторскую базу (поверхность К), нужно воспользоваться для этой цели поверхностью М ( = 0,2 мм), но не поверхностью N ( = 0,4 мм).

Рис.4.Схемы, поясняющие условие наменьшей погрешности
2. Правило единой технологической базы. Правило состоит в том, что две поверхности - данную и поверхность, являющуюся по отношению к ней конструкторской базой – обрабатывают, пользуясь единой (одной и той же) установочной базой.
Правило учитывает одну из общих закономерностей образования погрешностей в условиях несовмещения баз. Она состоит в том, что в случае обработки двух любых поверхностей детали на разных технологических базах, погрешность взаимного положения обработанных поверхностей, получается большей, чем после обработки их на одной базе, на величину погрешности взаимного расположения баз. Отсюда следует, что для получения наименьшей погрешности от несовмещения баз в размере, связывающем поверхности, необходимо обе их обрабатывать относительно единой базы.

Рис.5.К понятию единой технологической базы
Рекомендуем посмотреть лекцию "Сегментация рынка".
Применение правила единой технологической базы рассмотрим на примере обработки поверхностей А и В кронштейна аэрофотоаппарата (рис.5а), на котором конструктором оговорена параллельность этих поверхностей. Принцип совмещения баз диктует, например, такую последовательность обработки: обрабатывается поверхность А, затем поверхность В на базе А. Однако такая схема обработки потребует приспособления, в котором поверхность А детали надо подводить снизу к установочным элементам приспособления, что усложняет его конструкцию. В условиях отказа от совмещения баз можно предложит два варианта обработки поверхностей А и В: на разных базах (рис.5б и 5в) в две операции и на единой базе (рис.5г и 5д) тоже в две операции. При равных условиях точность обработки по второму варианту будет выше, чем по первому. на величину δ допуска размера "С", соединяющего базы детали.
3. Принцип постоянства технологической базы. В наиболее полной форме принцип состоит в том, что обработку всех поверхностей детали выполняют, пользуясь на всех операциях одной и той же (постоянной) технологической базой.
Практически этот принцип применяют только для группы поверхностей в зависимости от конкретных условий, и эффективен он при соблюдении особых требований к точности технологической базы. Принцип оправдывает себя, если выполняется одной из двух условий:
1) обеспечивать на каждой операции погрешность установки постоянной базы, близкую к нулю,
2) допускать погрешность установки как угодно большую, но одинаковую по величине и знаку при каждой новой установке детали (нельзя, например, базировать отверстием по пальцу).
В таких условиях, независимо от числа операций для всех обрабатываемых поверхностей детали, создаются такие же условиях, как если бы все они обрабатывались при одной установке детали (как если бы все исходные размеры стали внутрикомплексными).























