Для студентов по предмету Механика жидкости и газа (МЖГ или Гидравлика)На трубопроводе, по которому движется бензин, установлен пьезометр. После открытия вентиля разница уровней в резервуаре и пьезометре Н=7 м. ОпределиНа трубопроводе, по которому движется бензин, установлен пьезометр. После открытия вентиля разница уровней в резервуаре и пьезометре Н=7 м. Определи
5,00518115
2023-02-092023-02-09СтудИзба
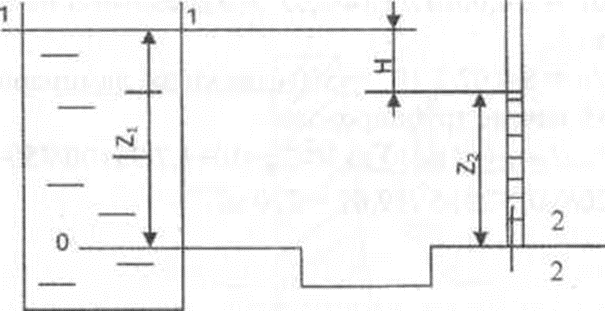
На трубопроводе, по которому движется бензин, установлен пьезометр. После открытия вентиля разница уровней в резервуаре и пьезометре Н=7 м. Определить диаметр трубопровода, если расход Q=40 л/с, длина трубопровода l=40 м, труба стальная, бывшая в у
Описание
На трубопроводе, по которому движется бензин, установлен пьезометр. После открытия вентиля разница уровней в резервуаре и пьезометре Н=7 м. Определить диаметр трубопровода, если расход Q=40 л/с, длина трубопровода l=40 м, труба стальная, бывшая в употреблении (Δ=0,3 мм), температура бензина t=20 °С (ν=0,85 мм2/с). Припять ξвх=0,5;ξк=1,1.
Файлы условия, демо
Характеристики решённой задачи
Программы
Просмотров
1
Качество
Идеальное компьютерное
Размер
42,39 Kb
Список файлов
Задача.docx
