Для студентов по предмету Механика жидкости и газа (МЖГ или Гидравлика)Определить расход воды в горизонтальном трубопроводе переменного сечения, скорость на каждом из его участков и построить пьезометрическую линию, если Определить расход воды в горизонтальном трубопроводе переменного сечения, скорость на каждом из его участков и построить пьезометрическую линию, если
5,00512
2018-03-072024-10-23СтудИзба
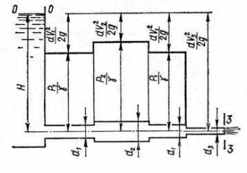
Определить расход воды в горизонтальном трубопроводе переменного сечения, скорость на каждом из его участков и построить пьезометрическую линию, если H=4,2 м, d1=0,15 м, d2=0,25 м и d3=0,2 м.
Описание

В word13 + пьезометрическая линия в компас.
Характеристики решённой задачи
Программы
Просмотров
1010
Качество
Идеальное компьютерное
Размер
267,88 Kb
Список файлов
3.frw
3.jpg
Задача.docx
