Главная » Учебные материалы » Механика жидкости и газа (МЖГ или Гидравлика) » Решения задач » Несколько классов/семестров » Спирт этиловый при μ=0,001095 Па⋅с, ρ=785кг/м3 подается в открытый бак. Коэффициенты гидравлических потерь вентиля ξвент=5,0 длины труб L1=11м, L2=12м, L3=19м, их диаметры d1= d2=110мм, d3=65мм. Абсолютная шероховатость всех труб ΔЭ=0,5мм. Найти расх
Для студентов по предмету Механика жидкости и газа (МЖГ или Гидравлика)Спирт этиловый при μ=0,001095 Па⋅с, ρ=785кг/м3 подается в открытый бак. Коэффициенты гидравлических потерь вентиля ξвент=5,0 длины труб L1=11м, L2=12мСпирт этиловый при μ=0,001095 Па⋅с, ρ=785кг/м3 подается в открытый бак. Коэффициенты гидравлических потерь вентиля ξвент=5,0 длины труб L1=11м, L2=12м
5,00514
2017-11-01СтудИзба

Спирт этиловый при μ=0,001095 Па⋅с, ρ=785кг/м3 подается в открытый бак. Коэффициенты гидравлических потерь вентиля ξвент=5,0 длины труб L1=11м, L2=12м, L3=19м, их диаметры d1= d2=110мм, d3=65мм. Абсолютная шероховатость всех труб ΔЭ=0,5мм. Найти расх

Описание

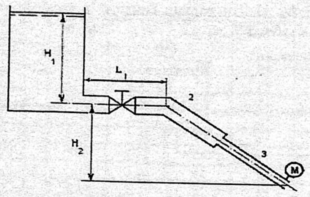
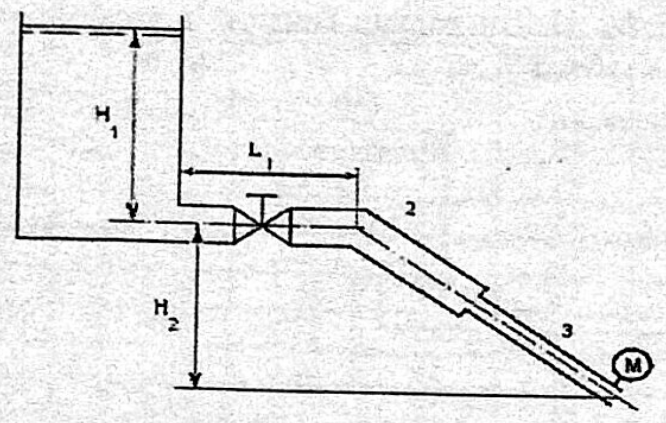
Спирт этиловый при μ=0,001095 Па⋅с, ρ=785кг/м3 подается в открытый бак. Коэффициенты гидравлических потерь вентиля ξвент=5,0 длины труб L1=11м, L2=12м, L3=19м, их диаметры d1= d2=110мм, d3=65мм. Абсолютная шероховатость всех труб ΔЭ=0,5мм. Найти расход спирта. Н1=1,1м, Н2=14м, Рм=3,0ат.

В word13.

Характеристики решённой задачи

Программы
Просмотров
938
Качество
Идеальное компьютерное
Размер
650,57 Kb

Список файлов

17499-14399-1509567119-zadacha.docx
Картинка-подпись

Комментарии

Нет комментариев
Стань первым, кто что-нибудь напишет!
Поделитесь ссылкой:
Цена: 99 руб.
Расширенная гарантия +3 недели гарантии, +10% цены
Рейтинг покупателей
5 из 5
Поделитесь ссылкой:
Сопутствующие материалы
Прямоугольный однородный затвор с размерами L=1,9м на b=2,4м и массой m=120кг может поворачиваться в цилиндрическом шарнире. Найти какую силу F нужно приложить к затвору, чтобы он оставался в равновесии при заданном угле σ=50° и глубине Н=0,75м. Плот
Вода при 5°С (слой глубиной Н=2,4м) вытекает из открытого бака в атмосферу. Заданы коэффициенты гидравлических потерь вентиля ξвент=4,5 и сопла ξс=0,09, длины труб L1=15м, L2=5,0м, L3=L4=12м, их диаметры d1= d2=d3=90мм, d4=120мм, d=35мм – диаметр соп
Определить объем воды и минерального масла в закрытом сосуде по данным пьезометра и индикатора уровня, если D = 0,4 м; a = 0,5 м; b = 1,6 м; ρм = 840 кг/м3; ρв = 1000 кг/м3; g = 10 м/с2.
Модель судна выполнена в масштабе 1:10. Определить при какой скорости в гидроканале должна испытываться модель, чтобы коэффициент сопротивления, вызванный волновыми эффектами, у модели и натуры были одинаковыми. Судно рассчитано на движение со средне
Для определения сопротивления поплавка гидросамолета требуется провести опыт на модели с одновременным соблюдением равенства чисел Рейнольдса и Фруда. В качестве модельной жидкости предполагается выбрать ртуть с плотностью 13600 кг/м3 и вязкостью 1,6
По трубопроводу перекачивается вода (плотность 1000 кг/м3, вязкость 0,001 Па∙с) со средней скоростью 5 м/с. С какой скоростью по данному трубопроводу надо прогонять воздух (плотность 1,23 кг/м3, вязкость 0,0000172 Па∙с), чтобы течения были динамическ

Подобрали для Вас услуги

-30%
-13%
Вы можете использовать решённую задачу для примера, а также можете ссылаться на неё в своей работе. Авторство принадлежит автору работы, поэтому запрещено копировать текст из этой работы для любой публикации, в том числе в свою задачу в учебном заведении, без правильно оформленной ссылки. Читайте как правильно публиковать ссылки в своей работе.
Свежие статьи
Популярно сейчас
А знаете ли Вы, что из года в год задания практически не меняются? Математика, преподаваемая в учебных заведениях, никак не менялась минимум 30 лет. Найдите нужный учебный материал на СтудИзбе!
Ответы на популярные вопросы
Да! Наши авторы собирают и выкладывают те работы, которые сдаются в Вашем учебном заведении ежегодно и уже проверены преподавателями.
Да! У нас любой человек может выложить любую учебную работу и зарабатывать на её продажах! Но каждый учебный материал публикуется только после тщательной проверки администрацией.
Вернём деньги! А если быть более точными, то автору даётся немного времени на исправление, а если не исправит или выйдет время, то вернём деньги в полном объёме!
Да! На равне с готовыми студенческими работами у нас продаются услуги. Цены на услуги видны сразу, то есть Вам нужно только указать параметры и сразу можно оплачивать.
Отзывы студентов
Ставлю 10/10
Все нравится, очень удобный сайт, помогает в учебе. Кроме этого, можно заработать самому, выставляя готовые учебные материалы на продажу здесь. Рейтинги и отзывы на преподавателей очень помогают сориентироваться в начале нового семестра. Спасибо за такую функцию. Ставлю максимальную оценку.
Лучшая платформа для успешной сдачи сессии
Познакомился со СтудИзбой благодаря своему другу, очень нравится интерфейс, количество доступных файлов, цена, в общем, все прекрасно. Даже сам продаю какие-то свои работы.
Студизба ван лав ❤
Очень офигенный сайт для студентов. Много полезных учебных материалов. Пользуюсь студизбой с октября 2021 года. Серьёзных нареканий нет. Хотелось бы, что бы ввели подписочную модель и сделали материалы дешевле 300 рублей в рамках подписки бесплатными.
Отличный сайт
Лично меня всё устраивает - и покупка, и продажа; и цены, и возможность предпросмотра куска файла, и обилие бесплатных файлов (в подборках по авторам, читай, ВУЗам и факультетам). Есть определённые баги, но всё решаемо, да и администраторы реагируют в течение суток.
Маленький отзыв о большом помощнике!
Студизба спасает в те моменты, когда сроки горят, а работ накопилось достаточно. Довольно удобный сайт с простой навигацией и огромным количеством материалов.
Студ. Изба как крупнейший сборник работ для студентов
Тут дофига бывает всего полезного. Печально, что бывают предметы по которым даже одного бесплатного решения нет, но это скорее вопрос к студентам. В остальном всё здорово.
Спасательный островок
Если уже не успеваешь разобраться или застрял на каком-то задание поможет тебе быстро и недорого решить твою проблему.
Всё и так отлично
Всё очень удобно. Особенно круто, что есть система бонусов и можно выводить остатки денег. Очень много качественных бесплатных файлов.
Отзыв о системе "Студизба"
Отличная платформа для распространения работ, востребованных студентами. Хорошо налаженная и качественная работа сайта, огромная база заданий и аудитория.
Отличный помощник
Отличный сайт с кучей полезных файлов, позволяющий найти много методичек / учебников / отзывов о вузах и преподователях.
Отлично помогает студентам в любой момент для решения трудных и незамедлительных задач
Хотелось бы больше конкретной информации о преподавателях. А так в принципе хороший сайт, всегда им пользуюсь и ни разу не было желания прекратить. Хороший сайт для помощи студентам, удобный и приятный интерфейс. Из недостатков можно выделить только отсутствия небольшого количества файлов.
Спасибо за шикарный сайт
Великолепный сайт на котором студент за не большие деньги может найти помощь с дз, проектами курсовыми, лабораторными, а также узнать отзывы на преподавателей и бесплатно скачать пособия.
Популярные преподаватели
Добавляйте материалы
и зарабатывайте!
Продажи идут автоматически
7015
Авторов
на СтудИзбе
261
Средний доход
с одного платного файла
Обучение Подробнее
{user_main_secret_data}