Для студентов ИГЭУ им. Ленина по предмету Электрические аппараты до 1000ВИспытания магнитных пускателей и тепловых релеИспытания магнитных пускателей и тепловых реле
5,00570
2025-03-152025-05-21СтудИзба
Лабораторная работа 1: Испытания магнитных пускателей и тепловых реле
Описание
- 1. Цель лабораторной работы
- 2. Исследование основных режимов работы асинхронного электродвигателя
Исследовать на лабораторном стенде основные режимы работы АД, а именно: пуск АД; остановка АД; перегрузка АД и его защита; короткое замыкание на корпус АД; короткое замыкание в цепи управления магнитного пускателя; защита от понижения напряжения; дополнительная защита от неполнофазного режима работы.
Обратить внимание на работу магнитных пускателей и тепловых реле в конкретном режиме.
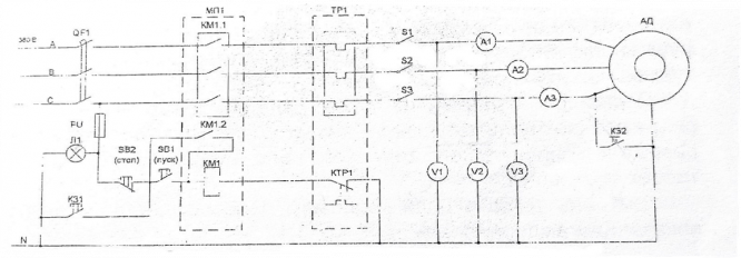
2.2 Электрическая схема управления АД

- 3. Испытания магнитных пускателей
3.3 Принцип работы магнитного пускателя
3.4 Электрическая схема для снятия характеристик магнитного пускателя и теплового реле
3.5 Таблица результатов испытания магнитных пускателей и расчеты
- 4. Испытания тепловых реле
4.2 Устройство теплового реле
4.3 Принцип работы теплового реле
4.4 Таблица результатов испытания теплового реле и оценка разброса экспериментальных точек от полученной кривой
Характеристики лабораторной работы
Учебное заведение
Семестр
Номер задания
Программы
Теги
Просмотров
12
Качество
Идеальное компьютерное
Размер
1,48 Mb
Преподаватели
Список файлов
Испытание магнитных пускателей и тепловых реле.docx

🎓Помощь студентам Ивановских ВУЗов🎓 ❤️ Каждая приобретенная работа служит стимулом для добавления новых материалов и упрощает учебный процесс.