147678 (730542), страница 3
Текст из файла (страница 3)
Порушення герметичності силового циліндра (знос кільця ущільнювача) визначають по усадці штока або поршня під навантаженням — вантажем певної маси або при створенні певного тиску робочої рідини в циліндрі за допомогою насоса гідросистеми.
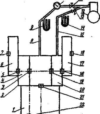
Рис 13.1. Схема визначення прилягання ущільнювача заднього моста гусеничного трактора:
1 - корпус коробки передач; 2 - картер заднього моста; 3, 5, 7 16, 18, 19, 21, 22 -сальникове ущільнення; 4, 10 - правий я лівий відсіки муфт повороту; 6, 17 - кінцеві передачі; 8, 15 - трубопроводи з наконечниками для під'єднування до маслозаливної горловини; 9, 14 - п'єзометри (диференціальні манометри); 10 - датчик; 11, 13 - дроселі; 12 - компресор або балон із стислим повітрям.
Одна з основних умов безвідмовної роботи механізмів силової передачі - надійна герметичність сальникових ущільнень. І. Г. Дингой і В. І. Свентицким розроблений оригінальний метод роздільного визначення полягання ущільнень корпусів, який полягає в наступному.
До маслозаливної горловини порожнини (картера), що діагностується, підключають датчик, через який подають повітря під певним тиском, і по його витраті судять про загальну герметичність ущільнень. Якщо витрата повітря перевищує значення, що допускається, то перевіряють герметичність кожного ущільнення окремо.
Щоб визначити полягання сальникового ущільнення 19 (мал. 1), відділяючого відсік 20 лівої муфти повороту від картера 2 задні мости, в порожнину відсіку 20 подають повітря під тим же тиском, що і в картер 2, при однакових перепадах тиску, контрольованих п'єзометрами 9 і 14. За допомогою датчика 10 в обох порожнинах вимірюють витрату повітря, що подається в картер 2, і по різниці витрат визначають полягання ущільнення 19. Потім, приєднавши трубопровід 15 до відсіку 4 правої муфти повороту, аналогічним чином : перевіряють полягання ущільнення 3 і т.д.
Переваги описаного способу — можливість визначення полягання кожного ущільнення окремо до своєчасної заміни вийшов з ладу ущільнення, недолік — невисока точність.
Використана література
1. Биргер И.А. Техническая диагностика.-М.: Машиностроение, 1978.
2. Борц А.Д., Закин Я.Х., Иванов Ю.В. Диагностика технического состояния автомобиля. М.: Транспорт, 1979. - 160 с.
3. Бельских, В.И. Справочник по техническому обслуживанию и.: диагностированию тракторов/В.И. Бельских/. М.: Россельхозиздат, 1986. - 389 с.
4. Технічне обслуговування і діагностування сільськогосподарських машин / Л.Ф. Вознюк, В.В. Іщенко, Я.М. Михайлович. –К.: Урожай, 1994. –216с.
5. Кірса В.І., Деревець І.С, Потапенко М.X. та інші. Технічна діагностика машин. - К.: Урожай, 1986.
















