123094 (717096), страница 2
Текст из файла (страница 2)
Змінюючи способи з'єднання обмострум, можна змінювати опір трансформатора ступінчасто. При послідовному з'єднанні первинних і вторинних обмострум опір трансформатора збільшується, а при паралельному з'єднанні первинних і вторинних обмострум загальний опір трансформатора зменшується. Коли використовується одна первинна і одна вторинна обмотки, то опір трансформатора стає рівним індуктивному опору. Таким чином, при зміні з'єднань обмострум, отримують три ступені регулювання, або чотирикратну зміну струму.
Для ручного дугового зварювання використовують трансформатори типу ТД, ТДП, ТСП із рухомими котушками; СТШ, ТДМ — із рухомими магнітними шунтами, а також ТСМ — із намоткою кабеля безпосередньо на кожух трансформатора для регулювання струму. Трансформатори деяких типів оснащують пристроями для зниження напруги холостого ходу із збудником-стабілізатором ВСД і конденсаторами для підвищення коефіцієнта потужності.
Для механізованого зварювання використовують трансформатори типу ТДФ, ТДФЖ із тиристорним регулюванням. Для електрошлакового зварювання застосовують трансформатори типу ГСШ, ТРМК.
ТРАНСФОРМАТОР ЗВАРЮВАЛЬНИЙ ТДМ-401-1 У2
Зварювальний трансформатор ТДМ-401-1 У2 призначений для живлення одного зварювального поста однофазним змінним струмом частотою 50 Гц при ручному дуговому зварюванні, різанні і плавленні металів. Для підвищення електробезпеки при ручному зварюванні трансформатор має пристрій зниження напруги холостого ходу.
Трансформатор ТДМ-401-1 У2 призначений для роботи у районах помірного климату на відкритому повітрі під навісом із дотриманням слідуючих вимог:
висота над рівнем моря не болше 1000 м;
температура навколишнього середовища от 233 К до 313 К (от -40°С до +40°С);
відносна вологість повітря не болше 80% при температуре 293 К С+20°С).
Таблиця 1. Технічна характеристика
| Параметри | Норма |
| Номінальний зварювальний струм | 400 |
| Номінальна дія навантаження, % | 60 |
| Частота, Гц | 50 |
| Номінальна напруга мережі, В | 220 або 380 |
| Первинний струм розрахунковий, А: При виконанні на 220 В При виконанні на 380 В | 120 70 |
| Напруга холостого ходу знижена, В не більше Подібне в діапазоні великих струмів,В не більше Подібне в діапазоні малих струмів, В не більше | 12 64 80 |
| Номінальна вторинна напруга під навантаженням, В | 36 |
| Вторинна напруга під навантаженням в залежності від величини зварювального струму І2, В | 20+0,04І2 |
| Межі регулювання зварювального струму: в діапазоні малих струмів, А в діапазоні великих струмів, А | 70 – 200 200 - 460 |
| Цикл зварювання, хв | 5 |
| Коефіцієнт корисної дії,% | 84 |
| Ступінь захисту | І Р 22 |
| Маса трансформатора з пристроєм УСНТ-0,6 У2, кг не більше | 158 |
| Клас ізоляції | Н |
| Коди ОКП трансформатора: При виконанні на 220 В 50 Гц код ОКП При виконанні на 380 В 50 Гц код ОКП | 34 4185 1123 34 4185 1124 |
Трансформатор ТДМ-401 1 У2 представляє собою рухому установку в однокорпусному виконанні з природньою вентиляцією, що складається з зварювального трансформатора та обмежувача напруги холостого ходу УСНТ-06 У2 який навішений на кожух.
Трансформатором забезпечується перетворення електричної енергії напруги мережі в електричну енергію, яка потрібна для процесу дугового зварювання.
Режим роботи трансформатора повторно-короткочасний ПК — це відношення дії навантаження до дії цикла зварювання. Дія циклу зварювання дорівнює сумі його періоду й холостого ходу. Залежність допустимих значень ПН від величини зварювального струму показана на рис 2.3.
Під час роботи неможна допускати перевантаження трансформатора.
Кожний трансформатор виконується тільки на одну напругу мережі 220 або 380 В.
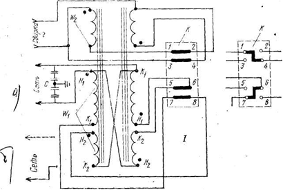
Рис. 2.3. Схема електрична принципова
С - фільтр захисту від радіопошкоджень (конденсатори КБГ-И; 0,02 мкФ; Uроб.=600 В); К - перемикач діапазону струмів; W1 — первинна обмотка, W 2 – обмотка вторинна;
I-з’єднання обмострум паралельне — великі зварювальні струми;
II — з’єднання обмострум послідовне — малі зварювальні струми
а — для трансформаторів на 220 В;
б — для трансформаторів на 380 В
Трансформатор складається з: магнітопровода-осердя, трансформаторних обмострум.
Трансформатор однофазний стержньового типу. Котушки первинної обмотки, нерухомі і закріплені біля нижнього ярма. Котушки вторинної обмотки — рухомі.
Для ізоляції котушки застосовується склотканина. Позазоною вікна котушки є ізоляційні рейки. Котушки вторинної обмотки намотані на «ребро» голої алюмінієвої шиною марки АДО. Витки вторинних котушок ізольовані скляною стрічкою.
Обмотки від осердя магнітопровода ізольовані пресованими планками.
Обмоткові дані трансформатора наведені у таблиці 2.
Осердя трансформатора набрано з листів електромеханічної стали марки 3413 та виконане безшпилькової конструкції
Таблиця 2
| Параметри | Первинна обмотка | Вторинна обмотка | ||
| Напруга живлячої мережі (частота 50- Гц), В | 220 | 380 | - | |
| Число витків в шарі | 2 | 2 | 2 | |
| Разміри головного проводу, мм | 4,0X6,3 | 2,8X5,3 | 4,0X25 | |
| Марка дроту | АПСД | АПСД | АДО | |
| Кількість параллельніх проводів | 1 | 1 | 1 | |
| Перетин витка, мм2 | 24,34 | 14.29 | 100 | |
| Число шарів | 8 | 11 | 1 | |
| Число витків в котушці | 90 | 154 | 26 | |
| Відгалуження | 0.72-90 | 0-126-154 | 0-26 | |
| З’єднання котушок | Паралельне або послідовне | |||
| Опір котушок при паралельному з'єднанні при 293 До (+20° С) | 0,0322 | 0.0935 | 0,00202 | |
| Маса обмотки (компл.), кг | 7,84 | 8,04 | 7,46 | |
Через верхнє ярмо осердя трансформатора пропущений ходовий гвинт, який вгвинчується в ходову гайку, вмонтовану в обойму рухомих вторинних котушок. При обертанні ходового гвинта, за допомогою рукоятки, що знаходиться зверху трансформатора, переміщуються вторинні котушки и тим самим змінюється відстань між обмотками. Для виключння вібрації рухомих котушок обойма кріплення котушок обладнана плоскими пружинами, які при переміщенні ковзають по магнітопроводу.
Підключення мережних та зварних проводів до трансформатора відбувається через специальні роз’єми, що розміщені з лицьової сторони трансформатора.
Переключення діапазонів струму відбувається перемиканням, рукоятка якого виведена на кришу.
Відлік зварювального струму відбувається по шкалі, що розташована на боковині кожуха. Шкала градуйована для двох діапазонів струмів при номінальній напрузі живлячої мережі та при напрузі U2 = 20+0,04І2 у вольтах на вихідних зажимах вторинної мережі. Точність показань шкали може знмежах ±7,5% від значень максимального струму, що вказаний на шкалі, та являється орієнтовною як величина зварювального струму залежить від нульового. Тому при необхідності більш точної установки величини зварювального струму повинен застосовуватися амперметр.
Кінці шкали обладнані написами «Стоп», що попереджують про кінець ходу рухомих котушок.
Трансформатор обладнаний фільтром для зниження радіопошкоджень, що створює трансформатор при зварюванні. Фильтр складається з конденсаторів, підключених між кожним зажимом первичної обмотки та кожухом.
Для зручності переміщення трансформатор обладнано ручкою, а для підйому є скоби.
Захисний кожух трансформатора кріпиться гвинтами до візка.
Струм регулюється перемикачем обмоток чим досягається два діапазона регулювання струму, та зміною відстані між первинною і вторинною обмотками, що забезпечує плавне регулювання струму всередині кожного діапазону. Велика напруга холостого ходу має місце при здвинути котушках, меншу — при раздвинутих.
Попарне паралельне з’єднання катушок обмоток дає діапазон більших струмів, а послідовне - діапазон малих струмів. При послідовному з’єднанні невелика частина витків первинної обмотки вимикається, і напруга холостого ходу підвищується. Це добре відбивається на стійкості горіння зварювальної дуги при зварюванні на малих струмах.
3. Підготовка трасформатора до роботи
Перед початком експлуатації новий трансформа потрібно розконсервувати,
Перед першим пуском нового трансформатора, або перед пуском трансформатора, що довгий час не працював, а також при зміні місця установки трансформатора:
а) очистіть трансформатор від пилу або, продуваючи його стиснутим повітрям, у випадку необхідності підфарбуйте пошкоджені місця, попередньо очистивши від іржі та знежиривши;
б) перевірте мегаомметром на 500 В опір ізоляції обмоток трансформатора, який повинен бути не нижче 10 Мом.
г) заземліть трансформатор.
Вмикати трансформатор без заземлення неприпустимо;
д) перевірте стан електричних проводів та контактів;
е) впевнитесь, що кінці робочого кабеля не торкаються один одного; приєднаний електротримач та канець другого робочого провода не торкаються одночасно металевих поверхонь;
ж) поставте перемикач діапазонів струмів на необхідний діапазон. Рукоятку перемикача переводіть з одного крайнього положення в інше, обов’язково до упору;
з) перевірте відповідність напруги мережі напрузі, вказаній на заводскій табличці трансформатора;
и) підключіт зварювальний трансформатор до мережі через рубильник та запобіжники.
Рекомендований переріз мідних ізольованих проводів, підключаючих трансформатор до мережі, а також переріз зварних проводів для трансформатора приведени в табл.3,















