114435 (617200), страница 4
Текст из файла (страница 4)
Цели урока.
Образовательные:
- обобщение знания учащихся по теме.
- ознакомление со стандартами масштабов.
- научить практическому применению масштабов.
Воспитательные:
- воспитывать у учащихся чувство гордости за вклад русских
изобретателей в развитие чертежа.
- формировать навыки самостоятельной работы.
Развивающие:
- развивать техническое и образное мышление.
Тип урока. Комбинированный
Пособия и оборудование. Учебные таблицы: чертеж прокладки, виды масштабов.
Модели прокладок.
Чертежные инструменты, тетради, учебник.
Словарь. Масштаб натуральный, увеличение, уменьшение, линейный.
Подготовительная работа к уроку.
Учащимся дается задание подготовить материал о прошлом русского масштабного чертежа.
План урока.
1. Организационный момент.
2. Целеполагание.
3. Актуализация знаний:
3.1. Повторение темы “нанесение размеров”.
3.2. Историческая справка.
3.3. Обобщение знаний по теме урока.
4. Изучение нового материала.
5. Практическая работа.
6. Домашнее задание.
7. Итог урока.
Ход урока
1. Организационный момент.
2. Целеполагание:
- повторить правила нанесения размеров на чертеж;
- совершим небольшое путешествие в прошлое русского масштабного чертежа;
- обобщим знания по теме урока;
- ознакомимся с ГОСТами на масштабы;
- научимся применять масштаб при построении чертежа.
3. Актуализация знаний.
3.1 Повторение по теме “Нанесение размера”.
Задание 1. На доске выполнить Рисунок 1 и Рисунок 2. Работают два ученика.
Рисунок 1.
Рисунок 2.
Нанести необходимые размеры на заданный чертеж.
Задание 2. Остальные учащиеся выполняют самостоятельную работу по индивидуальным карточкам.
Рисунок 3
Время работы 5 минут.
Проверка работы учащихся, которые выполнили задание у доски:
- отчет ученика о выполненной работе;
- высказывание учащихся класса и анализ допущенных ошибок;
- ответы на дополнительные вопросы.
Вопрос 1. На каком расстоянии от контура чертежа проводят размерную линию?
Вопрос 2. Что означает запись S 3?
Вопрос 3. Какой длины стрелки на размерной линии?
Вопрос 3. Что означает знак?
- оценка ЗУМ учащихся.
3.2 Историческая справка. Сообщения учащихся.
Ученик 1. Первые масштабы на чертежи начали указывать с XVII века. С введением масштаба резко увеличилась точность графических построений. Поэтому в конце XVII века решением Петра 1 в России были введены масштабные изображения, которые окончательно утвердились к концу XVIII столетия. В это время чертежи еще не содержали числовых размеров и, их определяли путем обмера чертежа с помощью циркуля-измерителя и линейного или поперечного масштаба, которые изображались внизу чертежа.
Рисунок 4.
Учитель. В настоящее время линейные и поперечные масштабы помещаются на топографических планах и картах в архитектурных проектах
Ученик 2. В 90-х годах появляется численный масштаб на машиностроительных чертежах и обозначался так: “Уменьшен в 1/10 долю”, “ Масштаб в 1/10 долю”, “ Масштаб 1:10 от н.в.”, где н.в. – натуральная величина и т.д.
Ученик 3. В 1806 году военному ведомству было предписано ввести в чертежи числовые размеры. Теперь “…, не нужно мерить циркулем по масштабу, а только смотреть на цифры”. С введением числовых размеров с конца 70-х годов линейные и поперечные масштабы исчезли с машиностроительных чертежей.
3.3. Обобщение знаний учащихся по теме “Масштаб” (в диалоговой форме).
Учитель. С этим словом вы познакомились на уроках географии и математики, когда изображали местность на листе бумаги, для этого выбирали масштаб. С географической точки зрения, что показывает масштаб?
Ученик. Масштаб показывает во сколько раз расстояние на плане меньше, чем на местности.
Учитель. Если масштаб на карте записан 1:1000; 1:200; 1:50, что это означает?
Ученик. Запись в таком виде означает, что это численный масштаб.
Учитель. Рядом с численным масштабом пишут пояснения: в 1 см – 10 м. Как называется этот масштаб?
Ученик. Этот масштаб называют именованным.
Учитель. Что означает выражение “Величина масштаба”?
Ученик. Это расстояние в 1 см на плане.
Учитель. Для более точного определения расстояния на плане помещают этот масштаб.
Как его называют?
Ученик. Такой масштаб называют линейным.
4. Изучение нового материала
Учитель. Очень часто при выполнении практических работ приходится вычерчивать очень крупные детали самолетов, кораблей, автомашин, зданий или очень мелкие детали часового механизма, точных приборов и т.д.
Учитель демонстрирует две прокладки разной величины, изготовленные из картона.
Учитель. Какие трудности могут возникнуть при выполнении чертежей этих деталей?
Варианты ответов учащихся:
- большая прокладка не поместится на чертежном листе.
- вторая прокладка очень мала, и на чертеже трудно нанести размеры.
Учитель. Как вы поступите?
Ученик. Большого размера прокладку мы уменьшим, а меньшую – увеличим.
Учитель. Правильно, воспользуемся масштабом. Масштаб - это отношение размеров изображения к действительным размерам изображаемого предмета.
ГОСТ 2.302-68 устанавливает следующие масштабы:
| Действительный масштаб | 1:1 |
| Масштаб увеличения | 2:1; 2,5:1; 4:1; 5:1….100:1 |
| Масштаб уменьшения | 1:2; 1:2,5; 1:5; …1:100 |
5. Применение изученного материала при выполнении практической работы. На доске плакаты с чертежом в М 1:1.
Рисунок 5
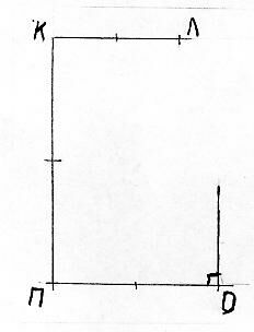
Учитель. Наша задача построить данный чертеж в М 2:1 и нанести размеры. Воспользуемся тем, что деталь имеет только прямые углы, поэтому работать будем по следующему алгоритму.
Алгоритм.
1. Построить прямой угол в точке К.
Рисунок 6.
2. Измерить отрезок АЕ и отложить его вниз от точки К два раза, поставить точку П.
Рисунок 7.
3. Измерить отрезок АБ и отложить его от точки К по горизонтальной линии два раза, поставить точку Л.
Рисунок 8.
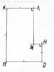
4. В точке П построить прямой угол Е
Рисунок 9.
5. Измерить отрезок ЕД и отложить его по стороне угла два раза, поставить точку О.
Рисунок 10.
6. Из точки О восстановить вверх перпендикуляр.
Рисунок 11.
7. Измерить расстояние ДГ и отложить его от точки О вверх два раза, поставить точку Н.
Рисунок 12.
8. Из точек Л и Н восстановить перпендикуляры до пересечения, место пересечения обозначить М.
Рисунок 13.
9. Нанести размеры, соблюдая правила.
Рисунок 14.
Памятка:
При любом масштабе на чертеже наносят только действительные размеры
При построении чертежа пункты алгоритма 5, 6, 7, 8 и 9 учащиеся выполняют самостоятельно.
6. Задание на дом.
Построить чертеж в М1:2, пользуясь чертежом из тетради М1:1.
Учить Стр. 30-31 [5]
7. Итог урока:
Обобщается:
7. 1. Что узнали нового?
7. 2. Какие практические навыки закрепили.
7. 3. Какие новые практические навыки вы приобрели.
7. 4. Что удалось на уроке?
7. 5. Над чем еще надо поработать
7.6. Оценить труд учащихся.
Список литературы
1. Адаменко А.С. Творческая техническая деятельность детей и подростков М., 2003г., с. 38-40.
2. Алексеев В.Е. Организация технического творчества учащихся М. 2004 г., с. 23-38.
3. Бабанский Ю.К. Педагогика М, Просвещение, 2004г., с. 33-37.
4. Баранов С.П. Принципы обучения. М, 2005г., с. 44.
5. Безрукова В.С. Педагогика. Проективная педагогика. Екатеринбург: «Деловая книга», 2005г., с. 11-13.
6. Ботвинников А.Д., Виноградов В.Н., Вышепольский И.С. Черчение. Учебник для 7-8 классов общеобразовательных учреждений. М.: Просвещение, 2004г., с. 56-60.
7. Вакуленко В.А. Опорный конспект по предмету Организации и методика производственного обучения, 2003 г.
8. Виноградов В.Н.. Внеклассная работа по черчению в школе. Издание второе, дополненное. М.: Просвещение, 2005г., с. 47.
9. Волков И.П. Приобщение к творчеству М. Просвещение, 2002 г., с. 59-64.
10. Есипов Б.Г. Основы дидактики. М, 2003г., с. 12-15.
11. Занков Л.В. Дидактика и жизнь. М, 2002г., с. 38.
12. Зимняя А.И. Педагогическая психология.-2-ое издание. - М.: Логос, 2005г., с. 48.
13. Ильина Т.А. Педагогика школы. М, 2002г., с. 18-22.
14. Казанский Н.Г. Дидактика. М, 2004г., с.33.
15. Каиров И.А. Педагогическая энциклопедия. М, 2004г., с. 122.
16. Коменский Я.А. Великая дидактика. М, 2004г., с. 24- 36.
17. Крутецкий В.А. Психология - М., 2004 г., с. 11-28.
18. Лернер И.Я. Процесс обучения и его закономерности - М., 2004г., с. 66.
19. Махмутов М.И. Современный урок. Вопросы теории - М., 2002г., с. 37-40.
20. Онищук В.А. Урок в современной школе - М., 2002г., с. 58-60.
21. Основы педагогического мастерства. Подласый И.П. Педагогика. В 2 кн. - М. 2002г., с. 98-104.
22. Преображенская Г.П., Кучукова Т.В. , Беляева И.А. Черчение. Рабочая тетрадь №1. основные правила оформления чертежей. Построение чертежа “плоской” детали. 8 класс. М.: Вентана-Граф, 2004г., с. 12.
23. Родионов В.Е. Теоретические основы педагогического проектирования: Автореф. дис. докт. пед. наук.- Спб, 2005г.
24. Рыбина О.В. Проектная деятельность учащихся в современной школе. М, 2005г., с. 133-135.
24. Сериков В.В. Образование и личность. Теория и практика проектирования педагогических систем.- Логос, 2004г., с. 56-59.
25. Скакун В.А. Методика производственного обучения. Ч. 1-2 - М. 2002г.,
с. 22-27.
26. Скаткин М.Н. Дидактика средней школы - М., 2003г., с. 17-24.
27. Степакова В.В., Анисимова Л.Н.Черчение. Учебник для учащихся общеобразовательных учреждений. Под редакцией В.В.Степаковой. Допущено Министерством образования Российской Федерации. М.: Просвещение, 2005г., с. 44-47.
28. Чепель Т.Л. Психологические механизмы интенсивного педагогического образования//Педагогика.-2005.-№ 1-2.
29. Чечель И.Д. Педагогическое проектирование: от методологии к реалиям. С-Пб, 2005г., с. 70-74.
30. Шашкин Д.Ю. Методы проектов на уроках технологии в школе. М, 2005г., с. 56-64.
Приложения
Приложение 1.
Базовая часть
Тематический план
| № п./п. | Тема | Количество учебных часов | Примечание |
| VIII класс (1 ч в неделю, всего 34 ч) | |||
| 1 2 3 4 5 6 7 8 9 | Введение. Метод проекций. Аксонометрия и перспектива. Технический рисунок. Техника черчения и правила выполнения чертежей. Ортогональное проецирование и комплексные чертежи. Выполнение чертежей и эскизов. Чтение чертежа. Элементы графического дизайна. Обобщающее занятие. | 2 5 6 4 4 4 4 4 1 | Основная задача – пробудить интерес к графике (или раз вить его). Перспектива – на уровне начального знакомства. Приемы шраффировки и работа с красками – на уровне начального знакомства. Самое трудное – преодолеть отсутствие аккуратности терпения у некоторых учащихся. Тема – базовая для всего курса графики. Надо дать акцент на понимание формы. Максимальное внимание уделить развитию и контролю пространственного воображения у каждого учащегося. Главная задача – приобщить каждого учащегося к красоте графики и заинтересовать ее технологией (начальное знакомство). Желательна выставка работ и их обсуждение |
ПРОГРАММА















