Book10 (560512), страница 3
Текст из файла (страница 3)
\
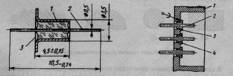
Рис. 10.1. Конструкции герметичных выводов корпусов:
а, б — керамические; в, г — металлостеклянные;
/ — припаянная крышка (ковар); 2 —слой металла; 3 — керамическое кольцо;
4 — вывод (ковар); 5 — основание (керамика); б — крышка (керамика);
7 — слой металла или клеевой шов; 8 — крышка (нержавеющая сталь, ковар);
9 —изолятор (стекло); 10 — основание (ковар); // — кольцо (ковар)
припоями. Примеры конструкций стеклянных корпусов приведены на
рис. 10.1, в, г.
Высокий уровень герметичности корпусов допускает повышение надежности изделий за счет заполнения внутреннего объема корпусов разными материалами. Так, часто корпуса заполняют инертными газами (например, аргоном) для исключения из объема влаги и предотвраще-
ния окислительных процессов, жидкими веществами или вазелинами;часто внутри корпуса помещают геттеры для регулирования влажности
среды в корпусе.
Герметизация вывода корпуса блока осуществляется путем спая ковара со стеклом. В блоках могут быть использованы гермовводы, представляющие либо одиночный металлостеклянный вывод (рис. 10.2), либо групповую колодку выводов, впаянную в корпус блока (рис. 10.3).
Рис. 10.2. Конструкция одиночного ме- Рис. 10.3. Вариант установки
таллостеклянного гермоввода: гермопереходников в корпус
1 — оболочка из ковара; 2 — проволока блока: / — корпус; 2 — про-
из ковара; 3 — стеклянный изолятор волока из ковара; 3 —припой
ПОС-61; 4 — оболочка из ко-
вара
363
Герметизация корпусов РЭС может быть выполнена сваркой, пайкой
или с помощью эластичных уплотнений. Первые два способа гермети-
зации используются в случае жестких требований к герметичности
блоков, состоящих из негерметизированных ячеек. Высокую техноло-
гичность имеет вакуумно-плотная герметизация корпусов блоков пая-
ным швом по всему периметру корпуса (см. разд. 3).
Рис. 10.4. Герметизация блока
уплотнительной прокладкой:
/ — корпус; 2 — кожух;
3 — прокладка
При разъемном способе герметиза-
ции в паз кожуха или корпуса изделия
укладывается прокладка, которая при
поджатии уплотняет стык между кожу-
хом и корпусом (рис. 10.4). Уплотни-
тельная прокладка, равномерно поджи-
маясь по всей поверхности крепежными
винтами, осуществляет герметизацию,
находясь в сжатом состоянии и заполняя
все сечения паза. Утечка газов через уп-
лотнение при сжатии прокладки на
25...30% от ее первоначальной высоты
происходит только за счет диффузии.
Большие усилия при сжатии не рекомен-
дуются, поскольку из-за интенсивного старения прокладка быстро вы-
ходит из строя.
Форма поперечного сечения прокладки может быть различной. Наи-
более распространены прокладки сечений, показанные на рис. 10.5, а, б, в,
так как они просты в изготовлении и выдерживают широкий диапазон
давлений. Гребенчатая прокладка (рис. 10.5, г) используется в аппара-
туре с большим сроком службы.
Рис. 10.5. Формы сечений уплотнительных прокладок
В качестве материала прокладбк используется резина, обладающая
высокой эластичностью, податливостью и способностью затекать в
мельчайшие углубления и неровности. Для уплотнительных прокладок
можно применять следующие марки резины: ИРП-1267, ИРП-1338,
ИРП-1354. Перед сборкой прокладка смазывается тонким слоем масла
ЦИАТИМ-221.
364
Ширина фланца определяется по формуле
bФЛ = 2δст + 2,6dкв,
где δст — толщина стенки корпуса; d к в — диаметр крепежного винта.
Площадь сечения прокладки 5 вычисляется из выражения
Sпр = (1,1...1,2)Sп)
где S п — площадь сечения паза.
При расчете герметизации определяется усилие обжатия проклад-
ки, на основе которого вычисляются усилие затягивания и количество
крепежных винтов.
Рис. 10.6. Герметизация соеди-
нителя с помощью уплотнитель-
ной прокладки (а), уплотни-
тельной прокладки и заливки
компаундом (б): 1 — соедини-
тель; 2 — корпус; 3 — проклад-
ка; 4 — компаунд
Герметизация внешних электрических
связей РЭС осуществляется с помощью
металлостеклянных гермовводов, впаива-
емых в стенку блока, опайкой соедините-
лей (например, высокочастотных) по пе-
риметру, полимерной герметизацией низ-
кочастотных соединителей. Электриче-
ские соединители герметизируются уста-
новкой на прокладки (рис. 10.6, а), залив-
кой компаундами (рис 10.6, б).
Надо отметить, что уплотнительными
прокладками, устанавливаемыми в круп-
ных приборных корпусах, трудно обеспе-
чить абсолютную герметичность. Однако
они в достаточной мере предохраняют внутреннюю полость прибора от
влажного воздуха или воды, обеспечивая более благоприятные условия
работы изделий во влажной среде, особенно если при этом в приборах
используют средства осушения. Наиболее эффективным способом
осушки внутренней полости изделия в период эксплуатации является
использование влагопоглотителей. Широкое применение получил си-
ликагель, который в размельченном виде помещают в патроны, футля-
ры или мешочки, устанавливаемые внутри изделия. Осушительный пат-
рон предусматривает замену силикагеля при полном насыщении его
влагой. Контроль за влагонасыщением силикагелем производится по
изменению его цвета. Для этого силикагель окрашивают 3%-м водным
раствором хлористого кобальта, тогда при полном насыщении влагой
он принимает розовый цвет, а после просушки — синий.
Капсулирование широко используется для герметизации элемент-
ной базы и функциональных ячеек РЭС. В зависимости от особенно-
365
стей конструкции изделий, в частности расположения выводов, суще-
ствуют два вида корпусов с использованием металлической капсулы:
с вертикальным расположением выводов (рис. 10.7, а) — в этом слу-
чае поверхность изделия контактирует с герметизирующим компаун-
дом;
с выводами в одной плоскости с подложкой (рис. 10.7, б, в) — в этом
случае герметизирующий материал не контактирует с поверхностью
изделия.
Рис. 10.7. Примеры герметизации способом капсулирования: а — изделие со штыревы-
ми выводами; б — односторонний пенальный корпус; в — двухсторонний; 1 — капсула;
2 — подложка; 3 — герметизирующий компаунд; 4 — вывод; 5 — прокладка
Наиболее широкое распространение получили корпуса первого ви-
да [60], где надежная герметизация изделий определяется герметично-
стью узлов «вывод — компаунд (подложка)» и «капсула — компаунд»,
а также адгезией компаунда к поверхности платы. При герметизации
капсулированием изделие помещается в корпус (капсулу) выводами на-
ружу. Свободный торец капсулы и выводы заливаются компаундом. Для
герметизации изделий микроэлектроники в металлополимерные корпуса
наибольшее распространение получил жидкий компаунд ЭК-16. Однако
он недостаточно пригоден для организации автоматизированного про-
изводства малогабаритных изделий. Это объясняется трудностью дози-
ровки больших порций компаунда, низкой жизнеспособностью компа-
унда. Эффективнее применять порошкообразные компаунды. В этом
случае появляется возможность осуществлять предварительную дози-
ровку компаунда путем изготовления из него калиброванных по массе и
размерам таблеток. Герметизация порошкообразными компаундами в
виде таблеток позволяет автоматизировать процесс сборки и гермети-
зации изделий.
366
ПРИЛОЖЕНИЯ
Таблица П.1
Формулы расчета осевых моментов инерции простейших сечений
367
Физические параметры некоторых материалов
Таблица П.2
| Материал | Параметры материала | ||||
| Плотность | Модуль | Коэффици- Е | Предел а -КГ6, | Коэффици- | |
| 1 | 2 | 3 | 4 | 5 | 6 |
| Сплавы щ, Д16, | 2,8 | 71 | 0,29 | 410 | 0,05...0,013 |
| Сплавы титана: | 4,4...4,9 | 105 | 0,25...0,33 | 950 | |
| Сплавы магниевые: | 1,48 | 45 | 180 | 0,0063...0,0125 | |
| 29НК (ковар) | 8,35 | 145 | 480 | ||
| Сталь 20, Сталь 45 | 7,82 | 200 | 0,25 | 420...610 | |
| ЗОХГСА | 7,85 | 198 | 0,36 | 1080 | |
| Бронза | 8,27 | 75...141 | 0,31 | 200... 1350 | |
| Латунь | 8,5 | 106...110 | 0,41 | 320.. .700 | 0,03...0,06 |
| Ситалл СТ50-1 | 2,65 | 180 | 0,26 | 176 | |
| Керамика 22ХС | 3,86 | 255 | 0,26 | 85 | |
| Брокерит-9 | 2,83 | 320 | 100 | ||
| Поликор | 3,98 | 392 | 0,26 | 200 | |
| Фторопласт-4 | 2,25 | 0,47...0,85 | 22 | ||
| Стеклотекстолит: | 1,85 | 30,2 | 0,22 | 75 | 0,02...0,1 |
| Гетинакс | 1,4 | 11. ..14 | 0,03...0,08 | ||
368
Таблица П.З
Коэффициенты теплопроводности наиболее часто применяемых материалов
| Наименование материала | X , Вт/(м К) |
| 1, Алюминиевые сплавы | 160...180 |
| 2. Брокеритовая керамика | 180...200 |
| 3. Воздух | 0,025 |
| 4. Германий | 52...5S |
| 5. Гетинакс | 0,15...1,18 |
| б. Кремний | 120...130 |
| 7. Ковар Н29К18 | 21 |
| 8. Керамика 22ХС | 18...20 |
| 9. Латунь | 100...200 |
| 10. Магниевые сплавы | 120...127 |
| 11. Медь | 380...390 |
| 12. Олово | 64 |
| 13. Пенопласт | 0,04...0,06 |
| 14. Резина | 0,11-0,16 |
| 15. Ситалл СТ - 50 - 1 | 1,1. ..1,6 |
| 16. Стекло кварцевое | 1,4.. .1,5 |
| 17. Сталь конструкционная | 45...50 |
| 18. Слюда | 0,43.. .0,6 |
| 19. Стеклотекстолит | ОД7...1.18 |
| 20. Титановые сплавы | 14.. .16 |
| 21. Клеи и компаунды | 0.15..ДЗ |
| 22. Поликор | 25...38 |
369
Таблица П.4
Степень черноты различных поверхностей
















