373-ПОС изм.3 от 06.04.14 (1192694), страница 15
Текст из файла (страница 15)
- организационные мероприятия по подготовке, выполнению и завершению строительно-монтажных работ.
Все вышеперечисленные согласования и этапы работ, в соответствии с ТУ владельцев коммуникаций и дорог, указываются в ППР, разрабатываемым Подрядчиком.
Таблица 20. Организационно-технологические схемы.
| К-5-42 | Монтаж провода и тросов на ВЛ-220---1150 кВ при пересечении с электрифицированными железными дорогами | Оргэнергострой |
| К-5-43 | Монтаж провода и тросов на ВЛ-220---1150 кВ при пересечении с автомобильными дорогами | Оргэнергострой |
| К-V-9 | Дополнительные мероприятия по технике безопасности к типовым технологическим картам при монтаже проводов и тросов в зоне влияния действующих ВЛ 35- 500 кВ | Оргэнергострой 1968 |
-
Технико-экономические показатели.
Технико-экономические показатели ВЛ 220 кВ Февральская – Рудная представлены в таблице 21.
Таблица 21. Технико-экономические показатели ВЛ 220 кВ
| №п.п. | Наименование характеристик | Описание |
| 1. | Напряжение, кВ | 220 кВ |
| 2. | Количество цепей | 1 |
| 3. | Протяжённость трассы, км. | 174 |
| 4. | Волоконно-оптическая линия связи, шт. | 1 |
| 5. | Количество углов поворота | 81 |
| 6. | Фундаменты анкерно-угловых опор | Сборные железобетонные |
| 7. | Фундаменты промежуточных опор | Сборные железобетонные |
| 8. | Материал опор | Стальные оцинкованные |
| 9. | Требования к антикоррозионной защите конструкции стальных опор | Горячее цинкование |
| 10. | Район климатических условий по ветру | II , III |
| 11. | Район климатических условий гололёду | IV |
| 12. | Продолжительность строительства: мес. | 18.5 – ВЛ, в т.ч. 9.0 – Переход через р. Селемджа |
| 13. | Количество работающих, чел. | 451 |
| 14. | Стоимость строительства ВЛ в ценах 2000 г., в т.ч. СМР, млн.руб. | 787,99 677,68 |
| 15. | Выработка на одного работающего в год СМР.млн.руб./чел. (цены 2000 г.) | 1 |
| 16. | Общая трудоемкость, чел.-дней | 172129 |
-
Перечень приложений
| Номер приложения | Наименование приложения | Кол-во листов | Примечание |
| Приложение А | Календарный план строительства ВЛ | 1 | |
| Приложение Б | Письмо администрации Селемждинского района №3939 от 29.11.2014 | 1 | |
| Приложение В | Технологическая карта ТТК К-6-6-9. “Штабелевка сортиментов краном” | 6 | |
| Приложение Г | Объемы лесоочистительных работ (длина просеки) | 1 | |
| Приложение Д | Объемы лесоочистительных работ (объем вырубленной древесины) | 2 |
Приложение А
Приложение Б
Приложение В
Технологическая карта ТТК К-6-6-9. “Штабелевка сортиментов краном”
1. ОБЛАСТЬ ПРИМЕНЕНИЯ
1.1. Технологическая карта К-6-6-9 служит руководством по штабелевке сортиментов при вырубке просек для линий электропередачи.
1.1.2. В состав работ, рассматриваемых картой, входят:
1.2.1. Подготовка подштабельного основания.
1.2.2. Подача сортиментов в зону работы крана.
1.2.3. Строповка сортиментов.
1.2.4. Укладка сортиментов в штабели.
2. ОРГАНИЗАЦИЯ И ТЕХНОЛОГИЯ ПРОЦЕССА
2.1. До укладки сортиментов в штабели должна быть осуществлена раскряжевка хлыстов на рабочей площадке согласно карте К-6-6-8.
2.2. Штабелевка сортиментов производится автомобильным краном КС-4561А.
Техническая характеристика
| Марка | КС-4561А |
| Максимальная грузоподъемность, т | 16 |
| Длина основной стрелы, м Габарит с основной стрелой, мм | 14,0 |
| длина, мм. | 14000 |
| ширина, мм. | 2750 |
| высота, мм. | 3955 |
| Марка базового автомобиля | КРАЗ-257 |
| Масса крана с основной стрелой, т. | 22,5 |
2.3. Технологическая последовательность укладки сортиментов в штабель следующая:
2.3.1. Оборудовать подштабельное основание из бревен-подкладок.
Подштабельное основание состоит из двух-трех линий подкладок, положенных на землю параллельно оси штабеля. В качестве подкладок использовать не пораженные биологическими агентами разрушения хлысты или бревна от 18 до 25 см.
2.3.2. Установить кран на площадке штабелевки с таким расчетом, чтобы обеспечить укладку штабеля с одной стоянки (рис.9-1).
-
1 - Кран КС-4561А
-
2 - Пачка хлыстов
-
3 - Штабель хлыстов
-
4 - Зона работы крана
Рис.9-1. Технологическая схема укладки штабеля
2.3.3. Произвести строповку сортимента двумя стропами.
Стропы, используемые при штабелевке, должны быть оборудованы освобождающими* устройствами, чтобы исключить нахождение рабочих на штабеле в период расцепки.
* Текст соответствует оригиналу. - Примечание изготовителя базы данных.
2.3.4. Поднять сортимент не менее чем на 0,5 м выше встречающихся на пути предметов.
2.3.5. Уложить сортимент в штабель. Для управления движением сортимента в воздухе при укладке использовать специальные веревочные поводки длиной не менее 5 м.
2.4. При укладке штабелей сортиментов необходимо соблюдать следующие требования (рис.9-2):
2.4.1. Отдельные сортименты в штабеле не должны выступать за его пределы более чем на 0,5 м.
2.4.2. Прокладки укладывать симметрично продольной оси штабеля на расстоянии от бревен не более 1 м с каждой стороны.
2.4.3. Междурядные прокладки по высоте штабеля следует укладывать в одной вертикальной плоскости.
2.4.4. Прокладки вдоль штабеля необходимо укладывать в одну линию, а их концы на стыках должны перекрываться на длину не менее 1 м.
2.4.5. Концы штабелей должны иметь угол, равный углу естественного раскатывания бревен не более 35°.
2.4.6. В один и тот же штабель можно укладывать сортименты, отличающиеся по длине: для хвойных - не более чем 1 м, для лиственных - 0,5 м.
2.4.7. Сортименты должны быть уложены комлями и вершинами в разные стороны и выравнены по одной из сторон штабеля.
2.4.8. Каждый выложенный штабель снабжают табличкой с указанием номера штабеля, сортимента, породы, размера, числа и кубатуры бревен.
Рис.9-2. Форма и размеры укладываемых штабелей
2.5. При штабелевке сортиментов необходимо строго соблюдать требования техники безопасности, изложенные в материалах, перечисленных в п.9 "Общей части".
Особое внимание следует обратить:
2.5.1. Одновременное выполнение работ на двух соседних штабелях и на обоих концах одного штабеля (голове и хвосте) не допускается.
2.5.2. Во время штабелевки находиться в зоне действия перемещаемого груза запрещается.
2.5.3. Места, где производятся работы по укладке штабеля, ограждать знаками безопасности.
2.5.4. Высота штабеля сортиментов должна быть не более 1/4 длины его, но не должна превышать полуторную длину бревен, уложенных в данный штабель.
2.5.5. В соответствии с противопожарными требованиями необходимо соблюдать:
-
разрыв между штабелями не менее 4 м;
-
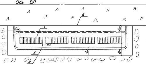
расстояние от штабеля до границы лесосеки не менее 10 м;
-
вокруг штабелей устроить минерализованную полосу шириной 1 м (рис.9-3).
-
1 - Штабель
-
2 - Граница лесосеки
-
3 - Минерализованная полоса
-
4 - Площадка штабелевки
Рис.9-3. Схема размещения штабелей
2.6. Штабелевку древесины производит звено рабочих в составе:
| Профессия | Разряд | Количество |
| Машинист | 5 | 1 |
| Штабелевщик | 3 | 3 |
2.7. КАЛЬКУЛЯЦИЯ ТРУДОВЫХ ЗАТРАТ НА 1 га
| Обоснование | Наименование работ | Диаметр дерева, м | Средний объем хлыста, м3 | Объем работ, м3 | Норма времени на единицу измерения, чел.-ч | Затраты труда на весь объем работ, чел.-ч |
| Единые нормы выработки и расценки на лесозаготовительные работы. ЦНИИМЭ 1986 г. § 47. | Штабелевка лесоматериалов краном с помощью гибких стропов (длина штабеля более 3-х метров) | до 0,16 | до 0,21 | 100 | 0,112 | 11,2 |
| до 0,24 | до 0,39 | 120 | 0,112 | 13,4 | ||
| до 0,32 | до 0,75 | 130 | 0,112 | 14,5 | ||
| более 0,32 | до 1,9 | 140 | 0,112 | 15,7 |
3. ТЕХНИКО-ЭКОНОМИЧЕСКИЕ ПОКАЗАТЕЛИ НА 1 га
| Показатели | Ед. изм. | Диаметр дерева, м | |||
| до 0,16 | до 0,24 | до 0,32 | более 0,32 | ||
| Трудоемкость | чел.-дн. | 1,3 | 1,6 | 1,8 | 1,9 |
| Работа механизмов | маш.-см. | 0,3 | 0,4 | 0,44 | 0,47 |
| Численность звена | чел. | 4 | 4 | 4 | 4 |
| Продолжительность | смен | 0,3 | 0,4 | 0,44 | 0,47 |
| Производительность в смену | га | 3,3 | 2,5 | 2,3 | 2,1 |















