05-Счетчики (1055985)
Текст из файла
Московское ордена Ленина, ордена Октябрьской Революции и
ордена Трудового Красного Знамени
высшее техническое училище им. Н.Э.Баумана
Исследование счетчиков
Лабораторная работа
по курсам "Электронные устройства автоматических систем" и "Электронные устройства робототехнических систем". Кафедра РК-10
Цель работы: изучение принципов построения счетчиков и пересчетных схем, выполненных на интегральных элементах с потенциальным представлением информации.
Краткие сведения из теории
Наиболее распространенной операцией, выполняемой в вычислительных устройствах цифровой обработки информации, является подсчет числа сигналов импульсного или потенциального вида. Узел вычислительных устройств, предназначенный для подсчета числа входных сигналов, называется счетчиком. Счетчики классифицируются по системе счисления, по реализуемой операции, по организации цепей переноса, по порядку изменения состояний, по способу переключения триггеров и по другим признакам.
К основным параметрам счетчика относятся
Ксч- модуль счета или коэффициент пересчета счетчика;
N - емкость счетчика;
fсч. макс. - максимальная частота поступления входных сигналов;
tуст - время установления счетчиков.
Для счетчиков, срабатывающих по уровню тактового сигнала, tуст характеризует максимальный временной интервал между моментом поступления счетного сигнала и моментом установления кода счетчика. Для счетчиков, работающих в режиме с внутренней задержкой, tуст определяется максимальным временем между моментом окончания счетного сигнала и моментом установления кода счетчика. Максимальное время установления счетчика tуст. макс.(из состояния III...I в состояние 000...0) будет зависеть от организации цепей переноса. Параметр fсч. макс. и tуст. макс. определяют быстродействие счетчика.
Счетчики с естественным порядком счета. Рассмотрим принципы построения счетчиков и пересчетных схем на универсальных JК и D триггерах.
Простейший счетчик - триггер со счетным входом, осуществляющий подсчет и хранение результата подсчета не более двух сигналов. Соединяя несколько счетных триггеров можно получить схему многоразрядного счетчика.
При использовании D -триггеров в качестве счетных его инверсный выход соединяют со своим входом D.
С
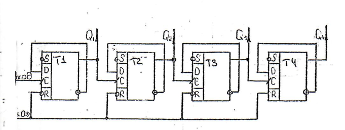
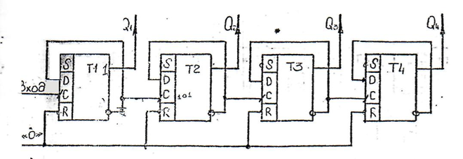
уммирующий асинхронный счетчик на D-триггерах получается, если инверсный выход предыдущего триггера Q соединить со входом С последующего триггера. Схема асинхронного четырехразрядного суммирующего счетчика на D-триггерах приведена на рис 1,а. Для построения вычитающего счетчика на D -триггерах прямой выход предыдущего триггера соединяют со входом С последующего триггера. Схема асинхронного четырехразрядного вычитающего счетчика на D триггерах приведена на рис. 1,б.
Рассмотренные схемы счетчиков обладают низким быстродействием Время установления таких счетчиков равно сумме времен установления всех триггеров счетчика. Увеличения быстродействия можно достигнуть путем уменьшения времени распространения переноса, используя счетчики со сквозным, параллельным и групповым переносами. При групповом переносе многоразрядный счетчик разбивают на несколько групп. Внутри каждой группы организуется сквозной или параллельный перенос, а между группами - последовательный перенос.
Реверсивные счетчики подсчитывают число сигналов как в прямом, так и в обратном направлении, т.е. они могут работать в ре-жиме сложения или вычитания сигналов, поступающих на вход счетчика
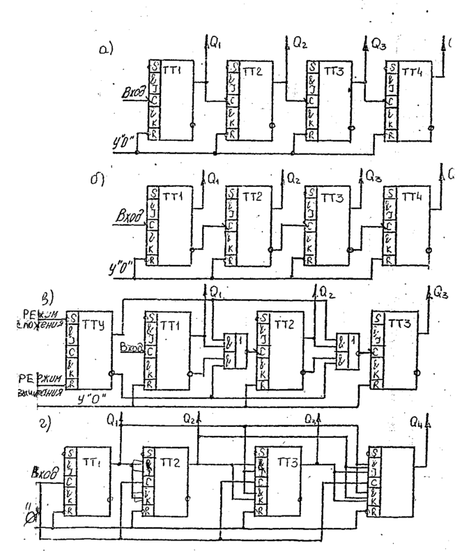
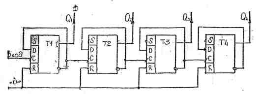
Схема асинхронного трехразрядного реверсивного счетчика на D триггepax приведена на рис. 2.
При построении суммирующего асинхронного счетчика на JK триггерах приведена на рис. 3,а.
При построении вычитающего асинхронного счетчика на JК-триггерах необходимо соединить инверсный выход предыдущего триггера со входом С последующего триггера. Схема вычитающего асинхронного четырехразрядного счетчика на JK -триггерах приведена на рис.3,6.
Асинхронные реверсивные последовательные счетчики на JK -триггерах строятся аналогично реверсивным счетчикам на D триггерах. Схема асинхронного последовательного реверсивного счетчика на JК триггерах со схемой управления прямым и обратным счетом на JK триггере представлена на рис. 3,в.
Для организации синхронного счетчика на JК-триггерах входные сигналы подаются на объединенные J и К входы, а синхронизирующий сигнал - на С-вход. На JK -триггерах, имеющих по нескольку J и К входов, объединенных знаком конъюкции, легко организуется параллельный, перенос. Схема суммирующего синхронного счетчика с параллельным переносом на JK - триггерах приведена на рис.3,г.
Рассмотренные выше счетчики имели коэффициент пересчета, равный 2n, где n- число разрядов счетчика. Однако на практике возникает необходимость в счетчиках, коэффициент пересчета которых отличен от 2n.Часто применяются счетчики с Ксч=3,10. Принцип построения таких счетчиков в исключении "лишних" устойчивых состояний у счетчика с Ксч = 2n , т.е. в организации схем, запрещающих некоторые состояния. Число запрещенных состояний
m = 2n - Kсч
В зависимости от того, какие состояния счетчика выбирают-ся в качестве рабочих, все счетчики с произвольным коэффициентом пересчета можно подразделить на счетчики с естественным и произвольным порядком счета. Существует целый ряд схемных решений, позволяющих построить счетчик с Ксч≠ 2 первого и второго вида. При этом в некоторых случаях один и тот же способ построения хорош для счетчиков как с естественным, так и с произвольным порядком счета.
Рассмотрим способ построения счетчика с естественным порядком счета. У таких счетчиков уменьшение числа устойчивых состояний достигается за счет сбрасывания его в нулевое состояние при записи заданного числа сигналов. К счетчику добавляется логическое устройство, проверяющее условие: "Код на счетчике изображает число, равное Kсч, и в зависимости от результата проверки направляет входной сигнал либо в шину "Установка 0", либо на суммирование к записанному коду". Это условие может быть проверено n -входной схемой И, связанной с прямыми выходами тех триггеров, которые при записи в счетчике числа Ксч должны находиться в состоянии "I", и с инверсными выходами триггеров, которые в этом случае должны находиться в состоянии "0".
Число входов элемента И можно сократить, связав его лишь с прямыми выходами, так как сочетание единиц в записи кода числа Ксч может повториться только в запрещенных кодах, больших Ксч. На рис 5 приведена схема счетчика с Ксч= 10 на D-триггерах.
Счетчики с произвольным порядком счета. В практике проектирования пересчетных схем с Ксч≠ 2 часто применяется принцип организации счета на основе счетчиков с Ксч=2 +I, т.е. на счетчиках позволяющих увеличить модуль счета на единицу. Для построения такого счетчика требуемый модуль счета необходимо представить в виде произведения сомножителей (групп), каждый из которых состоит из чисел степени 2 и добавочных единиц. Например, 9=(2+1) (2+1)I0=(22+I)2=(4+I)2, II=2(4+I)+I, I2=4(2+I),I3=4(2+I)+I, I4=2 2(2+I)+I, I5= (2+I)(4+I).
Рассмотрим этот способ построения счетчиков на примере счетчика с Ксч=3 рис. 4,а. Исходное состояние счетчика нулевое: Q1=Q2=0. Первый триггер подготовлен к переключению в состояние "I", так как J1 = Q1=I, KI=I (таблица переходов JK-триггера). Второй триггер подготовлен к подтверждению состояния "0", так как
J2 = Q2=0 , K2=I
После окончания первого счетного импульса в счетчике установился код 0I (Q1=I, Q2=0). Оба триггера подготовлены к переключению в противоположное состояние, так как J1=Q2=I, KI=I а J2=Q1 =I, т.е. к работе в режиме счетного триггера.
После окончания второго импульса в счетчике устанавливается код I0 (Q1=0, Q2 =I). Перед приходом третьего счетного импульса на входе J обоих триггеров присутствует "0", а на входах K-"I". В результате оба триггера после окончания третьего импульса установятся в состояние "0".
Отрицательный перепад напряжения на прямом выходе второго триггера служит выходным сигналом счетчика. Он появляется после подачи каждых трех сигналов на вход счетчика.
Увеличение модуля счета на единицу в счетчике осуществляется на дополнительном (единичном) JK триггере.
Число единичных триггеров в счетчике зависит от способа разбиения коэффициента пересчета. Так, например, коэффициент пересчета Ксч=27 можно записать тремя различными способами: 27=(2+I)(2+I)
(2+I)=(8+I)(2+I)=2(4(2+I)+I)+I
В первом случае получилось три группы и, следовательно, единичных триггера, во втором - две, в третьем - три, причем каждая предыдущая является составной частью последующей.
Единичный триггер в отличие от других JК -триггеров счетчика, выполняющих только функцию двоичного счета и использующих только по одному J -входу (такими триггерами могут быть любые триггеры, за исключением триггера первого младшего разряда), имеет число J -входов, равное числу триггеров предшествующих двоичных разрядов своей группы.
На вход К единичного триггера подается сигнал "I", его тактовый вход соединяется с тактовым входом JК-триггера младшего разряда своей группы. Выходы Q всех двоичных разрядов группы подключаются к J –входам единичного триггера, а выход Q единичного триггера подключается к J- входу триггера младшего разряда своей группы, т.е. подключается к счетному входу следующей группы.
Если единичный триггер служит для увеличения на единицу модуля счета нескольких последовательно включенных групп и отдельных двоичных триггеров, каждый из которых в этом случае условно можно считать отдельной группой, то у единичного, триггера количество J - входов должно быть равно количеству всех предшествующих групп и к этим входам необходимо подключить выходы Q всех предшествующих групп счетчика. Остальные связи единичного JK -триггера в схеме счетчика должны быть аналогичны ранее описанным.
На рис.4, б представлена схема счетчика с Ксч=27.
К недостаткам последних счетчиков следует отнести низкое быстродействие вследствие последовательного срабатывания разрядов триггеров и групп, большее количество триггеров в счетчике для большинства Kсч в сравнении с количеством триггеров, определенным из формулы n ≥ | log2 Ксч |.
Рис. I (а) Схема асинхронного суммирующего счетчика
Рис. I (б) Схема асинхронного вычитающего счетчика
Р
ис. 2. Схема реверсивного счетчика на D -триггерах.
Рис. 3. Схема асинхронного суммирующего (а), вычитающего (б), реверсивного (в) к синхронного(г) счетчиков на JK триггерах.
С выхода единичного триггера снимается сигнал для запуска
Рис. I (а) Схема асинхронного суммирующего счетчика
Р
ис.' I (б) Схема асинхронного вычитающего счетчика
Рис. 2. Схема реверсивного счетчика на D -триггерах.
Рис. 5 Пересчетная схема на D -триггерах для Ксч=10 при естественном порядке изменения состояний счетчика.
Порядок выполнения работы
-
Последовательные счетчики на D-триггерах.
-
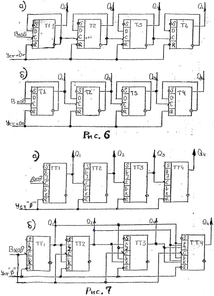
Соберите счетчик на D-триггерах в соответствии со схемой, показанной на рис. 6а.
-
Шину Уст. «О» подключите к одному из тумблеров тумблерного регистра, используя линию 1-2-3-4 или 5-6-7-8.
-
Прямые выходы триггеров подключите к индикаторным лампочкам.
-
Для проверки работы счетчика в статическом режиме ко входу счетчика подключить сигнал с выхода генератора одиночных импульсов (ГОИ), на вход синхронизации СИНХР которого подать СИ1положительной полярности
-
Нажимая кнопку «ПУСК», проверьте работоспособность счетчика по тактам, фиксируя состояние триггеров по индикаторным лампочкам. Результаты занесите в таблицу.
-
Проверьте действие сигнала обнуления счетчика (Уст. «О»). Для этого загрузите счетчик произвольным числом. Подключите обнуляющий потенциал. Убедитесь, что в счетчике записан код 0000.
-
-
Для проверки работы счетчика в динамическом режиме подайте на вход сигнал счетчика СИ1 положительной полярности
-
Засинхронизируйте осциллограф сигналом с прямого выхода триггера старшего разряда счетчика (Q4).
-
Последовательно подключая вход осциллографа к прямым выходам триггеров счетчика, начиная с младшего разряда, убедитесь, что каждый последующий разряд делит частоту поступающих на вход сигналов вдвое.
-
Зарисуйте временные диаграммы (вход, Q1 Q2, Q3, Q4).
-
.Повторите п.п. 1.2... 1.10 для счетчика, показанного на рис.66.
Примечание: при выполнении п. 1.8 использовать инверсный выход 4-го триггера (Q4) для синхронизации осциллографа.
Характеристики
Тип файла документ
Документы такого типа открываются такими программами, как Microsoft Office Word на компьютерах Windows, Apple Pages на компьютерах Mac, Open Office - бесплатная альтернатива на различных платформах, в том числе Linux. Наиболее простым и современным решением будут Google документы, так как открываются онлайн без скачивания прямо в браузере на любой платформе. Существуют российские качественные аналоги, например от Яндекса.
Будьте внимательны на мобильных устройствах, так как там используются упрощённый функционал даже в официальном приложении от Microsoft, поэтому для просмотра скачивайте PDF-версию. А если нужно редактировать файл, то используйте оригинальный файл.
Файлы такого типа обычно разбиты на страницы, а текст может быть форматированным (жирный, курсив, выбор шрифта, таблицы и т.п.), а также в него можно добавлять изображения. Формат идеально подходит для рефератов, докладов и РПЗ курсовых проектов, которые необходимо распечатать. Кстати перед печатью также сохраняйте файл в PDF, так как принтер может начудить со шрифтами.















