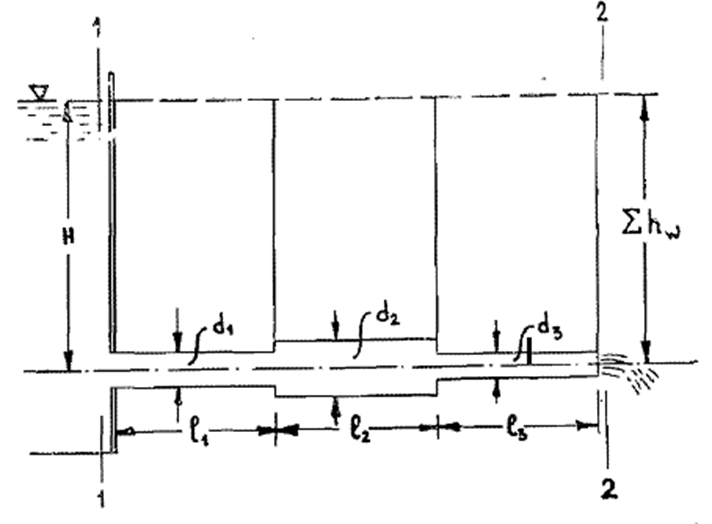
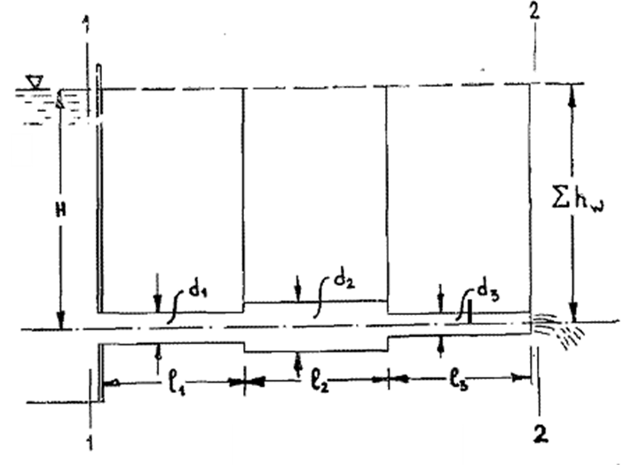
Главная » Учебные материалы » Механика жидкости и газа (МЖГ или Гидравлика) » Решения задач » Несколько классов/семестров » Определить расход воды в водопроводной чугунной трубе переменного сечения (рис. 1) при следующих данных: напор воды Н = 44 м; длины отдельных участков трубопровода L1=65 м, L2=150 м, L3=220 м; диаметры: d1=0,60 м, d2 = 1,6 м, d3=0,70 м. Рис. 1 По
Для студентов по предмету Механика жидкости и газа (МЖГ или Гидравлика)Определить расход воды в водопроводной чугунной трубе переменного сечения (рис. 1) при следующих данных: напор воды Н = 44 м; длины отдельных участковОпределить расход воды в водопроводной чугунной трубе переменного сечения (рис. 1) при следующих данных: напор воды Н = 44 м; длины отдельных участков
5,00518170
2024-05-18СтудИзба

Определить расход воды в водопроводной чугунной трубе переменного сечения (рис. 1) при следующих данных: напор воды Н = 44 м; длины отдельных участков трубопровода L1=65 м, L2=150 м, L3=220 м; диаметры: d1=0,60 м, d2 = 1,6 м, d3=0,70 м. Рис. 1 По

Описание

Определить расход воды в водопроводной чугунной трубе переменного сечения (рис. 1) при следующих данных: напор воды Н = 44 м; длины отдельных участков трубопровода L1=65 м, L2=150 м, L3=220 м; диаметры: d1=0,60 м, d2 = 1,6 м, d3=0,70 м.

Рис. 1

По результатам расчётов построить линии гидравлического и пьезометрического уклонов.

Примечание. При решении задачи следует:

1) совместив плоскость отсчёта с осью трубопровода и пренебрегая скоростью подхода, составить уравнение Бернулли для крайних створов трубопровода;

2) по учебнику пп. 3.15 и 3.16 или справочникам определить коэффициенты сопротивления (для нахождения коэффициента гидравлического трения воспользуйтесь формулой Ф. А. Шевелева, для коэффициента сопротивления при резком сужении – формулой И.Е. Идельчика);

3) принять коэффициент неравномерности распределения скоростей по сечению потока α = 1.

Исходные данные:

Н = 44 м; L1 = 65 м, L2 = 150 м, L3 = 220 м;
d1 = 0,60 м, d2 = 1,6 м, d3 = 0,70 м.

Найти: 1) расход воды Q, м3/с; 2) построить линии гидравлического (а) и пьезометрического (б) уклонов.

Характеристики решённой задачи

Программы
Просмотров
3
Качество
Идеальное компьютерное
Размер
266,17 Kb

Список файлов

Задача.docx
Картинка-подпись

Комментарии

Поделитесь ссылкой:
Цена: 99 руб.
Расширенная гарантия +3 недели гарантии, +10% цены
Рейтинг автора
5 из 5
Поделитесь ссылкой:
Сопутствующие материалы
FREE
И.И. Куколевский, Л.Г. Подвидз - Сборник задач по машиностроительной гидравлике
Какая сила должна быть приложена к поршням A и B для уравновешивания системы поршней A, B, C, если h = 80 см; D = 40 см; d = 5 см; P1 = 72,64 Н; ρ = 1000 кг/м3; g = 10 м/с2?
В гидравлической системе (рисунок 1), размеры которой приведены в таблице 1, определить расход протекаемой жидкости Q при температуре t0 C при полностью открытом запорном вентиле А (ξвен=2,0), если давление в емкости Рм и высота уровня жидкости Н0 за
На свободную поверхность закрытого резервуара, наполненного нефтью (ρ=850 кг/м3), действует давление Ризб. На глубине h от свободной поверхности жидкости к резервуару присоединены: пружинный манометр М, пьезометр и U-образный ртутный манометр (δрт=13
Определить силу трения и тангенциальное напряжение на площади а × b = 10 × 10 см2 при температуре воды t = 14 °C и разности скоростей между двумя соседними слоями толщиной δη = 0,25 мм, равной δν = 0,0003 м/мин. Динамическая вязкость при данной темпе
Два горизонтальных цилиндрических трубопровода А и В содержат соответственно минеральное масло плотностью 900 кг/м3 и воду плотностью 1000 кг/м3. Высоты жидкостей, представленные на рисунке 1, имеют следующие значения: hм, hрт; hв. Зная, что гидрост

Подобрали для Вас услуги

-30%
-30%
Вы можете использовать решённую задачу для примера, а также можете ссылаться на неё в своей работе. Авторство принадлежит автору работы, поэтому запрещено копировать текст из этой работы для любой публикации, в том числе в свою задачу в учебном заведении, без правильно оформленной ссылки. Читайте как правильно публиковать ссылки в своей работе.
Свежие статьи
Популярно сейчас
Почему делать на заказ в разы дороже, чем купить готовую учебную работу на СтудИзбе? Наши учебные работы продаются каждый год, тогда как большинство заказов выполняются с нуля. Найдите подходящий учебный материал на СтудИзбе!
Ответы на популярные вопросы
Да! Наши авторы собирают и выкладывают те работы, которые сдаются в Вашем учебном заведении ежегодно и уже проверены преподавателями.
Да! У нас любой человек может выложить любую учебную работу и зарабатывать на её продажах! Но каждый учебный материал публикуется только после тщательной проверки администрацией.
Вернём деньги! А если быть более точными, то автору даётся немного времени на исправление, а если не исправит или выйдет время, то вернём деньги в полном объёме!
Да! На равне с готовыми студенческими работами у нас продаются услуги. Цены на услуги видны сразу, то есть Вам нужно только указать параметры и сразу можно оплачивать.
Отзывы студентов
Ставлю 10/10
Все нравится, очень удобный сайт, помогает в учебе. Кроме этого, можно заработать самому, выставляя готовые учебные материалы на продажу здесь. Рейтинги и отзывы на преподавателей очень помогают сориентироваться в начале нового семестра. Спасибо за такую функцию. Ставлю максимальную оценку.
Лучшая платформа для успешной сдачи сессии
Познакомился со СтудИзбой благодаря своему другу, очень нравится интерфейс, количество доступных файлов, цена, в общем, все прекрасно. Даже сам продаю какие-то свои работы.
Студизба ван лав ❤
Очень офигенный сайт для студентов. Много полезных учебных материалов. Пользуюсь студизбой с октября 2021 года. Серьёзных нареканий нет. Хотелось бы, что бы ввели подписочную модель и сделали материалы дешевле 300 рублей в рамках подписки бесплатными.
Отличный сайт
Лично меня всё устраивает - и покупка, и продажа; и цены, и возможность предпросмотра куска файла, и обилие бесплатных файлов (в подборках по авторам, читай, ВУЗам и факультетам). Есть определённые баги, но всё решаемо, да и администраторы реагируют в течение суток.
Маленький отзыв о большом помощнике!
Студизба спасает в те моменты, когда сроки горят, а работ накопилось достаточно. Довольно удобный сайт с простой навигацией и огромным количеством материалов.
Студ. Изба как крупнейший сборник работ для студентов
Тут дофига бывает всего полезного. Печально, что бывают предметы по которым даже одного бесплатного решения нет, но это скорее вопрос к студентам. В остальном всё здорово.
Спасательный островок
Если уже не успеваешь разобраться или застрял на каком-то задание поможет тебе быстро и недорого решить твою проблему.
Всё и так отлично
Всё очень удобно. Особенно круто, что есть система бонусов и можно выводить остатки денег. Очень много качественных бесплатных файлов.
Отзыв о системе "Студизба"
Отличная платформа для распространения работ, востребованных студентами. Хорошо налаженная и качественная работа сайта, огромная база заданий и аудитория.
Отличный помощник
Отличный сайт с кучей полезных файлов, позволяющий найти много методичек / учебников / отзывов о вузах и преподователях.
Отлично помогает студентам в любой момент для решения трудных и незамедлительных задач
Хотелось бы больше конкретной информации о преподавателях. А так в принципе хороший сайт, всегда им пользуюсь и ни разу не было желания прекратить. Хороший сайт для помощи студентам, удобный и приятный интерфейс. Из недостатков можно выделить только отсутствия небольшого количества файлов.
Спасибо за шикарный сайт
Великолепный сайт на котором студент за не большие деньги может найти помощь с дз, проектами курсовыми, лабораторными, а также узнать отзывы на преподавателей и бесплатно скачать пособия.
Популярные преподаватели
Добавляйте материалы
и зарабатывайте!
Продажи идут автоматически
6749
Авторов
на СтудИзбе
283
Средний доход
с одного платного файла
Обучение Подробнее