Для студентов по предмету Механика жидкости и газа (МЖГ или Гидравлика)Центробежный насос забирает воду с температурой t=5,5 °С. Из колодца с уровнем воды на 1,5 м ниже уровня насоса и подает ее в количестве G=12 кг/с в сЦентробежный насос забирает воду с температурой t=5,5 °С. Из колодца с уровнем воды на 1,5 м ниже уровня насоса и подает ее в количестве G=12 кг/с в с
5,0051
2022-11-132022-11-13СтудИзба
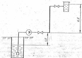
Центробежный насос забирает воду с температурой t=5,5 °С. Из колодца с уровнем воды на 1,5 м ниже уровня насоса и подает ее в количестве G=12 кг/с в сосуд с отметкой уровня воды в нем 6,5 м. В сосуде поддерживается постоянное избыточное давление P=1,
Описание
Центробежный насос забирает воду с температурой t=5,5 °С. Из колодца с уровнем воды на 1,5 м ниже уровня насоса и подает ее в количестве G=12 кг/с в сосуд с отметкой уровня воды в нем 6,5 м. В сосуде поддерживается постоянное избыточное давление P=1,8 МПа. После насоса на нагнетательном трубопроводе установлены 2 вентиля. Определить напор насоса и выбрать его тип, если диаметры и длины всасывающего и напорного трубопроводов равны: d1=125 мм, l1=6,5 м, d2=100 мм, l2=18 м. Коэффициент полезного действия ηуст=0,67. Коэффициент сопротивления трения , всасывающей коробки ξк=4, вентиля ξв=5.
Характеристики решённой задачи
Программы
Просмотров
7
Качество
Идеальное компьютерное
Размер
105,41 Kb
Список файлов
Задача 1.docx
